2018的新篇章已经开始,区块链依然成为话题,继互联网技术之后区块链会在未来有大的变化。区块链技术渐渐成熟,最初了解是通过*币特比**开始的,大家不要盲目被*币特比**价格疯涨所迷惑,更要看到*币特比**带来的传输价值。区块链本质上是一个分布式的公共账本,彼此都对账本的信任并且人人都可以查看,单一用户无法个人进行修改。未来通过区块链技术构成大家公认的机器信任。

2017年用来“挖矿”的神器很多,最近火热的玩客云采用的技术和区块链还是有所区别。今天给大家介绍的是一位老朋友带来的新神器——流量宝盒。“新”是因为流量矿石宝盒在2017年11月才正式发售,这种宝盒省去了安装的麻烦、也不用考虑高性能的问题,直接上手即可“挖矿”;说是老朋友因为是云帆流量打造的,有着4年的P2P+CDN系统技术也就之前大家熟悉的快播技术。

流量宝盒使用简单主要是可以带来收益,简单说就是通过闲置宽带进行挖矿,然后通过挖矿得到流量矿石的区块链数字资产LLT进行奖励回报。

流量宝盒,外观不大提价小巧,但你不必担心配置:4核1.5G处理器、512MB RAM和8GB高速闪存。放在家中、单位里也不会占位置,低功耗的设计可以保证一年365天不间断的挖矿。

正面设计很简单没有太多花哨,不用担心散热问题底部周边已经很好的设计,相关产品信息已标注。初次使用需要绑定个人账号作为你的矿机使用,简单配合APP在手机上即可轻松查看矿机的工作状况。

极简设计就连接口没有太多空位,RESET复位键、电源接口、网线接口和USB接口。因为本身宝盒挖矿需要硬盘作为支持的,所以必须配合一块移动硬盘一起使用,存储容量空闲大约200GB左右。

移动硬盘连接 USB接口,网线插入进来,然后接通电源即可开始自动挖矿。在其正面有一个小的LED指示灯,工作时候为蓝灯;如若出现红色或黄色表示此状态需要调整,可以检查硬盘是否有问题、网络是否不通。

随机赠送的配件除了网线和电源适配器之外,还有说明书帮你指引。

流量宝盒上手很简单,使用并没有难度。而且日常接入电源工作之后就无需管理,更多的工作状态也很方便的在PC或者手机上直接查看。

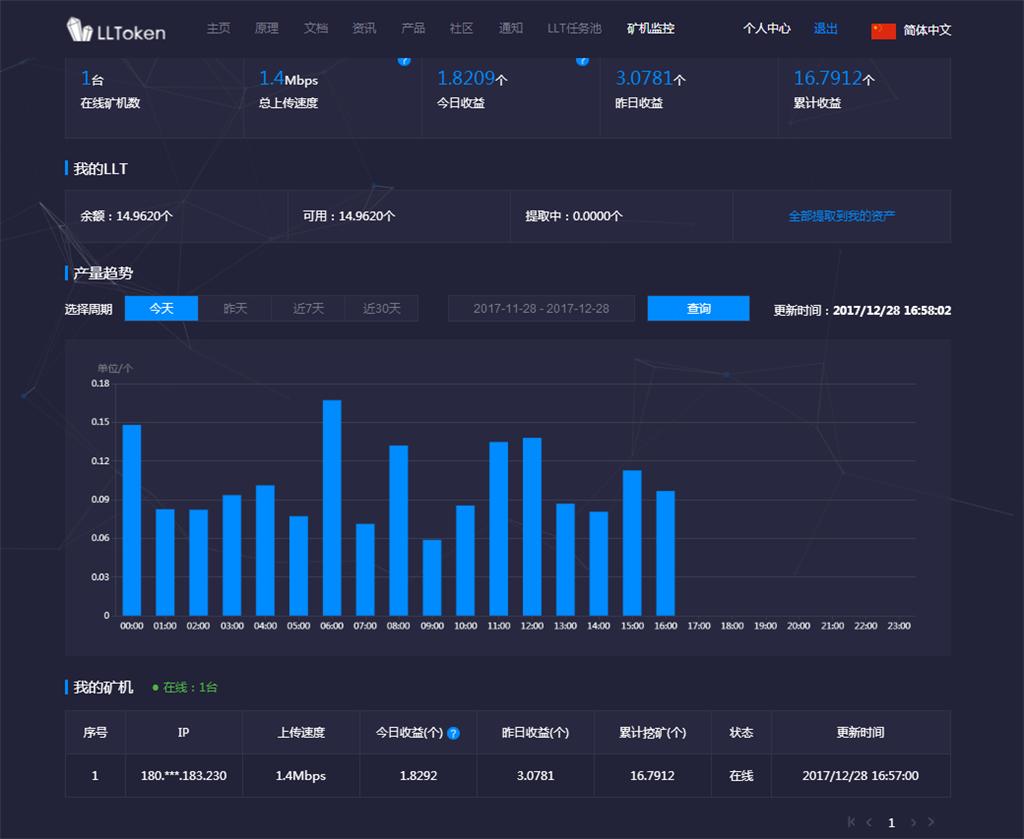
刚开始使用流量宝盒的时候,机器需要预热一段时间才能稳定挖矿。基本上现在家家都有宽带,闲置宽带正好可以拿来利用,影响LLT的数量主要取决于宽带的上行和附近的需求方(即需要使用到你的流量CDN加速的用户),有些人会在公司的企业专线,那么你可以试试超级矿机。网页端的“矿机监控”和APP有实时显示数据。当然,LLT的数量以及挖矿速度是大家比较关心的。

对于网速稳定上行带宽充足的小伙伴很适合在家、公司或者网吧挂机挖矿。在网页上可以看到每个时间段的数据段,略有波动是很正常的。LLT数量越多即可获得越多的数字资产,也就是说你获得的收益越高。也可以用挖出来的LLT兑换多个宝盒,本身这款流量矿石宝盒抢购后就可以用199LLT进行支付。

现如今都是移动互联网时代,支持手机查看是必然的。手机APP远在天边都可以即使访问查看流量宝盒的运行状况。实时的柱状图显示每小时的LLT产量,当然也可以和较一天的产量进行对比。

作为一款挖矿对应的APP无需太多功能,最关心的还是收益。所以你会发现APP没有太多的功能,但基本都很实用。一般情况我都会开启全速挖矿,但为了保证家里正常网络运行可以自行选择挖矿模式。

每天每周的LLT获取都可以查看到,可以兑换相应的福利。LLT的单价也是波动的,第三方交易市场LLT单价也是波动的,目前保持在2.2/个LLT,按照家庭每天挖5个,硬件投入回本会很快达到。

每天家中路由器基本都是全开,空闲的资源还是很丰富,流量宝盒很简单的操作就能有效利用你的闲置带宽,还能给你带来额外的小补贴,这样的回报收益看得见也很直接。2018区块链会大范围普及,你会发现区块链技术改变了我们的生活。流量宝盒作为云帆科技的新品必然不会让用户失望,挂好机之后就是慢慢等着收账吧!