
朋友们大家好我是大俵哥,为了让更多的朋友快速入门,我准备了5张实物接线图。都是最最基础的电路,点动、自锁、点动与自锁的混合控制,需要的朋友保存备用。

最简单的自锁
最简单的自锁控制:按下启动按钮,交流接触器吸合并自锁,按下停止按钮,交流接触器线圈失电。
自锁接线的要点:启动按钮的常开点并联交流接触器的辅助常开点。

带过载保护的自锁控制
带过载保护的自锁控制:比上一个电路多了一个热过载继电器,当电机过载或故障时,热过载继电器的常闭点95和96会断开,控制回路断电从而断开主电路。

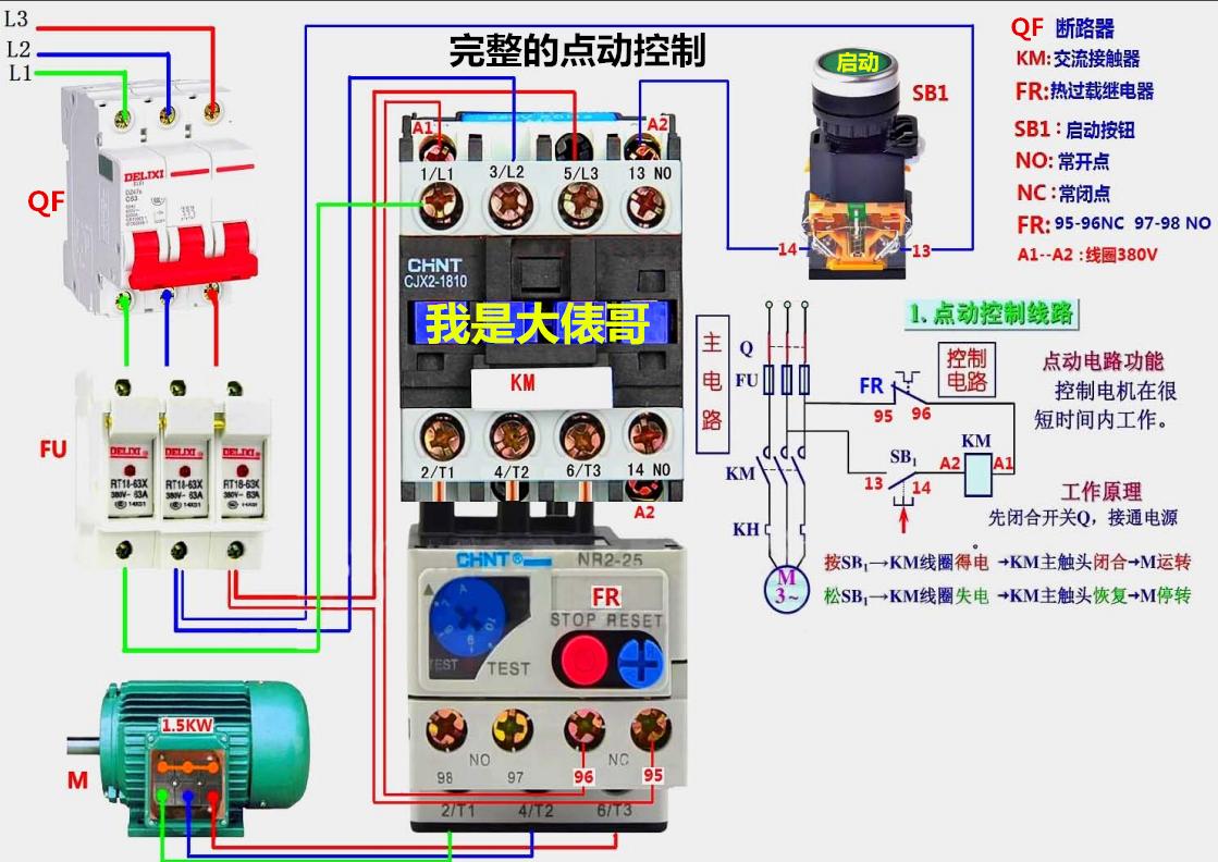
点动控制
最基础的点动控制:这是完整的实物接线,大多数情况下可以省略掉热过载继电器。按下启动按钮,电机工作,松开启动按钮,电机停止。

完整的自锁控制
完整的自锁控制:启动按钮接的是常开触点,停止按钮接的是常闭触点,当按下启动按钮时,接触器线圈得电,当松开启动按钮时,接触器通过自身的辅助常开点持续吸合形成自锁。按下停止按钮,接触器失电。

点动与自锁的混合控制
按下启动按钮,中间继电器KA自锁,KA的常开点闭合,交流接触器线圈得电。按下停止按钮,接触器线圈失电。按下点动按钮,接触器线圈得电,松开点动按钮,接触器线圈失电。
零基础学习电工2019升级版版168页多个实物电路图 我是大俵哥
¥88
购买