阀门的用途广泛,种类繁多,分类难度也在不断的增加。不同种类的阀门,工作原理有很大的差异。平时的工作中可能接触过很多阀门,但是对其工作原理却知之不多。
今天,小编给大家分享22种常见阀门的动态图,直观了解阀门的工作原理:
1. 球阀


2. 三通阀

3. 蝶阀


4. 隔膜阀

5. 截止阀

6. 滚动膜式气缸活塞式执行器

7. 气动阀门*位器定**

8. 气动薄膜调节阀

9. 膜头侧装的增力型调节阀

10. 孔板阀

11. 液动换向阀

12. 手动换向阀

13. 三位五通换向阀

14. 三位四通换向阀

15. 二位四通换向阀

16. 二位二通换向阀

17. 溢流阀

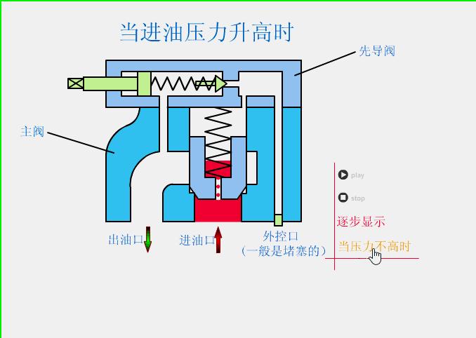
18. 减压阀

19. 顺序阀

20. 节流阀

21. 调速阀

22. 机械手伸缩伺服机构
