
电老虎网南京江宁商务总部
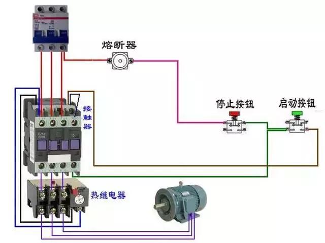
电工必看:为了方便初学者电力人员更快对电气控制线路认识和安装使用,以下就以真实的控制零件的实图配上连线及说明来示范,让初学者更简单易懂。
中国最大的电气产品销售与服务B2B平台——电老虎网(新三板创新层企业,新三板代码:835192)很高兴整理所有的电动机电气控制电路接线图分享给电气从业人员,看完基本都能搞定了,希望看完多多转发,多多收藏,让更多的人也能学习到一些专业知识。
盘点施耐德、ABB、西门子三大品牌断路器,相互可替换产品介绍








































附: 1、国内最受欢迎十大继电器品牌
| 序号 | 厂家 |
| 1 | 厦门宏发电声股份有限公司 |
| 2 | 欧姆龙自动化(中国)有限公司 |
| 3 | 松下电器(中国)有限公司 |
| 4 | 施耐德电气(中国)有限公司 |
| 5 | ABB(中国)有限公司 |
| 6 | 西门子(中国)有限公司 |
| 7 | 泰科电子(上海)有限公司 |
| 8 | 东莞市三友联众电器有限公司 |
| 9 | 上海松川精密电子有限公司 |
| 10 | 浙江亚洲龙继电器有限公司 |
2、 最受欢迎十大断路器品牌
| 序号 | 厂家 |
| 1 | 正泰电器股份有限公司 |
| 2 | 施耐德电气(中国)有限公司 |
| 3 | 德力西电气有限公司 |
| 4 | 西门子(中国)有限公司 |
| 5 | 罗格朗集团有限公司 |
| 6 | ABB集团 |
| 7 | 杭州鸿雁电器有限公司 |
| 8 | 江苏大全凯帆电器股份有限公司 |
| 9 | 中国环宇集团 |
| 10 | 北京人民电器厂有限公司 |
以上公司的产品价格信息均可在电老虎报价通APP查询,关注电老虎网头条号点击菜单栏*载下**。欢迎优秀产品上线电老虎网。

12月15号,线下资源对接会
欢迎关注分享。