AMD处理器扬眉吐气,腾讯游戏不再A黑!LOL最高FPS459平均200多

既上次使用AMD 锐龙3代3500X处理器评测了一波LOL之后,总觉得哪里不对劲!

因为龙3的单核性能已经非常强大,理论上应该轻松达到200FPS才对。

毕竟9100F随意测试都要180以上了!

因为是魔改君也承接了一些网吧维护,所以对LOL PUBG这些游戏相对来说比较了解。

其实腾讯游戏是有一些提高FPS的方法的。

今天尝试了一下,果然FPS大幅度提高,甚至超越了之前的版本。

一,先来实测,最高FPS 500多,平均FPS 200多:

AMD处理器扬眉吐气,腾讯游戏不再A黑!LOL最高FPS459平均200多

泉水FPS 390

AMD处理器扬眉吐气,腾讯游戏不再A黑!LOL最高FPS459平均200多

放大图片

AMD处理器扬眉吐气,腾讯游戏不再A黑!LOL最高FPS459平均200多

左上角FPS 457

AMD处理器扬眉吐气,腾讯游戏不再A黑!LOL最高FPS459平均200多

AMD处理器扬眉吐气,腾讯游戏不再A黑!LOL最高FPS459平均200多

AMD处理器扬眉吐气,腾讯游戏不再A黑!LOL最高FPS459平均200多

AMD处理器扬眉吐气,腾讯游戏不再A黑!LOL最高FPS459平均200多

测试机器配置图

AMD处理器扬眉吐气,腾讯游戏不再A黑!LOL最高FPS459平均200多

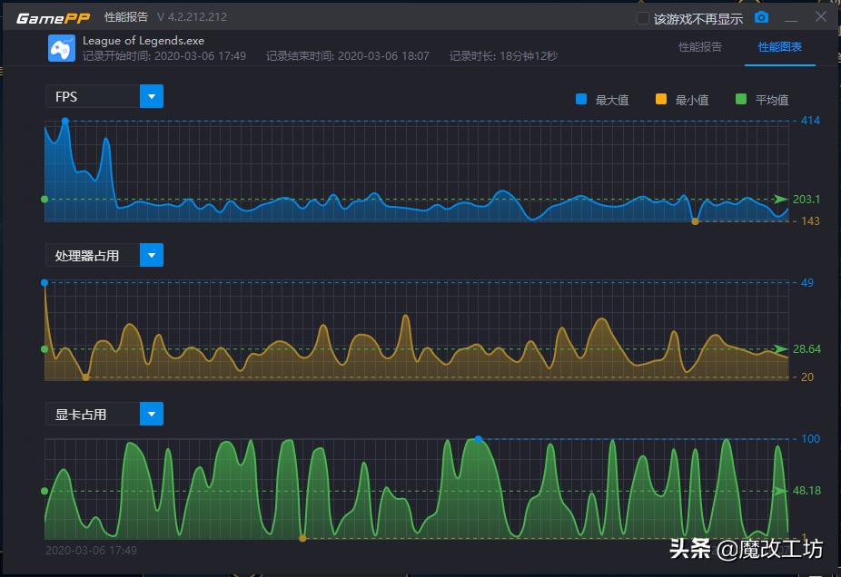
平均FPS 203

AMD处理器扬眉吐气,腾讯游戏不再A黑!LOL最高FPS459平均200多

最大FPS 414 最小FPS 143

测试平台:

处理器:AMD 3500X 默认频率 FLCK=1866

内存条:镁光D9颗粒内存 OC 3733频率 时序16-23-21-41 1T

显示卡:迪兰恒进RX580 4G 2048SP 战将

固态盘:三星SM963 480G

测试方法:

外面开着网页QQ微信,并在游戏中反复切换到桌面,尽量模拟日常的行为!所以本次测试结果成绩偏低,实际结果也不那么准确,比如游戏中最高FPS显示是500多,但游戏加加就会更低,上面的图片也有同样的情况。

比如最后一张图,游戏里的FPS显示为429,但游戏加加显示的确是409,具体原因未知!

测试结果:

游戏加加:平均FPS203,最大FPS414,最小FPS143!

实际结果:平均FPS未知,最大FPS高达500多(游戏内显示),最小FPS未知

二,删除了某个文件夹之后,FPS就大幅度提高了,类似的《神仙操作》早已经出现过数次:

AMD处理器扬眉吐气,腾讯游戏不再A黑!LOL最高FPS459平均200多

AMD处理器扬眉吐气,腾讯游戏不再A黑!LOL最高FPS459平均200多

按照上图中删除了APPS文件夹之后即可,就是这么简单。

至于不删除会不会降低FPS,本次没有测试,如果按照前几天的测试来看的话,FPS的提升是巨大的!

其实类似的事件一直在发生:

AMD处理器扬眉吐气,腾讯游戏不再A黑!LOL最高FPS459平均200多

DNF的三行蓝屏,官方给出的答复是:请开启VT!

AMD处理器扬眉吐气,腾讯游戏不再A黑!LOL最高FPS459平均200多

CF同样如此。

只能说,腾讯太不容易了,一方面要有良好的反外挂系统,一方面还要让游戏更流畅,确实一直都问题不断。

比如DNF,及时你的电脑是完全正常的,也有几率出现三行蓝屏,搞得很莫名其妙,但仔细想想,也就释然了,就当是为了净化游戏环境出了一份力就好。

没有外挂,就没有这种蓝屏了!

最后:本次测试只是出于好奇,并分享给大家。

并没有进行深度测试,也不清楚删除了APPS文件夹后会不会产生其他后果。(APPS如果单纯按照英文名字来看的话,删除了也没所谓)

但依旧请大家小心为上,谨慎跟进!