前言:
对于很多值友来说,种草是一件美好的事情,也是激励大家努力工作赚钱的动力。而有些草是有点超出自己的钱包承受范围的,大家也无需失望,毕竟有一种骚操作叫曲线拔草.......

说的就是我一个喜欢电竞的朋友,眼看光线追踪游戏大作频出,他的GTX980Ti显卡+i7 4790K已经廉颇老矣。敌不过时间的洗礼,曾经的旗舰主机也沦为办公机了。于是便动起了换机的念头,还在土豪论坛种草了外星人主机ALIENWARE Area-51这款主机,只不过看到价格就默默的关掉了页面。并问我能不能帮他搞个高配置且外观相似的主机.......开始我觉得基本不存在这个操作,除非直接买这个产品的机箱,泡了几天贴吧,发现还真有一个骚操作.....
配置列表:
CPU:INTEL i7-9700KF
主板:技嘉 Z390 AORUS MASTER G2 Edition
内存:HyperX Predator DDR4 3600MHz 8G*2
显卡:EVGA Geforce RTX 2080Ti BLOWER
硬盘:西部数据BLACK SN750 1TB
电源:EVGA SuperNOVA 750 G3
水冷:乔思伯JELLYFISH水母360
机箱:乔思伯TR03-A
产品开箱:



狗东下单买的i7-9700KF,8核心8线程,不锁倍频,不带核显,用独显的玩家首选。2799入6期免息,值得一提的是根据买过这U的朋友反馈,基本上都是越南产比较多,体质较雷,但马来西亚的超频体质更好,但啊鲁手上这块是国产的,超频体质的后面再说.........

主板买的是技嘉Z390 AORUS MASTER G2 Edition,是朋友钦定要选的型号。听说是G2战队的联名版,好在这G2信仰加持也不比普通版的Z390 AORUS MASTER贵多少,但全球限量200块。不过啊鲁在听到朋友说G2联名版想起的是自己第一台安卓手机HTC G2(直男警告= =)

我朋友对G2战队有多信仰呢?听到我想写原创的需求后,擅长摄影的他亲自下手拍了一组这主板的照片,在一旁吃瓜围观的我也学到了点拍摄技巧。

这块定价逼近3000的Z390,基本上各方面都做到力所能及的堆料,拿在手上比一般的主板要沉。

G2联名特别版在供电散热饰板上带有G2 EsportsLOGO,可惜没有RGB背光,不然感觉会更骚。

12相数字供电,PWM主控是IR35201,最高支持6+2相或5相倍相供电,倍相芯片是IR3598,理论上每相供电能承受40A电流,配合日系富士通FP电容,无论是超频的稳定性还是使用的耐久度都有了结实的用料保证。


虽然朋友是冲着G2的名气选这主板的,但负责装机的啊鲁却被这块主板种草了,一方面是主板在CPU供电方面做得好以外,另一方面是供电散热也做得很硬核,热管直触+Fin-Arrays堆栈式鳍片设计,散热效率比传统铝挤散热片更高,散热鳍片下面也带有LAIRD 5W/mK高导热系数导热垫,要知道CPU供电模块的发热可不少,更好的供电散热环境对CPU超频稳定性大有裨益。


现在M.2 NVMe协议的固态硬盘基本成了装机的标配,拥有速度快,体积小的优势,这种固态硬盘自然是人见人爱的,因此技嘉Z390 AORUS MASTER G2 Edition配备三路M.2插槽设计,支持NVMe PCIe x4标准,每一路都配有金属导热片,毕竟又快又小弟M.2固态的唯一嘈点就是热了。

之前都说认为要好的声音独立声卡必不可少,但不代表板载的声卡没有发展的空间,Z390 AORUS MASTER G2 Edition音频部分采用ESS 9118 DAC+ALC1220-VB芯片,配上WIMA和Nichicon Fine Gold两种电容使用,使得板载声卡有着不俗的音频解析度和逼真的音频效果。

南桥芯片散热带大雕LOGO,支持RGB Fusion灯效。


散热背板和一体式I/O挡板装甲,颜值和实用性都得到了提高。



用的内存是HyperX Predator DDR4 3600MHz 8G*2,时序是17-18-18-39,支持RGB灯效。目前HyperX有两大系列:分别是FURY(雷电),Predator(掠食者)。两者都是高性能超频条,雷电频率区间在2400-3200MHz,掠食者区间在3000-3600MHz。在外观上两者也有不同风格。




显卡方面,不知我朋友是海淘还是从别的渠道搞到的EVGA GEFORCE RTX 2080Ti BLOWER显卡,因为这货我在京东和某宝都没有找到这货,不过话说回来,使用以为N卡公版的外观信仰立马提升了不少。






电源和显卡一样信仰,也是EVGA出品,EVGA SuperNOVA 750 G3,这货在国内电商平台有卖,看过网上评测是电源大厂振华代工,全模组设计,80PLUS金牌认证,12V单路设计,该路输出总功率为748.8W,而5V和3.3V联合输出功率为120W。电源风扇支持ECO模式,开启后风扇会根据电源负载和温度综合判定是启动还是静止。

用上了i7-9700KF,而且还要超频,感觉还是上水冷稳妥,选择了光污染很少的JELLYFISH水母360 幻彩一体式水冷。

支持5V ARGB、神光同步(主板控制),主流的2011、115X、AM4平台都兼容。

选择这款水冷其中一个原因是风扇没有RGB,你看了机箱后你会懂我的意思。

三枚12cm风扇,转速区间为700-1800RPM。

大面积散热鳍片内含14条水道,为什么360水冷散热比风冷好不少,说到底就是热交换的问题,风冷因为位置和兼容问题,注定热交互面积不高,360水冷有着大冷排,加上液体热效率比空气高,因此上i7或者R7的小伙伴上360水冷是不错的选择。

纯铜底座,平滑度不错,120cm²散热面积微水道,使用前记得撕开保护膜。

EPDM+IIR高密度水管,有一定抗折抗拉耐磨能力,水泵最高转速为2600RPM。

与外星人主机同样采用三角型外观设计的乔思伯TR-03机箱,确实与那主机外型有点异曲同工之妙,有点不同的是,乔思伯TR-03双面都采用钢化玻璃设计。

I/O配置:两个USB3.0接口以及音频输入输出接口。

侧面进气孔,带防尘网设计。

TR-03内部空间一览,支持ATX规格主板、360冷排,高175MM风冷散热器,最高支持46cm长度显卡,顶部标配1枚12cm风扇,底部可安装2枚12cm风扇。

刚开始啊鲁还在包装盒里找了半天螺丝配件,后来才发现整机螺丝配件被用作装饰固定在一块亚格力板固定在机箱侧面,取用也相当方便,既能装饰还能让用户后期加显卡或者硬盘时不用再去找螺丝。

前端内置一枚12cm风扇。



机箱背面带有产品铭牌,B格满满,顶部内置一枚风扇,PCI插槽开孔除了常规横置阵列外,还加入了纵置三列设计,方面玩家使用竖装显卡。

电源安装位一览,最高支持18cm长电源长度。






安装过程还是比较顺利的,前置铝镁合金面板采用快拆设计,盖上就看不到风扇了,所以你知道我为什么不选RGB风扇的谁冷了吧?



整机点亮效果,装上技嘉RGB FUSION2.0可对整机水冷、主板、显卡、内存灯效颜色、灯效进行调节。

这灯效形状有点像emmm,欲言又止,好了,我知道了。
性能测试:

试了下超频,发现啊鲁手上这颗i7 -9700KF体质貌似不错,1.3v电压以内能上5.0GHz。

CINBENCH R20测试通过



3DMARK测试也全数通过,哈哈。





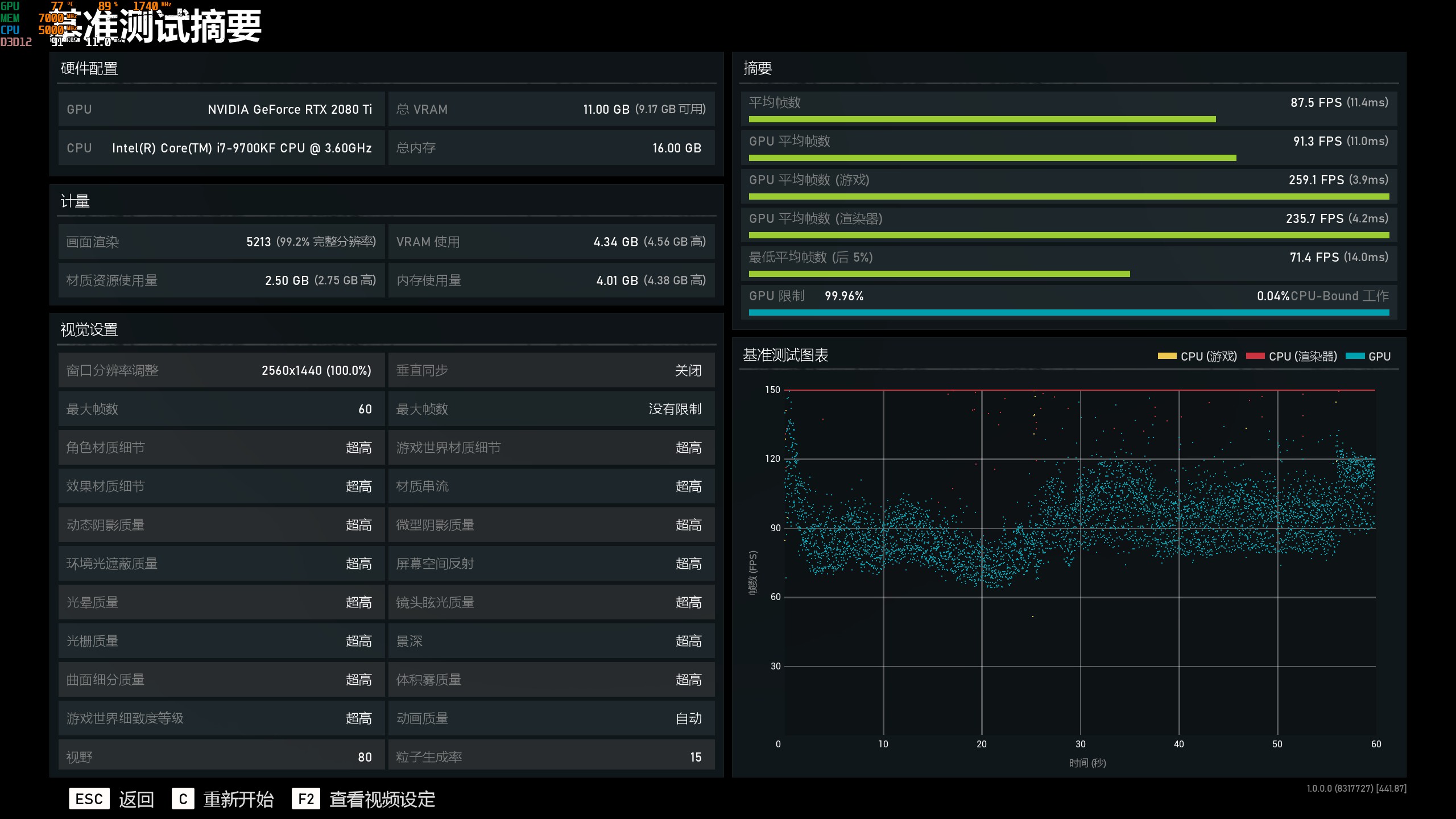
由于朋友还未上4K屏,沿用之前的2K屏幕,即使全开特效下,RTX2080Ti也能以远超60帧的超流畅表现令人信服。
总结:

总的来说,这台游戏主机外观有着和ALIENWARE Area-51类似的设计,外观相当个性,在性能方面,啊鲁认为至少相当于ALIENWARE Area-51主机的高配了,但整机价格却远低于前者。当然了,刚才说的都是开玩笑,如果说这台主机目前有什么嘈点,相信就是内存没有上到32G了,无奈于现在内存涨价厉害,毕竟目前内存涨价不停(可靠消息称5月前会一直涨)。感谢各位阅读全文,欢迎各位转发点赞关注哦。