如何确定水处理的有效氯量?如何制备二氧化氯?
摘要:二氧化氯是一种无氯化剂的氧化剂,不与有机物发生氯替代反应,不产生三种物质。
有效氯含量为2.63倍,二氧化氯含量为2.63倍。杀菌效果为氯的10倍,【NaClO】的2倍。

SO2是一种易爆的强氧化气体,在生产和使用过程中须稀释或制成稳定的溶液。
其主要方法是电解和化学反应。
工艺流程长,辅助剂用量大,工艺成熟,稳定性好,已广泛应用于水处理工程中。
二氧化合成法生产单元以复合和高纯为主。
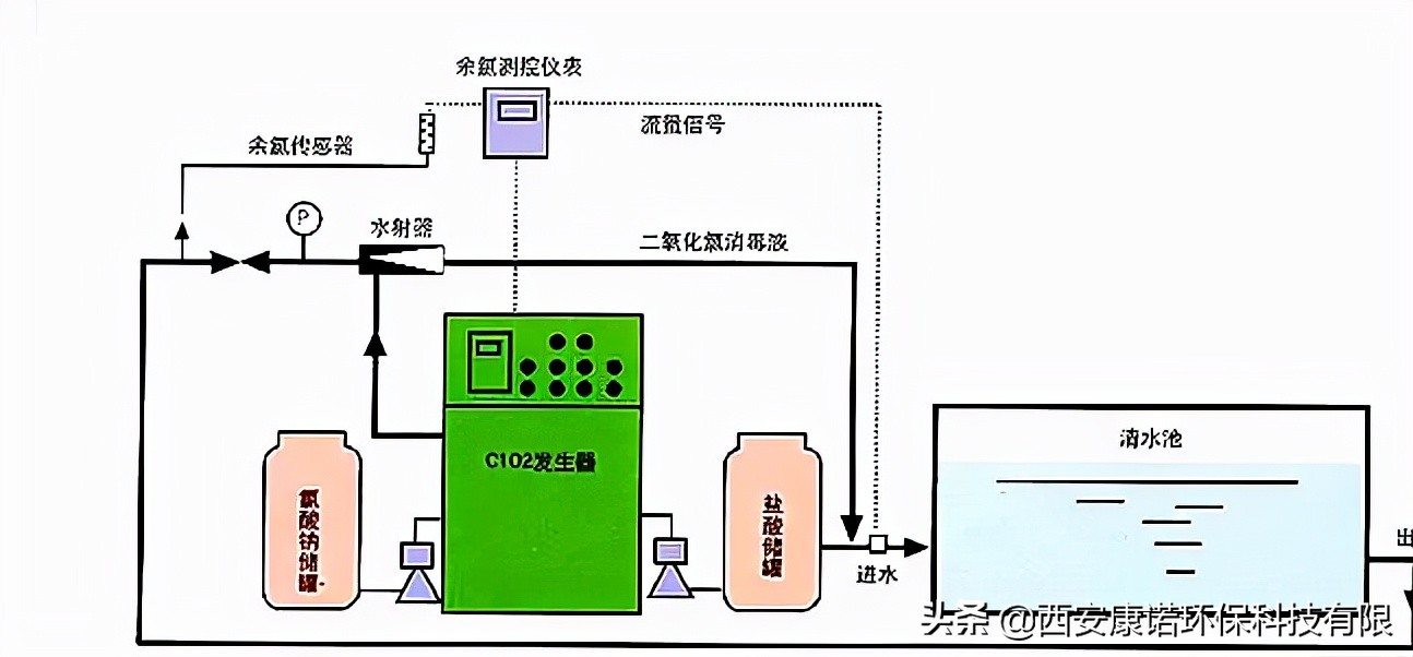
NaClO3常用于复合反应法生产的原料和药剂种类繁多,以盐酸为原料。
NaClO3和盐酸通过负压过滤,然后泵入二氧化氯发生器。
二氧化氯和氯在温度下发生负压反应,形成混合气体。通过吸收系统吸收,二氧化氯含量超过70%。
回答如下:
2NaClo3+4HCl=2Clo2+Cl2+2NaCl+2H2O。

在选择二氧化氯发生器时,供应商选择的参数应提供有效氯,其有效氯消耗估计如下:
实际氯耗(g/h)=1.5QD/24。
按计算,Q为水量,m3/d;1.5为波动系数,当体积小于1000t/d时,波动系数为1.8;D为有效氯,g/m3。
根据预处理工艺单体的灭菌效果、余氯要求、试验数据和类似工程经验值,确定有效氯量。
出水6mg/L-15mg/L/L,无测量数据。
5-10g/L按10-12mg/L的投加量计算,实际运行中可根据水质适当减少投加量;
测定再生水氯卫生指标和余氯含量;
超滤对细菌有的吸附作用,应适当减少下游有效氯的消毒;
医院、屠宰场、养殖场、食品等含有高浓度菌群的特殊工业废水。

有效氯的出现应超过有效氯消耗的估计值,并保持适当的余量,以满足平均流量和峰值流量的剂量要求。
NaClO3(干粉纯度9%,转化率70-85%)按1g-0.9g有效氯消耗,溶液30-33%。
盐酸(浓度31%)1.6-1.7g(80-85%)。氯化钠的纯度超过99%。