三代锐龙已经上市好几个月,突然间选择AMD平台装机的朋友似乎也多了起来。然而,对于大多数有装机需求的普通玩家来讲,看似极具性价比的三代锐龙其实也并不是那么适合他们,毕竟除了板U,显卡同样也是预算的三大巨头之一。新一代处理器的上市,当然也会伴随着上一代/上上代的产品价格的下调。8核16线程的锐龙1700,当前售价已不到千元,整体性价比应当说还是比较适合装机预算有限的玩家。正好手上有17年双11那会入手的1700处理器,今儿就搭配当下比较主流的GTX 1660显卡,组装了一台预算不到4000的主机供大家参考。

简单介绍下配置:AMD R7 1700处理器,微星B350主板,影驰GTX1660大将显卡,Gamer D4-2400 8G 内存,影驰黑将240 M.2固态,Tt 500W电源,AMD原装散热器,安钛克龙焰机箱...(板U套装均是2017年双11购买的自用配件,其他配件是为了今儿主题选配的)

Ryzen 7 1700,基于14纳米制作工艺,拥有8核16线程,主频为3.0GHz,最高可至3.7GHz,不锁倍频设计,三级缓存16MB,TDP功耗仅65W,支持DDR4-2666MHz高频率内存,主流游戏、3D设计/视频渲染基本都没啥问题。目前盒装价格在1千左右,散片价格不到九百。

主板选择的是微星(MSI)B350 战斧导弹,跟处理器一样的性价比之选。4个DDR4内存插槽,最高支持2400Mhz频率,同时还提供一个M.2高速接口,可以满足M.2高速固态硬盘扩展需求。

显卡选择的是GTX 1660,9012年了,买不起RTX显卡,那至少也要上个16系列显卡吧。全效吃鸡,肯定是没问题。而影驰GTX 1660大将,做工出色,采用全新图灵架构,全金属背板镂空设计,非公PCB板,3+1相供电,6pin供电接口,DP*3+HDMI*1,也都完全够用。此外,智能风扇启停功能,既节能又静音,nice!

内存方面,目前整体价格相对比较平稳,高端方面面临B-die颗粒停产可能会因此有一波价格浮动,但中低端基本没啥影响。GAMER Ⅱ DDR4-2400 8G 内存,不多不少,其实一根内存,日常办公+LOL等日常游戏是完全足够的。当然,加个200多,上个8G*2组个双通道,同样问题不大。

硬盘方面,市场上1元1个G的行情已经波及到大多数品牌的SATA口硬盘,玩家可以根据自己的喜好选择自己中意的品牌SSD。小子本次选择的是影驰黑将 240-M.2 固态硬盘,E13主控,带高效能铝材散热马甲,整体性能也非常不错,连续读写速度为1730/1184 MB/s。当然,日常家用的话,建议再配一个1T以上的机械硬盘使用,性价比会更高。

Tt 500W非模组电源,256色RGB风扇,高效静音,同时有80 PLUS认证。同时,500w对于这套平台来说是富余的。

本人自用的显示器为,AOC U27V3 27英寸4K显示器,虽然感觉主机有点对不住这显示器,但只是用来测试,也就没所谓啦!

主机配件搭载完毕,点亮看下效果。虽然灯不是那么绚丽,但毕竟还是RGB嘛,忍不住给盒装1700自带的散热器点个赞!



桌面合影来一张。

欣赏完整机,测试下主机的性能,依旧先跑娱乐大师。总分36.8w,显卡分数18w,香得没话说。

AIDA 64进行Stress FPU 测试,室温26℃,R7 1700此时温度显示62℃,散热器转速2738 RPM,可以说是毫无压力。

AIDA 64测试GAMER Ⅱ PLUS DDR4-2400 8G*1(黑橙),频率2400MHz,时序16-16-16-36。读取速度18186MB/s,写入速度18205MB/s,复制速度17448MB/s,延迟94.1ns。

开启甜甜圈进行显卡烤机测试,在室内温度26℃情况下,温度稳定在67℃。

3D Mark测试。Time Spy显卡得分5289;Fire Strike显卡得分13450;Time Spy Extreme显卡得分2365;Fire Strike Extreme显卡得分6234。

游戏测试:
英雄联盟测试过程中,平均帧数均能达到100帧左右,游戏进程流畅,画质感人。


尽管凑不到六贵族,但我德莱文还是最强的呀。


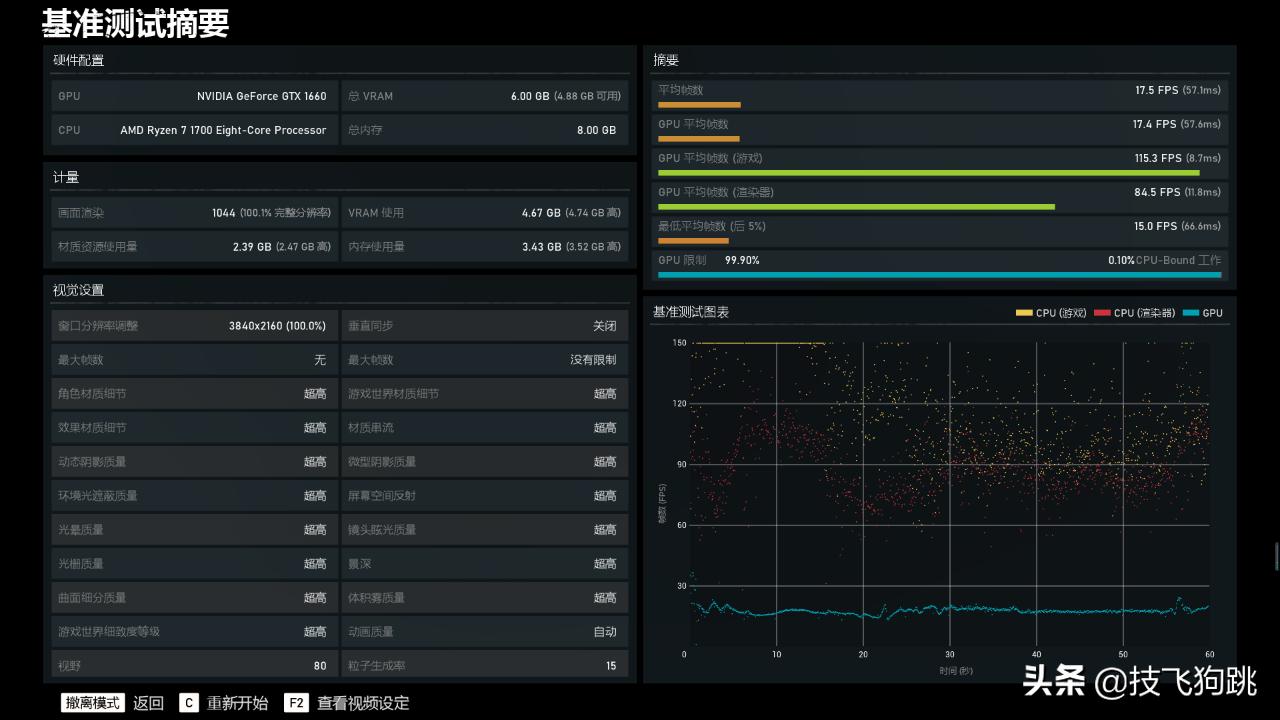
游戏测试-《战争机器5》,显示器为AOC U27V3 27英寸4K显示器
1080P 分辨率条件下:
-高画质:平均帧数:59帧;
-最高画质:平均帧数:47帧。


2k 分辨率条件下:
-高画质:平均帧数:38帧;
-最高画质:平均帧数:33帧。


4k 分辨率条件下:
-高画质:平均帧数:20帧;
-最高画质:平均帧数:17帧。


小结:
总的来说,4000预算不到的这个平台搭配也还算均衡,预算也都花在了刀刃上,畅玩各类大型游戏也都没啥问题,但如果玩家游戏占用时间较多的话,建议还是先将内存升至16G的双通道,预算也就增加200元左右!
从性能测试以及游戏体验的结果来看,千元不到的一代锐龙R7-1700在当下也还是有非常不错的性价比。而1700+1660的配置虽然也不算高,但是在4000不到的预算来讲,已经算是很香了。
如果你更关注2K甚至4K分辨率下的游戏体验,很抱歉,这个配置真的不大适合你!
另外,关注DIY配件的玩家应该也都知道,最近Intel平台的i5-9600KF处理器价格也非常香,预算有限又想装机的朋友不妨考虑一下!