有这么一句话:一个企业如果连OA都没上,就不配谈数字化和信息化!
话糙理不糙, OA系统是企业信息化必不可少的工具之一,其本质核心就是 帮助用户提高日常办公效率,提升企业经济效益。
为什么企业都喜欢OA系统,因为这5大模块满足企业所有协同需求!
以下场景皆出自“简道云”【OA管理系统】模板:
一、信息管理
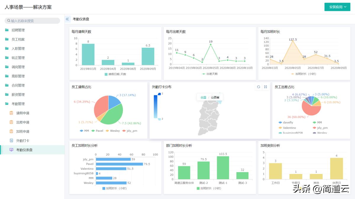
以考勤管理为例,员工可以通过在线填写表单登记考勤情况,节约沟通汇报成本;
人事部门也可以实时掌握员工请假、出差、加班情况,直接生成的仪表盘还对录入数据进行汇总统计,解决了数据分析难题。

二、流程管理
- 流程规范化:规范流程,减少人工干预和错误,提高流程的标准化程度。
- 流程透明化:让所有人都知道流程的进度和状态,避免流程中的信息孤岛和沟通问题。
- 流程可控性:实现流程的可控性,让公司管理者可以方便地监控和管理流程,及时发现和解决问题。
- 流程分析:可以对流程进行数据分析,帮助企业了解流程的瓶颈和问题,为流程的优化提供数据支持。
由于企业业务较多,物资的管理难度也比较高,员工之间信息共享不及时,物料制作流程混乱,物料管理不容易规范。
OA系统对物资进出情况全程追踪,规避物资去向不明、丢失等问题,整体管理效率和有序性得到明显提升。

三、知识管理
- 知识保护:可以对公司的知识资料进行权限管理和数据加密,防止知识的泄露和损失。
- 知识更新:系统可以实时更新公司的知识资料,保证各部门之间的知识同步,避免知识的过时和遗漏。
- 知识共享:OA系统可以将公司内部的知识资料进行归纳、整合和分类,方便不同部门之间的知识共享和协作,同时通过搜索引擎和标签分类等功能,方便公司员工查找和获取所需的知识资料。
- 知识分析:OA系统可以对公司的知识资料进行数据分析,帮助企业了解知识资料的价值和效益,为企业的决策提供数据支持。
四、协同办公
例如日常采购申请、差旅报销等事项琐碎又重要,申请经常要在各部门之间流转。通过简道云搭建财务常用的表单报表,能够轻松实现财务规范化管理,申请流转到财务,财务可手机收到提醒,防止报销申请拖起来遥遥无期。


五、系统管理
简道云知识库呈现空间全局权限——单知识库权限——文档权限的权限体系,便于更有效地运营整体系统平台和各部门的单知识库。

总之,OA系统是一种综合性的办公自动化系统,具有多种功能和优点,适用于各种规模的企业和机构。
企业需要使用OA系统,以提高工作效率和质量,降低成本和风险,促进信息共享和协作,实现系统的管理和控制,以及为企业的决策提供数据支持和保障。
三、oa办公系统软件应用场景(上汽通用五菱)
上汽通用五菱重庆分公司CIP工程师-樊小维 :
简道云可以把自己的想法变成应用,帮助企业实现无纸化办公,实现数据在线存储、流转,不仅方便快捷,更能有效节约成本、提升效率!
作为国内知名汽车厂商,上汽通用五菱(SGMW)推进“新四化”战略。其重庆分公司经过调研,决定使用简道云实现无纸化办公。重庆分公司的采购物流部门作为典型代表,积极成立了“简道云小组”,在推进的1年时间内,单部门节约成本已超15万元!以下是简道云oa办公系统软件在该公司的应用场景:
1)请假审批
过去:员工需要请假,要拿着纸质请假单找领导审批,层层审批才通过;
现在:手机上直接提交请假申请,消息自动到达领导,员工等待审批即可。
直接效果:再也不用频繁找领导审批请假单,节约了审批时间,请假效率提升了80%

2)数据收集
过去:使用某知名问卷软件搜集,但该软件缺乏良好的数据分析功能;
现在:使用简道云收集数据,不仅可以生成实时报表,还能导出搜集来的数据。
直接效果:统计时间节约了40%,数据分析效率提升了50%

3)PFEP核查与查询
过去:通过纸张核查,遇到问题需要微信寻找工段伙伴查询,浪费时间
现在:直接在手机上完成核查与查询
直接效果:再也不用花大量时间去找同事询问,核查效率提升了50%

4)项目管理
过去:通过纸张实现仓库的收发存退,操作上比较麻烦
现在:直接无纸化收发存退,库存实时化、透明化
直接效果:库存准确率提升、数据管控可追溯,效率提升40%
二、oa办公系统软件优势
用 OA 办公系统软件可以带来许多好处,例如:
- 提高效率:OA办公系统软件可以更好地协调和管理办公工作,从而提高工作效率。例如,您可以使用任务列表跟踪任务进度,使用在线协作功能共享工作文档。
- 降低成本:OA办公系统软件可以减少纸张、打印和邮寄等成本,降低企业的运营成本。可以使用电子邮件发送和接收文件,而无需打印和邮寄,减少不必要的开支,节约企业的成本。
- 加强沟通:OA办公系统软件可以帮助员工之间更好地沟通和协作,提高企业的整体协作效率。您可以使用在线会议功能更好地协作和沟通。此外,还可以使用在线协作功能共享工作文档。这个功能可以加强员工之间的工作协作效率。
- 提高客户满意度:可以帮助企业更好地管理客户关系,提高客户满意度和忠诚度。例如,您可以使用客户关系管理功能跟踪客户反馈和投诉,及时回应客户需求,提高客户满意度。
- 减少错误率:可以提供更好的工作流程和管理方式,从而减少人为错误和重复工作,提高工作质量。例如,您可以使用任务列表跟踪任务进度,避免疏漏和错误。
以上