空调器安装维修实用手册 (空调器维修快速入门)

安装篇:

一、空调器安装环境要求

1、避开易燃气体发生泄漏的地方或有强烈腐蚀气体的环境;

2、避开人工强电、磁场直接作用的地方;

3、尽量避开易产生噪声、振动的地点;

4、尽量避开自然条件恶劣(如油烟重、风沙大、阳光直射或有高温热源)的地方;

5、儿童不易触及的地方;

6、尽量缩短室内机和室外机连接的长度;

二、空调器室外安装架的承载能力要求

空调器安装架的承载能力应不低于空调器机组自重的4倍,室外机组安装架承载能力至少不低于180kg。空调器外机组不应在材质较松的安装面上(如旧式房屋砖墙、空心砖墙等)进行挂壁式安装;因安装条件所限须采用挂壁安装时,应充分考虑安装面的材质强度和承载耐受力及同一安装面安装空调器的数量等因素,必要时采取加固或防护措施,以确保空调的安全运行和人身安全。

三、空调器接地的要求

空调器必须正确接地。如果用户电源电路不具备有效的接地线,应告知用户提供正确的接地措施,接地线严禁接在自来水管、煤气管、电源零线和避雷线上。接地线必须使用黄/绿线并有足够的线径,以确保对大地的接地电阻小于4Ω;安装人员应对用户提供的电源插座进行检查是否做到有效接地,否则,会引起机器外壳带静电、漏电,使人容易触电,危及人身安全。

四、空调器供电电源的要求

空调器电源线路应为专用分支电路,其容量应大于空调最大电流值的1.5倍。空调器应使用专用的电源插座,请勿将电源连接到中间插座上,禁止使用加长线或与其他电器共用一个插座,否则有可能烧断电源线,甚至发生会触电、发热或火灾等事故。

五、室内机电源线的要求

室内机电源线由于可被人接触,尽量不要自行加长或剪短。如果电源线不够长,应严格安装电缆驳接方法加长,或者将供电电源插座/接线座移到空调器附近;如果电源线过长,应将过长的电源线圆滑整理好,放入空调器内部空余地方或固定在旁边;严禁缠绕成小圈,以免产生涡流发热;严禁任由过长电源线放置在房间内,以免电源线被绊、挂,造成危险。

六、室内机的安装要求

1、安装及检修空间:为考虑安装时操作方便及安全,应尽可能确保机组与墙壁之间的空间,因配管、配线维修在前侧进行,为考虑安装时的操作方便及安全,务必确保上述的空间。

2、确定好室内机的安装位置后,应打穿墙孔,穿墙孔的孔径大小为φ60mm~80mm,并确保内高外低,排水通畅,然后放置好穿墙护套。

3、分体落地式空调器的室内机比较细长,容易倾倒。因此,在安装时必须将室内机牢固地固定好,在室内机顶部有一位置,可用随机附件中的固定板固定在墙壁上;拆下室内机底部的进风格栅,在地面上用铆杆螺栓固定,以防止空调器倾倒。

七、室外机的安装要求

1、根据已选择好的安装位置,将室外机安装在着地平台上时,要注意外机排水。如要安装在墙上的支架上,应用膨胀螺栓将安装支架固定,并采取防松措施。固定安装支架的膨胀螺栓至少要用Φ10*100mm(规格)6个以上,4500W以上的空调器应不少于8个膨胀螺栓。安装支架固定后应能承受机器和安装人员重量的4倍。

2、将排水弯头和排水软管装在室外机底部。

3、将室外机放在安装支架上,并用4个直径为Φ10mm的底脚螺栓将其固定牢固,要求螺栓从上往下拧,防止因螺母脱落而引起空调器的振动及室外机从空中跌落。

4、用水平仪检测室外机是否已安装水平,室外机安装时应保证安装位置的水平。

八、空调器室内外连接管加长和落差限制

尽量缩短室内外连接管的连接长度,尽量降低室内和室外机的高低落差;壁挂式空调器(含2匹以下柜机)连接管高度差在5m以内,连接管长度在10m以内。柜式空调器连接管高度差在10m以内,连接管长度在20m以内。

九、空调器室内外连接管的要求

用于连接空调器室内室外机的管道,应采用具有一定强度和韧性的优质铜管,且经过退火处理,为保证空调器的正常使用,铜管内应确保干燥清洁,且保证没有泄漏。连接管都应在两端有封帽封住,以免湿气和异物进入管内.当安装时需要现场使用就应在确认好,在管两端用干净白布包扎后,再进入安装现场。

十、铜管焊接产生虚焊的错误操作及产生原因分析

外观判断:焊缝区域形成夹层,部分焊料呈滴状分布在焊缝表面,产生原因:

1、操作不熟练或不细心;

2、焊前没有将管件装配间隙的毛刺或污垢清除干净;

3、焊时氧气压力不够或不纯造成火焰不足;

4、管件装配间隙过小;

5、温度控制不均匀。

十一、铜管焊接产生过烧的错误操作及产生原因分析

外观判断:焊缝区域表面出现烧伤痕迹,如出现粗糙的麻点,管件氧化皮严重脱落,紫铜管颜色呈水白色等,产生原因:

1、焊接次数过多;

2、焊接时控制温度过高;

3、调节火焰过大;

4、焊接时间过长。

十二、铜管焊接产生气孔的错误操作及产生原因分析

外观判断:焊缝表面上分布有孔眼,产生原因:

1、焊条和管件间隙有赃物;

2、焊接速度过快或过慢。

十三、铜管焊接产生裂纹的错误操作及产生原因分析

外观判断:焊缝表面出现裂纹,产生原因:

1、焊条含磷量多于7%;

2、焊接时中断;

3、焊后焊缝未完全凝固就搬动焊件。

十四、铜管焊接产生烧穿的错误操作及产生原因分析

外观判断:焊件靠近焊缝处被烧损穿洞,产生原因:

1、操作不熟练,动作慢,不细心;

2、焊接时未摆动火焰;

3、火焰调节不当;

4、氧气压力过大;

5、温度控制不均匀。

十五、铜管焊接产生漏焊的错误操作及产生原因分析

外观判断:焊缝不完整,部分位置未溶合成整条焊缝,产生原因:

1、操作不熟练,不细心;

2、焊条施加时温度不均匀;

3、火焰调节不当。

十六、铜管焊接产生咬边的错误操作及产生原因分析

外观判断:焊缝边缘被火焰烧成腐蚀状,但未完全烧穿,管壁本身被烧损,产生原因:

1、操作不熟练;

2、火焰预热位置不当;

3、火焰调节不当;

4、温度控制不均匀;

5、操作时手不稳定。

十七、铜管焊接产生焊瘤的错误操作及产生原因分析

外观判断:焊缝处的钎料超出焊缝平面形成眼泪状,产生原因:

1、温度控制不均匀;

2、焊条施加量过多或施加位置不当;

3、焊接时焊件摆放位置不平。

十八、怎样打过墙孔

根据机器型号选择钻头,使用电锤或水钻打过墙孔。打孔时应尽量避开墙内外有电线或异物及过硬墙壁,孔内侧应高于外侧0.5cm~1cm以便排水,从室内机侧面出管的过墙孔应该略低于室内机下侧,用水钻打时应用塑料布贴于墙上或采用其它方法防止水流在墙上,用电锤打孔时应采取防尘措施。打完过墙孔后放入穿墙保护套管。

十九、壁挂式空调器室内机安装位置最基本的要求

左右两侧大于12厘米,上侧大于15厘米,下侧大于200厘米。

二十、壁挂式空调器室外机安装位置最基本的要求

左边大于30厘米,右边大于60厘米,上面大于60厘米,前面大于200厘米,后面大于30厘米。

二十一、柜式空调器室内机安装位置最基本的要求

左右两边大于50厘米,上面大于30厘米,前面无障碍。

二十二、柜式空调器室外机安装位置最基本的要求

左边大于30厘米,右边大于50厘米,上面大于60厘米,前面大于200厘米,后面大于30厘米。

二十三、空调器室外机安装方向顺序

对于单冷机优先选择的位置顺序是:北面、东面、南面、西面;冷暖机最好安装在东面、南面。

二十四、空调器制冷系统外观捡漏的方法

使用过一端时间的空调器,当氟利昂泄漏时,冷冻油会渗出或滴出,用目测油污的方法可判定该处有无泄漏。

二十五、空调器制冷系统肥皂水捡漏的方法

捡漏时,先将被检部位的油污搽干净,用干净的毛笔或软的海绵沾上肥皂水,均匀涂沫在被检处;几分钟后,如有肥皂泡出现,则表示该处有泄漏。

二十六、安装完后试运行时的电气安全要求

1、带电检查线路时应首先检查蒸发器或者冷凝器等金属部件是否存在漏电。检查时应防止人体任何部位触及电路,发生电击事故;检查电容时,应先给电容放电(用带绝缘把的螺丝刀将电容两极短路)。

2、更换电器配件时应先断开空调器电源,防止触电。

3、对电路进行拆接必须在断电情况下进行。拆接电线时应该遵循一个原则:先拆火零线;先装接地线。

4、试运行之后,应在不通电源的情况下测量(火线+零线)对地线之间的绝缘电阻,应大于2MΩ。

二十七、什么有的挂机和柜机不带插头?厂家为什么不统一配带空气开关?

通常2P(含2P)以上的分体机或柜机启动时瞬间电流非常高,为运行电流的2-3倍,一般的空调插头所承受的最大电流为16A以下,而启动时一般的插头无法承受如此高的电流,长期这样会造成电源插头烧焦,更严重的会引起火灾,为避免此类事故的发生,国家标准规定空调器额定电流16A以上不允许空调厂家配电源插头而必须使用空气开关或闸刀。另外,因空气开关属家庭常用的配电设备,不属空调器生产范畴内,所以厂家没有统一配备空气开关的。

二十八、安装空调时如果需要调整线路与电源的,为什么要请专业电工来操作?

电源线路调整,国家规定必须由具备电工证的专业技术人员施工,为了您的用电安全,建议请专业电工来处理。

二十九、空调器不使用时的处理

1、应拔下电源插头,防止雷击等意外损坏空调器;

2、取出遥控器里的电池,防止遥控器里的电池没有电量后漏液,损坏弹簧;

3、室内外机清洗完并干燥后,应盖上保护罩,防止回灰尘进入。

三十、如何使用空调更节能

1、请勿遮挡室内外机出风口。会影响制冷/制热效果而造成浪费。

2、空调室内外机连接管尽量缩短,可提高效率。

3、长期不用时,请拔掉插头。

4、避免阳光直射房间。

5、在夜间可使用睡眠键或设定定时运转。

6、使用过程中尽量少开门窗,可以减少房间内外热量交换,有利于省电,并注意调节室温,制冷时室温定高1℃,制热时定低2℃,均可节省10%以上,而人体几乎觉察不到差别。

常见故障判断篇:

一、空调器不运行的原因

1、电网停电、熔断器熔断、空气开关跳闸、漏电保护器动作,本机电源开关未合闸。

2、电源电压不稳定,波动值超过了土 10%。

3、遥控器内的电池电能不足,或电池正负极性接反,因而遥控开关不工作,空调器没有接到开机指令。

4、空调器设定温度不当,如制冷时设定温度高于或等于室温,制热时设定温度低于或等于室温。

5、正在运行的空调器,若关机后马上开机,则3分钟延时保护装置动作,空调器不会启动。

6、环境温度过高或过低,如制冷时室外气温超过43℃,热泵制热时室外气温低于零下7℃,机内保护装置会自动切断本机电源。

二、空调器制冷(热)量不足的原因

1、空气过滤器滤网积尘太多,热交换器盘管和翅片尘垢未除,进风口或排风口被堵,都会造成热交换气流不畅,使热交换器的热交换效率大幅度降低,从而造成空调器制冷(热)量不足。

2、若制冷时设定温度偏高,则压缩机占空比(即压缩机的空闲时间与实际运行时间的比值)增大,空调器平均制冷量下降:若制热时设定温度偏低,则空调器的能效比也会下降,其热泵制热量随之降低。

3、若制冷时室外温度偏高,则空调器能效比降低,其制冷量亦随之下降;若制热时室外温度偏低,则空调器的性能系数也会下降,其热泵制热量随之降低。

4、空调器房间密封性能不好,缝隙多或开窗开门频繁,或长时间开启新风门,都会造成室内冷(热)量流失。

5、空调器房间热负荷过大,如室内有大功率电器或热源,或室内人员过多,室温因此很难降下来。

三、空调噪声产生的原因

空调器内部的转动部件(如电机、压缩机、风扇等)在运转时会产生一定的噪声,这是空调器的最主要噪声。在通常情况下,这些噪声很有规律,只要其大小在允许的范围内,属于正常现象。有时空调器会出现某种异常噪声,其实也不是空调器本身什么毛病。如在空调器制冷运转后,或在停止运转之后,有时听到轻微的“啪喳”之声,这是由于空调器的塑料面板等部分伴随着温度的变化而产生的膨胀或收缩产生的声音;制冷剂在换向时,会有轻微的“哗、哗”液体流动声,这些都是正常现象。

四、室内机漏水的可能原因

1、排水管折扁或压扁,可检查排水管,有损坏更换新的排水管;

2、排水管走向不对,重新设计排水方案

3、排水管接头部分不严或脱落,将接头处紧固,并用胶带帮扎;

4、室内机安装不水平,调整室内机位置成水平状态;

5、未考虑室外测管道的排水整形。室外机组高于室内机组,出管时应弯曲一段距离再向上走管,否则雨水会通过管道浸入墙内,形成滴水。

五、空调器漏电的可能原因

1、接线错误,电线碰外壳,检查接线,并使接线端子线头不接触其他部位;

2、接地故障,按规定要求可靠接地;

六、运转声音异常的可能原因

1、机组放置不平,调整水平,加装减振胶垫;

2、室内外机组支架不稳,加固支架

3、连接管未固定,共振,调整并固定配管。

七、空调器频繁开停的可能原因?

1、电源电压不正常;

2、室外机散热不良;

3、制冷剂过量;

4、或制冷剂不足;

5、信号线接触不良;

6、压缩机故障。

八、遥控器不显示可能原因

1、查看电池是否安装对,是否有电。

2、查看是否是接触不良,如是此情况可让用户将接触片调整一下。

3、如果还不行,请电话报修。

九、空调制冷时,室内机通风不畅(风速时快时慢),风不太冷,这是什么原因造成的?

如空调内机过滤网不及时清洗,网孔被堵死时便会出现通风不畅,风量减少,降温速度慢的现象,建议用户最少使用一个月清洗一次过滤网。

十、室外机噪声大的可能原因

1、室外机的镙丝有没有松动、墙体是否老化、噪音是窗子和玻璃的共振、管路有弯扁的地方、室外风叶动平衡不好、压机质量有问题等等。

2、轴流风机和风叶、压缩机是否加了隔音棉。

3、制冷系统的冷媒流动,制冷系统配管设计、后网共振等。

十一、空调器显示“HS”是什么故障

空调器显示“HS”不是故障,表示空调在制热时正处于化霜状态,化霜完毕自动进入制热状态。

十二、空调器在运行过程中,出现风机速度失控故障,如何,判断是电机故障?

在室内电机没有卡死情况下,用万用表电压档测量电机反馈线的控制端和地,转动风机,万用表指示有一半时间电压超过5伏,另一般时间电压低于1.2伏,电机就是好的,是主控板故障。

十三、如何简便的判断温度传感器的阻值是否正常?

出门维修前可将一个正常的温度传感器放在手心五分钟,进行阻值测量,到用户家后再测量比较温度传感器阻值,判断温度传感器的漂移状况来确定温度传感器的阻值是否正常。

十四、新机或运行一段时间以后的机器,运行时为何有时有一股异味吹出?

1、用户室内本身有异味。室内空气不流通时(特别是新装修的房间),较难闻到异味,当开启空调的时候,整个房间的空气流通起来,使异味集中到狭小的出风口,气味流动加快。

2、由于粘贴在内机风口的海棉或绒布,时间过长或用户使用环境湿度过大,而导致发霉,一开机就发出异味。

3、由于内机塑料件频繁的热胀冷缩,导致塑料件散发异味。

4、长时间没有清洗室内机的过滤网,防尘网;没有对室内蒸发器表面进行简单的清洗保养,导致发霉、变质,开机运行时吹出异味。

十五、为什么空调关机后不能立即开机?

空调关机后至少要隔三分钟才能再开机,主要原因是空调制冷系统压力没有平衡,压缩机内会产生液击现象而造成零部件的损坏,影响压缩机寿命,因此在电控设计时专门设计了空调关机后至少要隔三分钟才能再开机的延迟时间。

十六、空调启动最初的十几分钟内有时发出“劈拍”声音,正常吗?

是正常的,空调的壳体材料是采用薄型乳白压花塑料,重量轻、外观优雅,但又会随温度的变化、热胀冷缩的物理现象产生,故空调的“劈拍”声是壳体微小变形产生的声音,不是故障。

十七、部分挂壁式空调关机后,室内电机继续运转,正常吗?

是正常现象,为了使得蒸发器上不生成霉菌,在电控设计时专门设计了关机后再使室内电机继续运转(3分钟或10分钟)一段时间,吹干蒸发器上的水分,保持蒸发器清洁。

十八、空调运转的时候部分产品偶然会产生如流水的“哗哗”声,正常吗?

这是空调运转过程中,内部制冷剂状态不断发生变化,由液态变成气态,再由气态变回液态。这种正常的物理现象在制冷系统中以一定的速度流动,由于受一定的阻力,故会产生一种流水的“哗哗”声,是正常现象,特别是在夜深人静时较为明显。

十九、空调工作时室内机的什么样的“噪音”是正常?

1、空调运行的风声,此时可以通过调整相应的风速以改善相应的风声。

2、空调塑料件热胀冷缩的“劈啪”声,这种声音无法完全避免,只能通过调整外壳的紧合度或位置作相应的改善。

3、制冷剂在管道内急速汽化液化的声音。

二十、有人认为空调送出的带轻微臭味的风是氟利昂泄漏而造成的,是吗?

实际上氟利昂是无气味的,臭味源于室内的烟气以及其他异味。新型空调通过采用活性碳高效过滤层的强吸附作用,不仅能去除微小的灰尘颗粒,还除去烟雾的臭味及其他异味,使空气净化大为改进。

二十一、室内温度降不下来,是不是空调就有故障呢?

可首先用手试一下空调器的出风和出风温度是否异常,若吹出冷风,则说明空调器无故障。室内温度降不下产生的原因可能因室内人多,散热量过大,室外气温较高,房间窗户未关严,窗帘未拉严,空调附近有热源,房间门开关频繁等。

二十二、为什么空调在制冷情况下突然制热?

1、天气特别热的的情况下,空调在达到或接近设定温度时,压机停机,外机风扇在转,室内机送自然风,因室外温度高,所以在送自然风时感觉风是热风,建议用户过几分钟后再观察空调制不制冷;

2、询问一下用户设定什么模式,如是自动模式,空调设定的温度高于房间温度,空调制冷,如是低于房间温度,空调就会制热;

二十三、制热模式下,为什么刚开机没有风?

在电控设计时专门设计了防冷风装置,防止空调吹出冷风,原理是利用蒸发器温度检测电路,检测蒸发器的温度,温度较低时,禁止室内风扇吹冷风,只有温度升上去之后,才能吹热风。

二十四、制热过程中,为什么室内机运转一段时间停止送风,几分钟后又自动开启?

这是空调在进行化霜。当空调运转一段时间后,室外冷凝器会结很厚的霜,如果不能把霜及时的融化掉,会直接影响到空调的制热效果,所以当空调运转40分钟以上符合化霜条件时空调就开始化霜,化霜期间室内机一般会停止吹风。

二十五、空调在制热时,为什么室内机出风口有塑料味?

新机刚开制热使用时,室内机风机没有运转,室内机温度很高,内机塑料件经过高温出现轻微的塑料味属正常现象。(使用一段时间后气味会自动消失)。

二十六、为什么空调开了半个小时室内温度还没有达到理想的效果?

因为热气上浮的原因,所以制热时要求达到设定温度的运转时间要比制冷时运转的时间长。另外制热的效果是和多方面因素有关的,比如房间面积的大小,房间的隔热性能,房间门窗的密封性能,室外的环境温度等,这些因素的变化也会对制热的效果相应影响。

二十七、为什么空调制热时室外机不滴水?

空调制热时外机滴不滴水跟室外机的温度、湿度都有关系的。例如:空调在进行化霜时,室外机的霜很薄,化霜时蒸发器的温度很高,马上被蒸发了掉,所以外机会不滴水。

二十八、空调器在运行过程中,出现指示灯闪烁或出现英文字母代码,这是为什么?

这是空调器受到外界电磁干扰或空调出现故障,对于受到外界电磁干扰,可以拔出电源插头,重新上电开机,如果还是出现指示灯闪烁或出现英文字母代码,请打电话保修。

二十九、空调多长时间需要加一次氟?

调加氟并没有固定的时间,这主要还是根据空调的制冷效果和空调系统内的压力,如果这些正常,就根本不需要加氟了。

三十、空调设定17度,但空调降到25度时就不会再下降了,是不是空调制冷不正常?

设定17度是用户预期想要达到的一个温度,用户空调使用环境与外界始终存在冷热量交换,刚开始制冷时,由于室内与室外温差不大,房间温度能迅速下降,但降到一定温度时,此时空调产生的冷量正好与房间与外界能量损失相等时,房间的温度就不会再下降,此时空调制冷产生的冷量只足于维持房间的能量损失。用户需要提高制冷效果,最好建议用户将房间的密封性能提高避免过多的室内与外界的能量损耗,另外从身体舒适度考虑25度左右较为合适,因此建议不要设定在17度。

三十一、制热过程中,室内机运转一段时间会停止送风一会?

这是空调在进行化霜。当空调运转一段时间后,室外冷凝器会结很厚的霜雪,如果不能把霜雪及时的化掉,会直接影响到空调的制热效果,所以当空调运转40分钟以上符合化霜条件时空调就开始化霜,化霜期间室内机一般会停止吹风。

三十二、制热时室外低于多少温度空调不能正常工作?

空调器在室外环境温度(单冷18℃~43℃,热泵型(含电辅助加热型)-7℃~43℃),能正常工作,完全达到国家标准要求,从目前情况看,室外温度-15℃空调可以启动,但随着温度降低,效果越来越差,但也存在个别情况不能启动现象!

三十三、为什么空调外机螺帽处会有水,是不是漏氟了? 不是漏氟,这是一个物理现象,因为此处温度很低,遇到与热空气中的水蒸器形成冷凝水滴下来或是附在铜帽面上,就相似于:从冰柜拿出一瓶矿泉水时,一会儿瓶壁上就有水流下来是同样的道理。

三十四、在制冷过程中吹出雾气?

当室内温度和湿度较高,空调制冷时会吹出雾气,这是由于空气中的水蒸气被冷却所引起的。当室内温度和温度降低后雾气会消失。

三十五、室内机出风口向外喷水是什么原因?

如果挡水板变形、脱落、松动,冷凝水会滴到风轮上,被风轮甩到室内,可以通过调整或更换挡水板进行处理。另一方面清洗保养不及时导致脏堵,冷凝水也会从辅助水槽溢出,滴在风轮上,从出风口喷出水珠,此故障可通过清洗即可解决。

三十六、为什么空调在电压低时不能正常使用?

空调设计者在考虑到空调在超出正常电压正负10%时运行,维修率会增加很多,实验表明因为电压问题所引起的故障率确实很高,所以提倡在电压不稳定地区的用户需加装稳压器,确保空调不出现故障。

三十七、在设定定时功能时空调老是关机?

有些遥控器只有一个定时按键进行定时功能的设定,在操作时由于第一个功能为‘定时开”,而发射信号只有2秒的延时时间,这样在操作时就很可能在没有设定好定时功能时就把“定时开”信号发射了出去,造成误操作。此时可以先把一只手挡在遥控器的发射位置,然后在设定好相应的功能时把手移开再发射信号。

三十八、空调没开机,运行灯会一闪一闪,这是不是空调有故障?

不是,这是待机显示状态,可以随时开机,另还有一提示功能,即在长时间空调不用时很多用户忘记拔插座,这时灯闪会提醒用户。

三十九、空调器显示“PAU”是什么故障

空调器显示“PAU”不是故障,表示“进风格栅保护”,原因是进风格栅上安装有一个电源开关,如果没有安装到位,电源没有接通,则显示“PAU”。

基础知识篇:

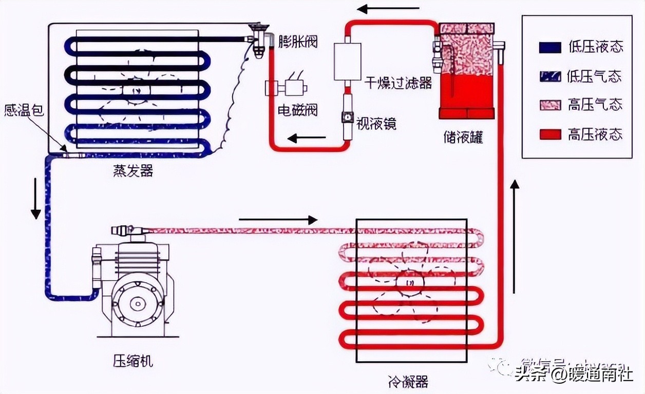
一、简介家用空调器制冷原理

慨述:压缩机将制冷剂压缩成高温高压气体送至冷凝器,室外侧的轴流风扇使空气迅速流过冷凝器,将制冷剂冷凝成高压液体,然后制冷剂经过滤器和毛细管进入蒸发器,在蒸发器中蒸发吸热,变成过热蒸气后再进入压缩机,如此往复循环。室内侧的风扇从室内抽吸空气,空气经过滤网进入蒸发器,与蒸发器内制冷剂发生热转换后降温而成冷风,冷风由离心风扇经风道从出风栅吹入室内,如此循环,使室内温度降低。

电器空调安装维修怎么样,空调器维修快速入门

二、简介家用空调器制热原理

慨述:了解四通阀的作用和结构,介绍家用空调器的制热原理就容易理解了;在系统中由于增加了四通阀部件,使得制冷剂流向改变,就变成制热,原理是:压缩机(见图)排出的高温高压的制冷剂不是流向室外而是流向室内,制冷剂先到室内换热器,放出热量后变成液体,再向室外换热器流动,经节流将压后,在室外换热器蒸发吸热。吸收热量后变成气体,该气体制冷剂经过四通阀被压缩机吸入,如此循环往复,使得室内温度不断升高。随着室内外温差增大,室内热量逃逸也增大,当空调搬入的热量等于逃逸热量时,室内温度就不会继续升高,制热过程也是个动态平衡过程,受各种因素影响。

电器空调安装维修怎么样,空调器维修快速入门

三、家用空调器的电控系统

慨述:大家都知道家用空调器一般分制冷、电控和空气循环系统三大系统。

空调器中较为复杂的系统是电控系统,它即要为制冷系统和通风系统提供动力,又要保证各系统能协调和安全地运行,它由电源、状态监测传感器、电脑芯片、控制驱动电路,以及保证控制具体运行的部件压缩机(也属制冷部件)、电机、开关、加热器等组成,随着人们对空调器功能多样性和舒适性要求的不断提高,电控系统中新技术、新器件不断出现,电控系统将越来越复杂。

电控系统常常分为强电和弱电两部分,大体上说,凡以220V交流市作电源,工作在高电压、强电流条件下的电路和部件,都可以归属于“强电”;而以5-12 V直流电压供电的电路和部件,一般的电子元器件工作在低电压、小电流状态下,都可以归属于“弱电”;电机、开关、加热器、交流接触器等为强电控制,状态监测传感器、电脑芯片、控制电路等为弱电控制。

四、空调器的空气循环系统

慨述:前面我们已经介绍了制冷系统和电控系统,这里需要说明的是很多零部件具有双重甚至多重作用,在不同系统中扮演不同角色。

空气循环(通风)系统定义:由风扇、过滤网、循环风道、导风叶片组成,通常窗式空调器的空气循环系统与分体式空调器空气循环系统是不同的,室内空气循环系统和室外空气循环系也有所不同,一般窗式空调器室内进风在出风口左面,分体式空调器室内进风在出风口上面,柜式空调器室内进风在出风口下面。

空气循环系统的另一职能:在进行空调器空气循环设计时,空调器整体结构设计是必不可少的环节,结构设计是为了满足电控系统、制冷系统、主要是通风系统的装配、性能等要求的,部分结构件主要起装饰和美观作用。

五、分析空调器常见故障的原则和一般方法

原则是:结合构造,联系原理,搞清现象,具体分析。从简到繁,由表及里,按系统分段,推理检查。

一般方法是:一看、二听、三摸、四测、五分析。

一看:察看各部件外观有无损坏,电控(器)件有无断线或松脱,管路件有无断裂,连接螺母有无裂纹或油迹,换热器有无结霜或均匀结露。

二听:倾听用户反映的问题,听整机运转声音及压缩机和风扇等部件的声音是否正常。

三摸:摸压缩机外壳温度,摸换热器温度及高低压阀表面温度,摸进出风温度

四测:测量系统压力,测量空调的电压、电流。

五分析:经以上方法后,进一步确认故障所在处,由于空调器是由制冷、电控和通风三大系统组成,且彼此相连又相互影响,因此,要综合起来分析,判断故障实际部位,找到故障的根源。

六、认识制冷系统的部件-压缩机

压缩机作用:压缩机是空调器制冷系统的心脏,系统中制冷剂的循环靠压缩机的运转来实现,目前使用的主要有活塞式、旋转式和涡旋式三大类型。

压缩机故障类型:压缩机电机绕组故障、压缩机抱轴(卡缸)和压缩机吸排气阀关闭不良(串气)。

绕组故障原因:绕组短路(绕组线圈电阻为零),绕组开路(绕组线圈电阻为无穷大),匝间短路(绕组线圈电阻阻值小于正常阻值),对地短路(接线端与地间绝缘电阻小于2兆欧)。

抱轴故障原因:无或少冷冻油;系统中有水分(生锈使零部件卡住);机械杂物(安装或焊接等因素使杂物进入系统);转子和定子受外力后相碰卡住。

串气故障原因:吸排气阀片工作频率高,容易造成金属疲劳;吸排气阀片材质不良;充注制冷剂过多,造成液击,打裂阀片。

七、认识制冷系统的部件-蒸发器

定义:蒸发器是制冷系统中的低压部件,由紫铜管和铝合金翅片组成,装在毛细管和压缩机之间,它的作用是在冷凝器中凝结后的高压制冷剂液体,经过滤器到毛细管节流降压后进入蒸发器,变成低压饱和气体过程中,吸收外界热量,使周围空气温度降低。

铜管材料:目前使用的紫铜管主要有光管和内螺管两种。

铝合金翅片种类:主要有平翅片、波纹翅片、冲缝翅片三大类型。

铝合金翅片主要材料:亲水铝箔和非亲水铝箔两种。

蒸发器的种类有:一折式、二折式、三折式、四折式。

蒸发器常见故障:漏;异物堵塞;铝合金翅片上积存附着大量的灰尘或油污;制冷系统内油质氧化变质,使换热效果下降。故障分析方法同冷凝器一样。

八、认识制冷系统的部件-冷凝器

定义:冷凝器是一种高压部件,由紫铜管和铝合金翅片组成,它的作用是将压缩机排出的高温高压制冷剂气体,通过冷凝器的管壁和翅片将热量传给周围空气而凝结为液体,凝结过程中,冷凝压力不边,温度降低,目前使用的紫铜管主要有光管和内螺管两种,铝合金翅片主要有平翅片、波纹翅片、冲缝翅片三大类型。

冷凝器常见故障:漏;异物堵塞;铝合金翅片上积存附着大量的灰尘或油污;制冷系统内油质氧化变质,使换热效果下降。

漏原因分析:产生漏点多为盘管有裂纹或砂眼,出现漏点,也可能是烧焊过程中未焊好,从表面检查漏点,迹象多为冷凝器有油污出现。

堵原因分析:冷凝器出现堵塞现象,多为系统内有异物造成,也可能是烧焊过程中焊堵。

附着灰尘或油污原因分析:环境周围有较多的灰尘,周围有油烟,如室内、外机靠近厨房灶间。

油质氧化变质原因分析:盘管内壁有油垢,压缩机磨损严重,系统中混有空气。

蒸发器和冷凝器统称为热交换器。

九、认识制冷系统的部件-毛细管

定义:毛细管是制冷系统中的节流部件,主要作用是节流和降压,装在冷凝器和蒸发器之间,它的作用是从冷凝器流出的高压液体经过细小的毛细管时将受到较大的阻力,由于液体制冷剂的流量减少,限制了制冷剂进入蒸发器的流量,使冷凝器保持较稳定的压力,毛细管两端的压力差也保持稳定,这样使进入蒸发器的制冷剂压力降低,毛细管的大小和长度由制冷量大小决定,通过匹配试验每一规格的空调有不同的毛细管大小和长度。

毛细管的主要材料:是紫铜管。

毛细管的大小:一般ф0.6~4.0毫米,每一规格空调毛细管大小通常确定性能匹配的流量,例如,美的空调毛细管大小常用规格(外径乘内径):ф2.2×0.9、ф2.5×1.1、ф2.5×1.3、ф2.5×1.5、ф3.2×1.7、ф3.2×1.9、ф3.6×2.1、ф3.6×2.4、ф4×2.7、ф4×3ф5×3.5。

毛细管的长度一般600~2000毫米,每一规格空调毛细管长度通常确定性能匹配的压差。

十、认识制冷其他零部件-四通阀

四通阀的作用:可以改变制冷剂的流向,使其夏季制冷,冬季制热。

四通阀的结构:由电磁导向阀和四通换向阀构成, 电磁导向阀和其他的利用电磁线圈产生磁场发生位移情况一样,在此重点介绍四通换向阀,换向阀有四根铜管及两端盖的毛细管,阀体内有半圆的阀座、滑块以及两个活塞,可以左右移动,滑块在左边时,左边两孔连通,右边一孔与筒体连通,滑块在右边时,右边两孔连通,左边一孔与筒体连通。

电器空调安装维修怎么样,空调器维修快速入门

十一、认识制冷其他零部件-单向阀

单向阀的作用:单向阀又称止逆阀。它使制冷剂只能向某一方向自由流动,制冷剂只能按(见图)滚动方向箭头流动,从另一方向流动将被阻止,单向阀主要用于热泵型空调器上,与辅助毛细管并联在系统中(见图)。

单向阀主要故障为堵、关闭不严、漏。

电器空调安装维修怎么样,空调器维修快速入门

十二、认识电控系统的强电器件-交流接触器。

交流接触器定义:是常用的电路控制器件,用来频繁的接通或断开交流主电路及大容量的自动控制器件,适合大电流大功率场合。

交流接触器组成:交流接触器种类很多,结构和性能也各不相同,主要由主触点系统、灭弧装置、电磁系统、辅助触点、机械传动零件和绝缘零件组成。

交流接触器工作原理(见图):未接电源时,21和22导通,其余断开;当在A1和A2通上电后,触点系统1-2,3-4,5-6,13-14接通,21-22断开,实现多路控制目的。

电器空调安装维修怎么样,空调器维修快速入门

十三、认识电控系统的强电器件-电加热管。

电加热管定义及作用:将电阻发热丝装在特制的金属管内就是电加热管,用于各种空调器的辅助电加热功能,帮助冷暖型空调器低温起动,补偿热泵制热功率。

电加热管结构:电热管外管为不锈钢,使用高阻电热合金丝作发热体,改性氧化*粉镁**作绝缘填充料。应用缩管设备与技术,经高温氧化后成型。组件是由配套安装支架部件,温控器,温度熔断器和绝缘体构成。

电器空调安装维修怎么样,空调器维修快速入门

十四、认识电控系统的强电器件-PTC电加热器。

PTC电加热器定义:由若干单片PTC陶瓷并联组合后与波纹铝条经高温胶结组成,是具有正温度系数的半导体功能陶瓷发热器件。

PTC电加热器优点及特点:优点是热阻小、换热效果高及长期使用功率衰减低。特点在于安全性能上,即遇风机故障停转时,PTC电加热器因得不到充分散热,其功率会自动急剧下降,此时加热器的表面温度维持在居里温度左右(一般在250℃上下),从而不致产生如电热管类加热器的表面“发红”现象。另外,PTC电加热器的整体外形轻巧,在整机内装配极为便捷。

电器空调安装维修怎么样,空调器维修快速入门

十五、认识电控系统的强电器件-压缩机电加热带。

加装压缩机电加热带原因:如果压缩机处于较长期停止状态,与润滑油亲和性很强的制冷剂就会大量溶入润滑油中,在这种状态下开启压缩机,容易造成压缩机难以启动,甚至损坏压缩机。

压缩机电加热带安装位置:通常安装在压缩机底部环铙一圈或几圈。

压缩机电加热带作用:利用外部加热使压缩机内的液体制冷剂驱赶出来,避免压缩机内润滑油大量外流,使压缩机内润滑油减少,引起轴承因润滑不良烧坏;另一方面避免液体制冷剂稀释润滑油,在R22低温状态下,制冷剂液体和润滑油双层分离,造成轴承部分供油不足,甚至烧坏轴承,烧坏压缩机。

电器空调安装维修怎么样,空调器维修快速入门

十六、认识电控系统的强电器件-压缩机过载保护器。

压缩机过载保护器作用:过载保护器分为内置式和外置式两种,内置式过载保护器装于压缩机内部,能直接感受绕组温度,如果坏了通常不能维修,这里不多讨论;外置式保护器是一种常态闭路装置,当压缩机过载或在启动电流过大保护器立即跳脱、切断电源达到安全之目的。产品具有寿命长、高品质、触点容量大、动作灵敏等特点;在查清过载或电流过大原因后维修方便,只需更换同型号过载保护器。

电器空调安装维修怎么样,空调器维修快速入门

十七、认识电控系统的弱电器件-换气电机。

换气电机的作用:通常装在分体式空调里,相当窗式空调器的换新风作用,换气电机是一个由不同直流电压驱动的电机。

换气电机的工作原理:利用电机的工作,形成室内外空气的压力差,使空气有进有出,达到空气交换的目的,完成不断有新鲜空气进入室内,给人一个舒适感觉。

换气电机的组成:通常由电机、供电电路和驱动电路组成。

美的换气电机的命名:由产品名称代号、风机规格、性能参数代号和派生代号四部分形成。举例:FLW70-其中 FLW表示名称代号,70表示风机规格,22表示性能参数代号(第一位表示电压等级,第二位表示转速范围),无派生代号,从上可知举例换气电机含义是无刷直流电机,风机尺寸70mm,直流电压12V驱动,转速范围2000-2999RPM,无派生代号。

电器空调安装维修怎么样,空调器维修快速入门

十八、认识电控系统的弱电器件-继电器。

继电器定义:与交流接触器控制原理基本相同,结构差异较大,是安装在电路印制板上的控制元件,用来频繁的交替接通或断开交流电路及小容量(与交流接触器相比)电路的控制元件,适合小电流小功率场合。

继电器的分类:根据用途分为交流继电器和直流继电器两种(美的通常采用直流继电器),根据体积分为大、中、小型继电器。

继电器的工作情况:当4与5未加上电压时1和常闭点2接通,实现这一路的控制,当4与5加上电压时1和常开点3接通,实现另一路的控制,完成所需的控制过程。

十九、认识电控系统的弱电器件-三端集成稳压器

三端集成稳压器定义:把经过整流电路的不稳定输出电压变为稳定的输出电压的集成电路,通常三端集成稳压器加散热片后焊接在印制板上,三端集成稳压器分为普通稳压型和精密稳压型两类,每一类又可分为固定式和可调式两种形式。

三端集成稳压器的作用:

1)当输入电压变动时,输出电压保持不变;

2)当负载变动时,输出电压保持不变;

3)对输入电压交流部分具有抑制能力;

4)输出电压不随温度而变;

5)具有各种保护措施。

应用范围:三端固定正输出集成稳压器应用最为广泛,目前应用较多的是78系列三端集成稳压器,如7805、7806、7809、7812,美的公司使用过7805和7812。

电器空调安装维修怎么样,空调器维修快速入门

二十、认识电控系统的弱电器件-光电耦合器

光电耦合器定义:光电耦合器具有体积小、使用寿命长、工作温度范围宽、抗干扰性能强.无触点且输入与输出在电气上完全隔离等特点,因而在各种电子设备上得到广泛的应用,光电耦合器可用于隔离电路、开关电路及各种家用电器等电路中,美的分体壁挂式空调器室内电机调速电路使用了该元件。

室内电机调速电路原理(见图):当在1和2加上控制信号使内部发光二极管发关,由于通过电流不一样,发光程度不一样,照射到右边的可控硅的受光程度也不一样,使得可控硅的导通角不同,因而输出也不同,所以在4和6端接上室内电机就得到不同的输出电压,用不同的输出电压控制室内机,就达到调速的目的,实现分体壁挂式空调器室内电机的高、中、低档风速输出。

电器空调安装维修怎么样,空调器维修快速入门

二十一、空调器空气循环系统中的部件-贯流风轮

慨述:空调器空气循环系统中风扇有三种形式:贯流风轮、离心风轮和轴流风叶,作用是强制热交换,提高热交换能力,

适用场合:贯流风轮通常使用在分体壁挂式空调器室内机上,通过不断的发展目前有普通贯流风轮、斜贯流风轮和斜扭贯流风轮;抗霉菌贯流风轮。

作用和特点:将室内空气吸入蒸发器表面进行降温去湿;特点是风量大、噪音小。

贯流风轮的指标:维修贯流风轮的依据是直径和长度,至于风量等指标是开发工程师已经匹配好的,维修不用考虑,风轮材料有ABS塑料或镀锌薄钢板。

二十二、空调器空气循环系统中的部件-离心风轮

慨述:空调器空气循环系统中风扇有三种形式:贯流风轮、离心风轮和轴流风叶,作用是强制热交换,提高热交换能力。

适用场合:离心风轮通常使用在窗式空调器室内侧和柜机室内机上,通过不断的发展目前有各种颜色不同样式的离心风轮(见图),作用和特点基本同贯流风轮。

离心风轮的指标:维修离心风轮的依据是直径和高度,至于风量等指标是开发工程师已经匹配好的,维修不用考虑,风轮材料有ABS塑料、铝合金或镀锌薄钢板。

二十三、空调器空气循环系统中的部件-轴流风叶

慨述:空调器空气循环系统中风扇有三种形式:贯流风轮、离心风轮和轴流风叶,作用是强制热交换,提高热交换能力。

适用场合:轴流风叶通常使用在分体式空调器室外机或窗式空调器室外侧,通过不断的发展目前有普通轴流风叶、带齿轴流风叶和带环轴流风叶。

作用和特点:用来冷却冷凝器,加速冷凝器吹风换热;特点是风量大、噪音小。

贯流风轮的指标:维修贯流风轮的依据是直径、高度和叶片数,至于风量等指标是开发工程师已经匹配好的,维修不用考虑,风轮材料有ABS塑料、铝材压制成形或镀锌薄钢板。

二十四、空调器空气循环系统中的部件-过滤网

作用:通常装在室内机进风口,室内空气通过过滤网,滤去灰尘后,再进入蒸发器进行热交换。

空调器空气循环系统中的部件(过滤网)分类和运用:过滤网通常分为空气过滤网和清洁过滤网两类,空气过滤网主要材料是塑料纤维或多孔泡沫塑料,可以滤去空气中很小的尘埃,由于经空气过滤网后,空气中大部分灰尘被滤除,沉积在过滤网上,过一段时间后会堵塞滤网,造成空气通路受阻,风量减少,换热效率降低,因此空气过滤网应经常清洗,以保空气畅通;清洁过滤网采用蜂窝网状结构,并填装活性物质,这样即能滤去更小的灰尘,又能吸附烟味、臭味等有害的物质,这种过滤网使用一段时间后,需重新更换,一般不能再生使用;空气过滤网目前在空调行业使用材料大同小异;清洁过滤网每个公司宣传重点不同,使用材料有相同的,也有不同的,美的公司使用过核帕酶、光触酶、甲醛克星、银离子等滤网。

二十五、、空调器空气循环系统中的部件-风道。

定义和分类:通俗的讲就是风经过的道路,但是风道的设计是较为复杂的,影响因素也较多;风道一般分为室内风道和室外风道,风量及噪声是风道设计最重要的两个指标,因此室内风道设计更为重要。

影响室内风量和噪声的零部件:蜗壳、底盘、电机、风轮、蒸发器、电辅热(如PTC)、出风框、面框、面板、导风板、百叶、过滤网、健康滤网。

产生异音的零部件(风道设计不好将会产生异音):蜗壳、底盘、塑封电机、球形轴承、贯流风轮、蒸发器、电辅热(如PTC)、出风框、面框、面板、导风板。

电器空调安装维修怎么样,空调器维修快速入门

二十六、空调器空气循环系统中的部件-导风叶片。

作用:为了使房间温度分布更加均匀或实现定向送风,空调器在室内机出风口设置了导风叶片。

分类和运用:导风叶片根据导风方向分为左右导风叶片和上下导风叶片,根据运转方式分为手动导风叶片和自动导风叶片。手动导风叶片可随意调节叶片位置;自动导风叶片由步进电机或同步电机调节,可实现定向送风和连续扫射送风。

电器空调安装维修怎么样,空调器维修快速入门

本文来源于互联网,来自美的相关课件。暖通南社整理编辑。