持续部署(Continuous delivery)符合企业软件实践,它是完善持续集成(continuous integration)原则的自然演化。但持续部署案例却非常罕见,其中原因可能是需要复杂的管理以及担心部署失败而影响系统的可用性。
Flagger是一个开源的Kubernetes operator,旨在解决上述复杂性。它使用Istio切换流量并通过Prometheus指标分析业务应用在更新发布期间的状态表现。
以下是在Google Kubernetes Engine(GKE)环境安装和使用Flagger的步骤指导。
一、搭建Kubernetes cluster
首先创建GKE集群和Istio组件(如果你没有GCP帐号,点击注册帐号。
登录Google Cloud,创建项目并为其启用结算。安装gcloud命令行工具,然后使用gcloud init配置项目。
设置默认项目,计算资源区域和地区(用实际项目ID替换PROJECT_ID):
gcloud config set project PROJECT_ID gcloud config set compute/region us-central1 gcloud config set compute/zone us-central1-a
开启GKE服务、创建集群并启用HPA和Istio组件
gcloud services enable container.googleapis.com
K8S_VERSION=$(gcloud beta container get-server-config --format=json | jq -r ’.validMasterVersions[0]’)
gcloud beta container clusters create istio \
--cluster-version=${K8S_VERSION} \
--zone=us-central1-a \
--num-nodes=2 \
--machine-type=n1-standard-2 \
--disk-size=30 \
--enable-autorepair \
--no-enable-cloud-logging \
--no-enable-cloud-monitoring \
--addons=HorizontalPodAutoscaling,Istio \
--istio-config=auth=MTLS_PERMISSIVE
上述命令会创建包含2台虚机的主机池
(n1-standard-2,vCPU:2,RAM:7.5GB,DISK:30GB)。理想情况下,你可能希望将Istio组件与业务应用隔离部署,但并不容易实现将Istio独立部署于专属主机池。Istio manifest被设置为只读并且GKE会还原对node affinity或pod anti-affinity的任何修改。
为kubectl设置证书:
gcloud container clusters get-credentials istio
为集群管理员创建role binding:
kubectl create clusterrolebinding "cluster-admin-$(whoami)" \ --clusterrole=cluster-admin \ --user="$(gcloud config get-value core/account)"
安装Helm命令行工具:
brew install kubernetes-helm
Homebrew 2.0现在也支持Linux。
为Tiller创建service account和cluster role binding:
kubectl -n kube-system create sa tiller && \ kubectl create clusterrolebinding tiller-cluster-rule \ --clusterrole=cluster-admin \ --serviceaccount=kube-system:tiller
在kube-system namespace下部署Tiller:
helm init --service-account tiller
你应该考虑在Helm与Tiller之间使用SSL,更多关于Helm启用安全安装的信息,请查看docs.helm.sh。
验证安装:
kubectl -n istio-system get svc
数秒后,GCP会为istio-ingressgateway分配一个external IP。
二、搭建Istio ingress gateway
用Istio ingress IP创建为一个名为istio-gateway的静态IP地址:
export GATEWAY_IP=$(kubectl -n istio-system get svc/istio-ingressgateway -ojson | jq -r .status.loadBalancer.ingress[0].ip)
gcloud compute addresses create istio-gateway --addresses ${GATEWAY_IP} --region us-central1
接下来,你需要一个互联网域名并访问你的DNS注册商。添加两条A记录(用你的域名替换example.com):
istio.example.com A ${GATEWAY_IP}
*.istio.example.com A ${GATEWAY_IP}
验证泛域名解析:
watch host test.istio.example.com
创建一个通用Istio gateway,并向外网暴露HTTP服务:
apiVersion: networking.istio.io/v1alpha3 kind: Gateway metadata: name: public-gateway namespace: istio-system spec: selector: istio: ingressgateway servers: - port: number: 80 name: http protocol: HTTP hosts: - "*"
将上述资源保存为public-gateway.yaml,然后应用它:
kubectl apply -f ./public-gateway.yaml
生产系统向互联网暴露服务应该使用SSL。关于使用cert-manager、CloudDNS和Let’s Encrypt加固Istio ingress gateway的步骤,请查看Flagger GKE文档。
三、安装Flagger
GKE Istio组件并不包含用来获取Istio遥测服务的Prometheus实例。由于Flagger使用Istio HTTP指标来运行金丝雀分析(canary analysis),你必须部署以下Prometheus配置,该配置类似官方Istio Helm chart。
REPO=https://raw.githubusercontent.com/weaveworks/flagger/master
kubectl apply -f ${REPO}/artifacts/gke/istio-prometheus.yaml
添加Flagger Helm仓库:
helm repo add flagger https://flagger.app
在istio-systemnamespace下部署Flagger,并开启Slack通知:
helm upgrade -i flagger flagger/flagger \ --namespace=istio-system \ --set metricsServer=http://prometheus.istio-system:9090 \ --set slack.url=https://hooks.slack.com/services/YOUR-WEBHOOK-ID \ --set slack.channel=general \ --set slack.user=flagger
可以在任何namespace下安装Flagger,只要它可以访问Istio Prometheus service的9090端口。Flagger附带Grafana dashboard,用于金丝雀分析。在istio-system namespace下部署Grafana:
helm upgrade -i flagger-grafana flagger/grafana \ --namespace=istio-system \ --set url=http://prometheus.istio-system:9090 \ --set user=admin \ --set password=change-me
创建一个virtual service,使用公共gateway暴露Grafana(用你的域名替换example.com):
apiVersion: networking.istio.io/v1alpha3 kind: VirtualService metadata: name: grafana namespace: istio-system spec: hosts: - "grafana.istio.example.com" gateways: - public-gateway.istio-system.svc.cluster.local http: - route: - destination: host: flagger-grafana
将上述资源保存为grafana-virtual-service.yaml,然后应用它:
kubectl apply -f ./grafana-virtual-service.yaml
在浏览器中访问http://grafana.istio.example.com,会重定向到Grafana登录页面。
四、使用Flagger部署web应用
Flagger包含一个Kubernetes deployment和一个可选的horizontal pod autoscaler(HPA),然后创建一些资源对象
(Kubernetes deployments, ClusterIP services和Istio virtual services)。这些资源对象会在网络上暴露应用并实现金丝雀分析和升级。

创建一个test namespace,并开启Istio sidecar注入:
REPO=https://raw.githubusercontent.com/weaveworks/flagger/master
kubectl apply -f ${REPO}/artifacts/namespaces/test.yaml
创建一个deployment和HPA:
kubectl apply -f ${REPO}/artifacts/canaries/deployment.yaml
kubectl apply -f ${REPO}/artifacts/canaries/hpa.yaml
在金丝雀分析期间,部署产生测试流量的服务:
helm upgrade -i flagger-loadtester flagger/loadtester \ --namepace=test
创建一个金丝雀custom resource(用你的域名替换example.com):
apiVersion: flagger.app/v1alpha3 kind: Canary metadata: name: podinfo namespace: test spec: targetRef: apiVersion: apps/v1 kind: Deployment name: podinfo progressDeadlineSeconds: 60 autoscalerRef: apiVersion: autoscaling/v2beta1 kind: HorizontalPodAutoscaler name: podinfo service: port: 9898 gateways: - public-gateway.istio-system.svc.cluster.local hosts: - app.istio.example.com canaryAnalysis: interval: 30s threshold: 10 maxWeight: 50 stepWeight: 5 metrics: - name: istio_requests_total threshold: 99 interval: 30s - name: istio_request_duration_seconds_bucket threshold: 500 interval: 30s webhooks: - name: load-test url: http://flagger-loadtester.test/ timeout: 5s metadata: cmd: "hey -z 1m -q 10 -c 2 http://podinfo.test:9898/"
将上述资源保存为podinfo-canary.yaml,然后应用它:
kubectl apply -f ./podinfo-canary.yaml
如果成功,上述分析将运行五分钟,并且每半分钟验证一次HTTP指标。使用这个公式来判断金丝雀部署所需的最小时间:interval * (maxWeight / stepWeight)。金丝雀CRD定义文档。
数秒后,Flagger会创建金丝雀资源对象:
# applied deployment.apps/podinfo horizontalpodautoscaler.autoscaling/podinfo canary.flagger.app/podinfo # generated deployment.apps/podinfo-primary horizontalpodautoscaler.autoscaling/podinfo-primary service/podinfo service/podinfo-canary service/podinfo-primary virtualservice.networking.istio.io/podinfo
打开浏览器访问app.istio.example.com,你会看到demo app的版本号。
五、自动金丝雀分析和升级
Flagger实现了一个控制循环,逐渐将流量转移到金丝雀,同时测量HTTP请求成功率等关键性能指标,请求平均持续时间以及pod健康状态。根据对KPI的分析,升级或中止金丝雀部署,并将分析结果发送到Slack。

以下对象的更改会触发金丝雀部署:
- Deployment PodSpec
- (容器image,command,ports,env,等等)
- ConfigMaps作为卷挂载或映射到环境变量
- Secrets作为卷挂载或映射到环境变量
通过更新容器image触发金丝雀部署:
kubectl -n test set image deployment/podinfo \ podinfod=quay.io/stefanprodan/podinfo:1.4.1
Flagger检测到deployment的版本已更更新,于是开始分析它:
kubectl -n test describe canary/podinfo Events: New revision detected podinfo.test Scaling up podinfo.test Waiting for podinfo.test rollout to finish: 0 of 1 updated replicas are available Advance podinfo.test canary weight 5 Advance podinfo.test canary weight 10 Advance podinfo.test canary weight 15 Advance podinfo.test canary weight 20 Advance podinfo.test canary weight 25 Advance podinfo.test canary weight 30 Advance podinfo.test canary weight 35 Advance podinfo.test canary weight 40 Advance podinfo.test canary weight 45 Advance podinfo.test canary weight 50 Copying podinfo.test template spec to podinfo-primary.test Waiting for podinfo-primary.test rollout to finish: 1 of 2 updated replicas are available Promotion completed! Scaling down podinfo.test
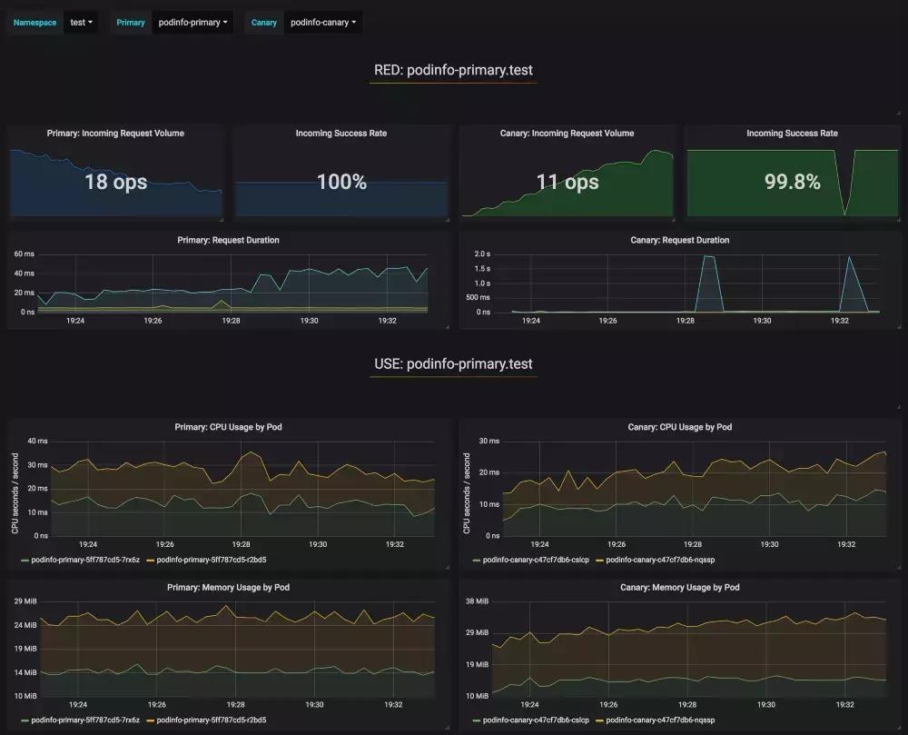
在分析过程中,可以使用Grafana监控金丝雀的进展:

请注意,如果在金丝雀分析期间对deployment应用新的更改,Flagger将重新启动分析阶段。
列出群集中所有的金丝雀:
watch kubectl get canaries --all-namespaces NAMESPACE NAME STATUS WEIGHT LASTTRANSITIONTIME test podinfo Progressing 15 2019-01-16T14:05:07Z prod frontend Succeeded 0 2019-01-15T16:15:07Z prod backend Failed 0 2019-01-14T17:05:07Z
如果你启用了Slack通知,则会收到以下消息:

六、自动回滚
在金丝雀分析期间,可以生成HTTP 500错误和高响应延迟,以测试Flagger是否暂停升级。
创建一个test pod并执行:
kubectl -n test run tester \ --image=quay.io/stefanprodan/podinfo:1.2.1 \ -- ./podinfo --port=9898 kubectl -n test exec -it tester-xx-xx sh
生成HTTP 500错误返回:
watch curl http://podinfo-canary:9898/status/500
生成延迟:
watch curl http://podinfo-canary:9898/delay/1
当失败检查的数量达到金丝雀分析阈值时,流量被路由回主版本,金丝雀版本被缩放为0,并且升级被标记为失败。
金丝雀报错和延迟峰值被记录为Kubernetes事件,并由Flagger以JSON日志记录:
kubectl -n istio-system logs deployment/flagger -f | jq .msg Starting canary deployment for podinfo.test Advance podinfo.test canary weight 5 Advance podinfo.test canary weight 10 Advance podinfo.test canary weight 15 Halt podinfo.test advancement success rate 69.17% < 99% Halt podinfo.test advancement success rate 61.39% < 99% Halt podinfo.test advancement success rate 55.06% < 99% Halt podinfo.test advancement success rate 47.00% < 99% Halt podinfo.test advancement success rate 37.00% < 99% Halt podinfo.test advancement request duration 1.515s > 500ms Halt podinfo.test advancement request duration 1.600s > 500ms Halt podinfo.test advancement request duration 1.915s > 500ms Halt podinfo.test advancement request duration 2.050s > 500ms Halt podinfo.test advancement request duration 2.515s > 500ms Rolling back podinfo.test failed checks threshold reached 10 Canary failed! Scaling down podinfo.test
如果你启用了Slack通知,当超出了进度超时,或者分析达到了最大失败次数,你将收到一条消息:

六、总结
在Kubernetes之上运行像Istio这样的服务网格可以为你提供自动度量标准,日志和跟踪,但是业务应用的部署仍然依赖于外部工具。Flagger旨在扩展Istio,使其具备渐进式交付能力。
Flagger兼容所有Kubernetes CI/CD方案,并且可以使用webhook轻松扩展金丝雀分析,以运行系统集成/验收测试,负载测试或任何其他自定义验证。由于Flagger是声明性的并且对Kubernetes事件做出反应,因此它可以与Weave Flux或JenkinsX一起用于GitOps流水线。如果你使用的是JenkinsX,则可以使用jx插件安装Flagger。
Flagger由Weaveworks赞助,并为Weave Cloud中的金丝雀部署提供支持。该项目正在GKE,EKS和kubeadm安装的物理机群上进行测试。
如果您对Flagger有任何改进建议,请在GitHubweaveworks/flagger上提交issue或PR。非常欢迎贡献!
七、相关链接:
注册账号:
https://cloud.google.com/free/
gcloud:
https://cloud.google.com/sdk/
Helm:
https://docs.helm.sh/using_helm/#installing-helm
Linux:
https://brew.sh/2019/02/02/homebrew-2.0.0/
docs.helm.sh:
(https://helm.sh/docs/using_helm/#securing-your-helm-installation)。
文档:
https://docs.flagger.app/install/flagger-install-on-google-cloud
金丝雀CRD定义文档:
https://docs.flagger.app/how-it-works#canary-custom-resource
demo app:
https://github.com/stefanprodan/k8s-podinfo
渐进式交付能力:
<https://redmonk.com/jgovernor/2018/08/06/towards-progressive-delivery/>
webhook:
<https://docs.flagger.app/how-it-works>
Weave Flux:
<https://www.weave.works/oss/flux/>
JenkinsX:
<https://jenkins-x.io/>
Weaveworks:
<https://www.weave.works/>
Weave Cloud:
<https://www.weave.works/product/cloud/>
weaveworks/flagger:
<https://github.com/weaveworks/flagger>
关于睿云智合
深圳睿云智合科技有限公司成立于2012年,总部位于深圳,并分别在成都、深圳设立了研发中心,北京、上海设立了分支机构,核心骨干人员全部为来自金融、科技行业知名企业资深业务专家、技术专家。早期专注于为中国金融保险等大型企业提供创新技术、电子商务、CRM等领域专业咨询服务。
自2016年始,在率先将容器技术引进到中国保险行业客户后,公司组建了专业的容器技术产品研发和实施服务团队,旨在帮助中国金融行业客户将容器创新技术应用于企业信息技术支持业务发展的基础能力改善与提升,成为中国金融保险行业容器技术服务领导品牌。
此外,凭借多年来在呼叫中心领域的业务经验与技术积累,睿云智合率先在业界推出基于开源软交换平台FreeSwitch的微服务架构多媒体数字化业务平台,将语音、视频、webchat、微信、微博等多种客户接触渠道集成,实现客户统一接入、精准识别、智能路由的CRM策略,并以容器化治理来支持平台的全应用生命周期管理,显著提升了数字化业务处理的灵活、高效、弹性、稳定等特性,为帮助传统企业向“以客户为中心”的数字化业务转型提供完美的一站式整体解决方案。