1、污水处理厂工艺流程

2、导流曝气生物滤池污水处理工艺

3、传统活性污泥法脱氮工艺

4、两级生物脱氮工艺

5、合建式缺氧-好氧活性污泥法脱氮工艺

6 、巴颠甫脱氮除磷工艺

7、部分溶气气浮工艺

8、回流加压溶气气浮工艺

9、全溶气气浮处理工艺

10、二相生物流化床工艺

11、三相生物流化床工艺

12、T型氧化沟系统工艺

13、DE型氧化沟

14、帕斯韦尔氧化沟

15、生物转盘二级处理工艺

16 、生物转盘处理工艺

17、生物滤池污水处理系统

18、生物吸附法

医药化工高浓有机废水无害化预处理技术探讨

城邦学堂
66购买
19、污泥高温干馏裂解工艺流程

20、污泥堆肥工艺

21、混合堆肥工艺流程

水泵工作原理图解
22、自吸型屏蔽泵

23、高温分离型屏蔽泵

24、柱塞泵结构图

25、旋涡泵

26、一级往复泵

27、蒸汽喷射泵

28、轴流管道泵

29、轴内循环泵

30、轴外循环泵

31、往复泵

32、往复泵

33、特殊结构往复泵

34、水环式真空泵


35、三级往复泵

36、双动往复泵

37、全夹套轴外循环泵

38、气液增压泵

39、气动隔膜泵

40、旁路调节泵

41、泥浆分离型泵

42、泥浆泵

43、内齿轮泵

44、螺杆泵

45、罗茨真空泵

46、离心泵

47、基本分离型泵

48、活塞泵

49、混流泵

50、隔膜泵

51、高温分离型泵

52、多级离心泵

53、单柱塞式液压泵

54、齿轮泵

55、标准逆向循环泵

56、摆线转子泵

57、气气增压泵

58、计量泵

59、叶片泵工作原理

设备及构筑物工作流程图解
60、比阻测定

61、UASB构造图

62、带式干燥器

63、回转圆筒干燥器干燥流程

64、臭氧消毒流程

65、砂滤清水池

66、导流快速沉淀池

67、导流曝气生物滤池构筑物

68、电渗析装置

69、单级萃取流程

70、电渗析装置

71、压滤机

72、转鼓真空过滤机

73、转鼓真空过滤机工艺

74、反应区与三相分离设计参数

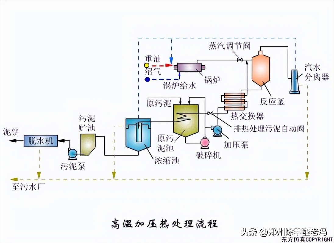
75、高温加压热处理流程

76、高温加压热处理流程

77、高温加压热处理流程

78、过滤原理

79、快速渗透

80、渐减曝气法

81、阶段曝气法

82、延时曝气法

83、厌氧接触法

84、接触氧化池

85、氧化渠的典型布置

86、完全混合法基本流程

87、厌氧塘

88、矩形气浮池

89、圆形气浮池

90、气流动力流化床

91、连续式重力浓缩池

92、立式多段焚烧炉

93、流化床焚烧炉

94、逆流回转焚烧炉

95、污泥最终处置与利用

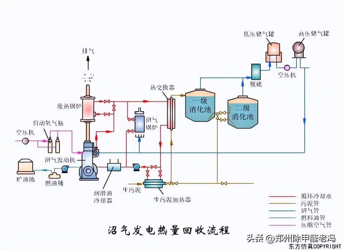
96、沼气发电热量回收

97、沼气搅拌消化池

98、逆流加料蒸发流程

99、顺流加药蒸发流程

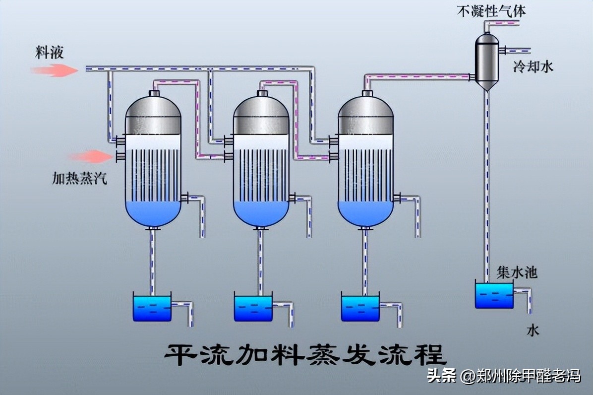
100、平流加料蒸发流程

101、射流式水力冲击式空气扩散装置

102、水下空气扩散装置

103、水力循环搅拌

104、机械搅拌设备-桨板

105、液氯消毒工艺

106、湿式燃烧工艺

阀门原理图解
107 、膜式气缸活塞式执行器

108、气动阀门*位器定**

109、气动薄膜调节阀

110、膜头侧装的增力型调节阀

111、球阀

112、三通阀

113、蝶阀


114、隔膜阀

115、截止阀

116、孔板阀

117、球阀

118、液动换向阀

119、手动换向阀

120、三位五通换向阀

121、三位四通换向阀

122、二位四通换向阀

123、二位二通换向阀

124、溢流阀

125、减压阀

126、顺序阀

127、节流阀

128、调速阀

129、机械手伸缩伺服机构

引自:环境监测实战