随着我们经济的发展和生活水平的提高,汽车已经是我们生活中的必需品。同时,人们在选购汽车的时候考虑的因素也逐渐增加,其中售后服务更是越来越被人们所重视。
无论是新车销售还是售后保养、维修,汽车厂家或者经销商都会有自己的电话回访部门,专门打电话给客户了解服务满意度情况。

汽车满意度
汽车满意度回访工作操作重复性高,话术简单,可完全由智能电话机器人代替传统回访人员来完成满意度回访工作。
今天,我们就来分享一下智能电话机器人在汽车回访的真实外呼情况。
汽车满意度回访效果
任务一:此次汽车回访任务外呼103个用户,呼叫成功55人,占比53.40%;其中打分10分然后结束的用户有18人,占比32.73%;打分非10分然后结束的用户有10个,占比18.18%;评分用户合计占比50.91%。

电话机器人后台
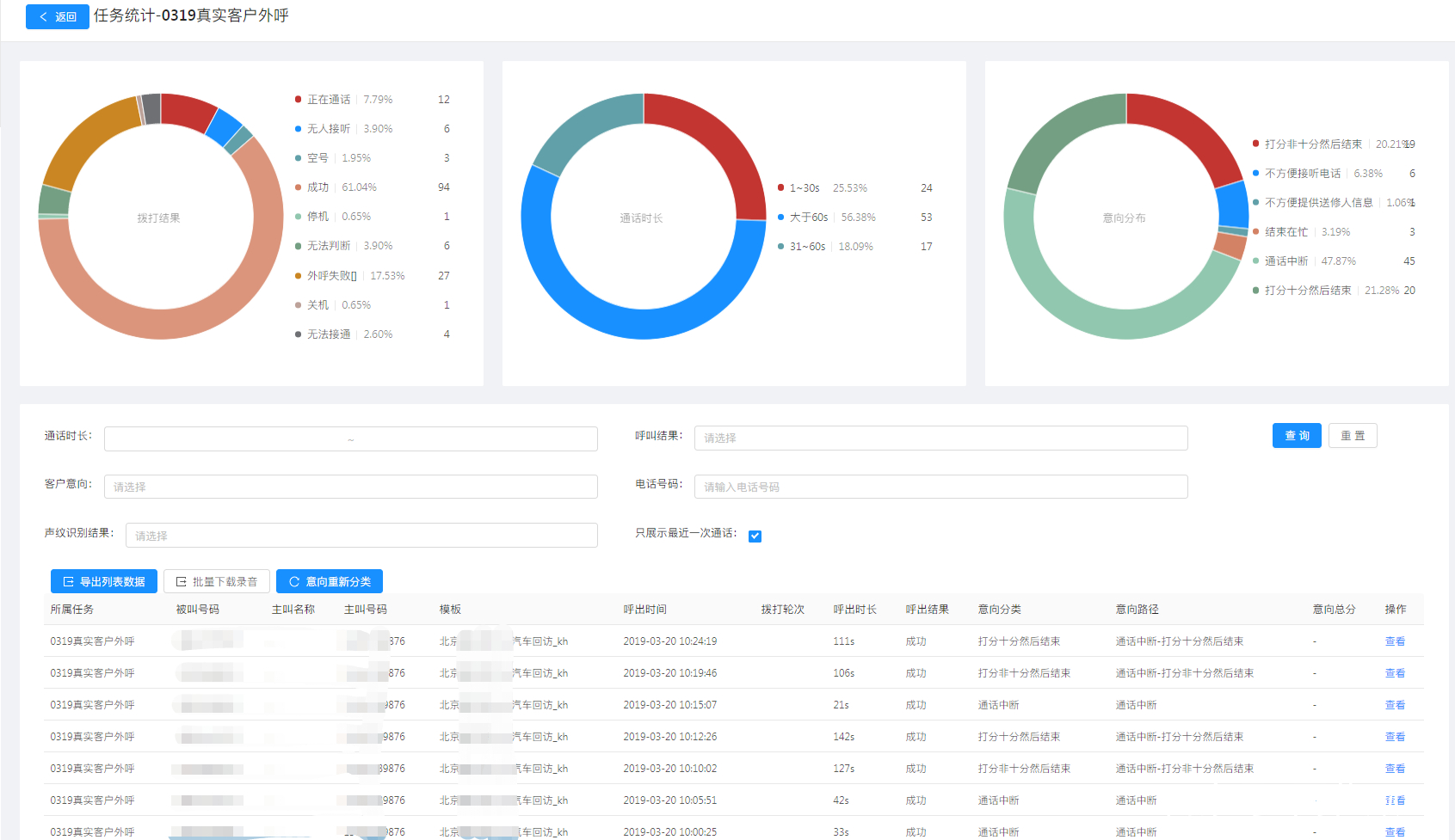
任务二:此次汽车回访任务外呼154个用户,呼叫成功94人,占比61.04%;其中打分10分然后结束的用户有20人,占比21.28%;打分非10分然后结束的用户有19个,占比20.21%;评分用户合计占比41.49%。

电话机器人效果
此次汽车回访总共回访用户5330人,其中接通3147人,接通率为59.05%;成功打分用户1502人,回访成功率占比47.73%
汽车回访部门的负责人表示,之前我们人工打这些电话,需要5个电话业务员拨打一周时间,接通率大概在75%左右,回访成功率大概在60%左右。
现在使用智能电话机器人之后,5个人的任务量只需要1台机器人就可以完成了;虽然接通率和成功率不如人工拨打情况,但是整体效率提升了好几倍,而且成本方面也是有着很大的差距。
打分用户详情
从两个任务中,我们随机选取了一些有打分用户的聊天记录,从聊天记录中也可以用户对此次回访事项的满意程度。

用户详情

聊天记录
科技的发展能够让我们的工作更高效,同时,也会替代掉很多重复并简单的操作,相对简单的电话回访工作就是其中一个。以后,我们接到的满意度回访电话可能就是智能电话机器人打来的。