我们今天介绍一下我使用的性能评测软件。一般测试软件有5个痛点,性能狗(perdog)这个软件都解决了。
第1, 他可以在手机端实时显示而不遮挡内容。
第2, 不需要插线连接电脑,数据更真实。
第3, 苹果安卓都能用,包括手机平板甚至电视盒子。
第4, 可以记录高帧率的屏幕,上限150Hz。
第5, 免费,而且开源。
本文包含*载下**安装教程和使用教程。
步骤一,*载下**
点击链接打开官方*载下**链接
https://perfdog.qq.com/invite/visitor/U8emZBGq2abhOoH5VZBteGGGXZyrPX7BnDkC
这是免费注册的地址,我也生成了一个二维码供大家扫码打开。


注册完之后就可以进入官网了。

这里要注意,IE浏览器会出现兼容性问题,出现无法操作的情况,选择谷歌浏览器即可。我们拖动到底部,选择电脑的模式,Windows或者苹果系统。这个软件必须先用电脑操作,只有手机是不可以的。

点击*载下**图标,就会弹出*载下**,是一个压缩文件,需要解压缩。


解压缩之后得到软件,不需要安装,所以直接在你想保留的路径下安装即可。这里用Windows演示,苹果电脑是类似的。
我们用安卓来演示,把predog.apk拷贝到手机里安装。然后打开电脑的perdog*ex.e**,登录你注册的账户。就会弹出主页面。


准备工作就完成了,接下来我们拿出手机,打开开发者选项。不同手机打开的方式不一样,一般是在设置-关于手机,连续点击版本号。

开启之后在设置里搜索开发者选项。一般在更多设置或辅助功能里面。打开调试后面的USB调试,USB安装等选项。

然后手机和电脑连接,选择数据连接。确认USB调试。

到了这一步,我们再点击选择移动设备的窗口,就可以看到手机的型号了。第一个是有线连接,第二个是无线连接,选择一个就可以。选择无线之后,要保证电脑和手机在一个WiFi之下。不是一个WiFi不能使用,数据不稳定。左下角是手机的硬件信息和设置。

成功之后我们把线拔下了就可以了。选择要记录的软件,还要再从手机确认一次USB调试。然后手机打开软件即可。我们这里用王者荣耀做个演示。

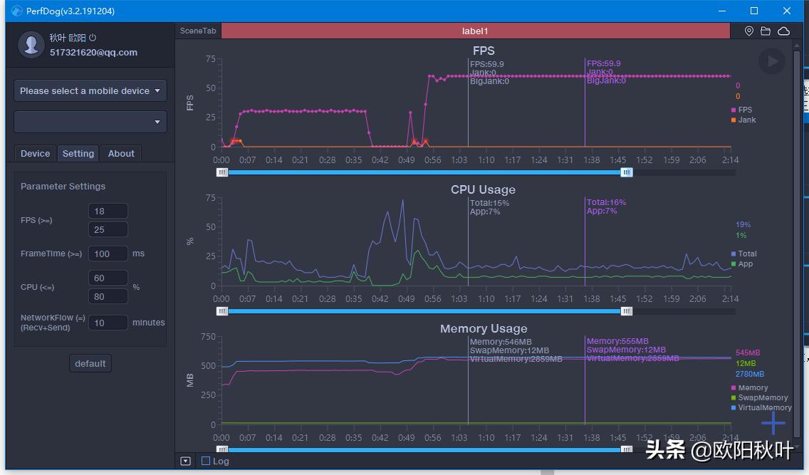
手机画面是这样的,左上角显示帧数,CPU和内存使用率,以及网络速度和CPU温度。

电脑会实时记录帧数数据,玩一段时间之后我们就得到了一个帧数图。图形下面的滚轮可以选择显示范围。


鼠标点在任何一个时间点上,会显示这个时间下的数据。包括帧数FPS,Jank(1s内卡顿次数)和big jank(平均每10分钟严重卡顿次数)。这里要说一下卡顿的计算方法。帧率FPS高并不能反映流畅或不卡顿。比如:FPS为50帧,前200ms渲染一帧,后800ms渲染49帧,虽然帧率50,但依然觉得非常卡顿。同时帧率FPS低,并不代表卡顿,比如无卡顿时均匀FPS为15帧。所以,平均帧率FPS与卡顿无任何直接关系。
PerfDog计算方法:同时满足两条件,则认为是一次卡顿Jank.
1、 当前帧耗时>前三帧平均耗时2倍。
2、 当前帧耗时>两帧电影帧耗时(1000ms/24*2=84ms)。
同时满足两条件,则认为是一次严重卡顿BigJank.
1、 当前帧耗时>前三帧平均耗时2倍。 2、 当前帧耗时>三帧电影帧耗时(1000ms/24*3=125ms)。
鼠标再放到任意位置还会显示一个时间点,做两点对照使用。一般是性能极限对比发热极限。
然后鼠标按住起点时间,拖动到终点时间,可以任意选取一段时间看数据汇总。

包括平均帧数avg(fps),帧数方差也就是波动率var(FPS),越小越好。Drop(FPS)降帧次数,平均每小时相邻两个FPS点下降大于8帧的次数。大于等于18和25帧的概率。这个数字是设置里面可以改的。低于25帧就是视觉卡顿,低于18帧是严重卡顿。高刷新率屏幕也可以设置成60和25。

CPU使用率里面,有Total整机/App进程,就是可惜没有cpu每个核心的频率。手机上是有的。基本的使用方法就是这些。还有云同步功能,可以看到不同手机,不同软件下的帧数。还可以选择某一个固定的软件,看不同手机的帧数表现,非常方便对比。


