24张阀门工作动态图,结构和工作原理一目了然,欢迎学习!
滚动膜式气缸活塞式执行器

气动阀门*位器定**

气动薄膜调节阀

膜头侧装的增力型调节阀

球阀

三通阀

蝶阀


隔膜阀

截止阀

孔板阀

球阀

液动换向阀

手动换向阀

三位五通换向阀

三位四通换向阀

二位四通换向阀

二位二通换向阀

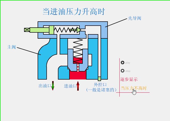
溢流阀

减压阀

顺序阀

节流阀

调速阀

机械手伸缩伺服机构

—THE END—
24张阀门工作动态图,结构和工作原理一目了然,欢迎学习!
滚动膜式气缸活塞式执行器

气动阀门*位器定**

气动薄膜调节阀

膜头侧装的增力型调节阀

球阀

三通阀

蝶阀


隔膜阀

截止阀

孔板阀

球阀

液动换向阀

手动换向阀

三位五通换向阀

三位四通换向阀

二位四通换向阀

二位二通换向阀

溢流阀

减压阀

顺序阀

节流阀

调速阀

机械手伸缩伺服机构

—THE END—