深秋转冬季,往往是雾气高发季节。
有的人安心开车,也有的认为乐除雾只能挨冻。
今天泰哥早上一起床,就看到窗外浓浓的雾气,打开天气软件一看果然是大温差天。这几天气温逐渐走低,不少车主早晚出门都开启了暖空调。空调温暖了身体却也给行车带来了一些不便。

没错,车窗起雾了!
虽然说开前风挡除雾有效,但时间长了有感觉冷,要是调了热风除雾那基本上就不用开车了。

对于这样的问题许多车主老爷们相比和泰哥有一样的烦恼,那该如何除雾呢?
今天就来聊一聊这个车窗起雾该怎么解决!
玻璃上的雾气是怎么来的?
满足三要素:温度、湿度、表面特性
先来科普一下玻璃起雾的原理。
车窗起雾的原因,通常都认为是“内热外冷温差大,湿度高”使水蒸汽液化,但这么说不完全正确。因为关键点在于当天的跟饱和汽压是多少。就比如你在浴室里洗澡,就是非常容易起雾,越到冬天越容易起雾。

当外界温度较高,水蒸汽饱和汽压大,玻璃温度低,在玻璃附近水汽的饱和汽压降低,当温差足够大,饱和汽压足够低是,水就液化了。越靠近玻璃水的饱和气压越低,水越容易液化。
当空气中的水汽湿度超过70%以上的时候,就会集聚在玻璃较热的一面凝结,而玻璃表面本身从微观上来说就是一个个凹凸不平的一个表面,较大的水汽分子特别容易凝结在玻璃的表面形成白茫茫的一片水雾,这才是玻璃起雾的正确答案!

所以根据原理,我们就知道三个引起雾气凝结的三个要素:
大气湿度、表面温差、表面粗糙度
前面说了一些玻璃起雾的原理,那我们只需要按着起雾的三个要素去有针对性的破坏就可以了:降低湿度、降低内外温差、降低水的张力。
首先我们来说说降低湿度
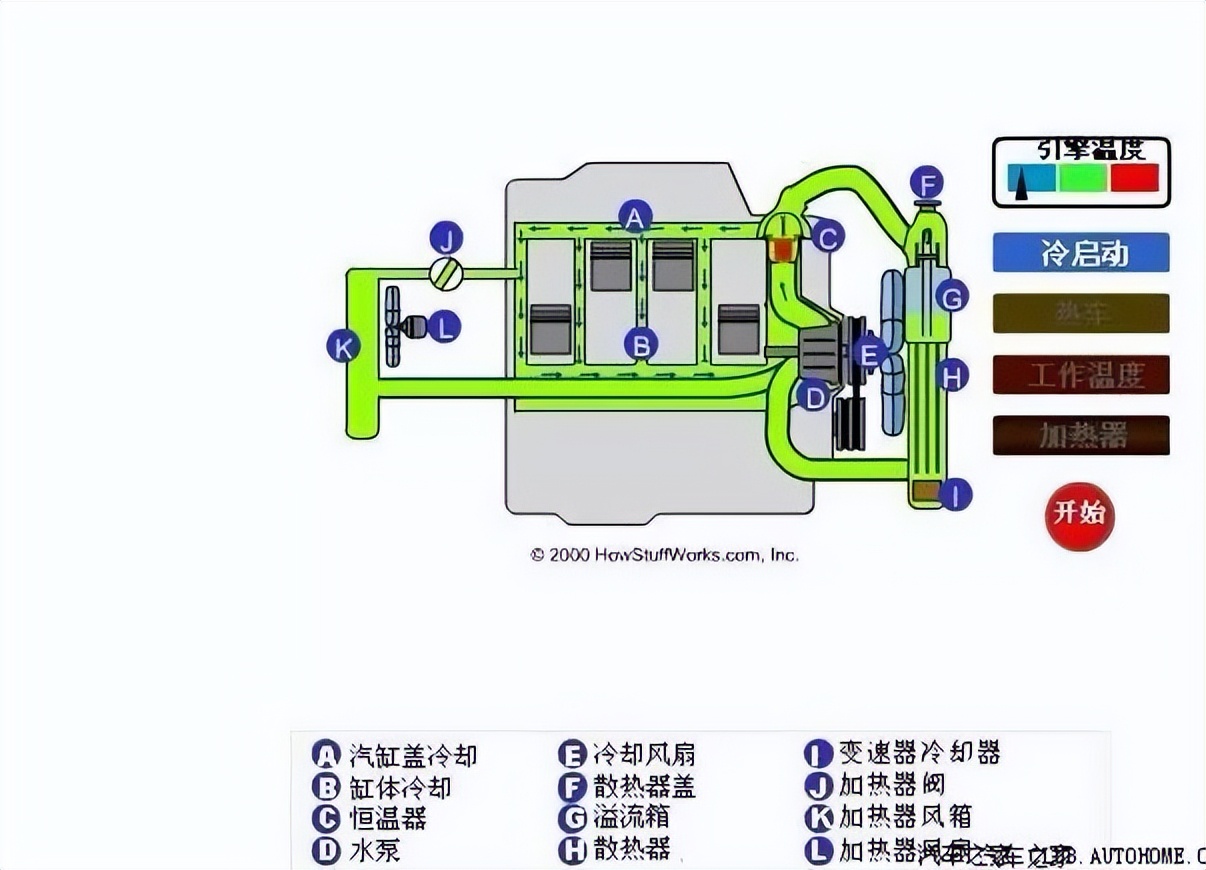
其实车内作为一个相对比较密闭的环境,车内玻璃湿度控制一直是非常棘手的一个问题。其实使用空调系统调节湿度是最为简单的做法,天冷天热的逻辑几乎都是一样的。
气温较低的时候,可以用发动机冷却水作为热源。将90℃的冷却水引入车舱内的热交换器,利用鼓风机强制对车舱内空气吹过热交换让玻璃表面水汽升温,升高饱和汽压。
而气温正常的情况下,车内起雾可以通过开窗平衡室内外湿度差,利用车辆行驶时的负压效应抽出车内多余湿气。
这样一来自带的热风就可以降低车内湿度达到无法起雾的地步。

第二个就是降低内外温差了
水汽形成的第二个要素就是较大的温度差,由于水汽凝结的特性喜欢在较热的一侧表面凝结,所以也很简单。老爷们只需将较热一侧的物体表面加热即可,这个效应就像你拿着打火机去点玻璃一样。周边一圈先起雾,当被加热物体的表面温度上升后自然水汽也被蒸发掉了。
最后我们来聊聊破坏水的张力
对于纯液体来说,水的表面张力在常见液体中是最大的。20度下,水的表面张力为72.75mN/m,而烷烃的表面张力较小,如正辛烷在20度下表面张力为21.80mN/m.

表面活性剂是两亲分子,表面活性剂溶于水后,由于亲油部分希望脱离水,故在表面富集(称为表面吸附),亲水基插在水中,亲油基竖在水面。等于将水的表面变成了亲油基紧密排列的表面,这种表面相当于烷烃的表面,表面张力降低,水就无法集聚也就出现了所谓的疏水性。(也就是老爷们所熟知的荷叶效应)
解决玻璃起雾
重点是需要破坏水表面张力
前面泰哥已经把起雾的三个要素统统讲了一遍,看懂的老爷们就可以发现,前面说的控制湿度和降低内外温差这两个要素,实际操作起来还是比较麻烦的。
关键在现在这样一个早晚温差大,湿度却很高的季节几乎无解。
那是不是意味着这个季节玻璃起雾也无法解决呢?其实最后一个要素可以轻易解决的:就是让破坏水的张力!

在日常生活中,各位车主老爷们几乎每天都可以用到很多可以破坏张力的溶剂了。日化里的各种清洁液:洗洁精、肥皂、牙膏
这些最常见的一种表面活性剂就可以非常有效的解决水滴凝结效果。
想必我们小时候都做过一个叫“硬币滴水”的试验,正常的自来水可以在1元硬币上滴上好几滴都不会溢出来,而换用了肥皂水却没几滴就溢出来了,这就是降低的水的表面张力形成的一种疏水层,但清洁剂也是会自然消耗的,所以一般可以保证3天左右的防雾效果。

没做过的请回家自己试试~
看到这有些老爷们要说了,才保证3天怎么可以,效果更持久的东西有么?
有啊,一颗蓝色糖丸就可以........
不好意思台词拿错了~
如果常见的洗涤剂不能满足老爷们的话,那就需要花钱去买专用的化学制剂了。
那就是玻璃除雾喷雾&玻璃镀膜剂
这种除雾剂呢同样也是通过破坏水的表面张力来达到防雾效果的。
泰哥也特地查了一下成分,一般价格不超过20块钱的雨敌除雾剂那种主要成分由酒精、软水和表面活性剂组成的,基本上可以理解为加了酒精的肥皂水,真的使用上寿命基本上和我们自己用洗洁精或者肥皂抹在玻璃上差不多。

而另一种玻璃镀膜剂(也就是油性的除雾剂)就是我们汽车美容中的玻璃镀膜,利用长链烷基硅烷偶联剂、硅酸烷基酯、醇、无机酸催化剂增加玻璃的光洁度,让水汽无法吸附。(要注意一点,如果你的玻璃贴了膜,建议慎重使用,保不齐镀层就被破坏了。)

这种效果还是相对比较好的,喷在车内玻璃上的话效果可以维持大半年,而喷在外侧的话也能保持半年左右,但如果遇到雨季的话那效果最多可以坚持一个月。