
一、变压器
变压器,符号为“T”,它是一种静止电器,通过线圈间的电磁感应,将一种电压等级的交流电转换成同频率的另一种电压等级的交流电。将两组或两组以上的线圈绕制在同一个线圈骨架上或绕在同一铁芯上制成的。通常,与电源相连的线圈称为初级绕组,其余的线圈称为次级绕组。

工作原理:1、只要磁通有变化量。2、一、二次绕组的匝数不同,就能达到改变电压的目的。

变压器的部件组成:铁心采用高磁导率的铁磁材料0.35~0.5mm厚的硅钢片叠成。为了提高磁路的导磁性能,减小铁心中的磁滞、涡流损耗。变压器用的硅钢片其含硅量比较高。硅钢片的两面均涂以绝缘漆,这样可使叠装在一起的硅钢片相互之间绝缘。铁心是变压器的主磁路,电力变压器的铁心主要采用心式结构 。绕组采用铜或铝导线包绕绝缘纸以后绕制而成。变压器的主要部件是铁心和套在铁心上的两个绕组。两个绕组只有磁耦合的联系。在一次绕组中加上交变电压,产生一、二次绕组的交变磁通,在两绕组中分别产生感应电动势。当原边绕组接到交流电源时,原边绕组中便有交流电流流过,并在铁心中产生与外加电压频率相同的磁通,这个交变磁通同时交链着原边绕组和副边绕组。原、副绕组的感应分别表示为:

变比k:表示原、副绕组的匝数比,也等于原边一相绕组的感应电势与副边一相绕组的感应电势之比。改变变压器的变比,就能改变输出电压。但应注意, 变压器不能改变电的频率。
变压器的分类:
按用途分类:升压变压器、降压变压器。
按相数分类:单相变压器和三相变压器。
按线圈数分类:双绕组变压器、三绕组变压器和自耦变压器。
按铁心结构分类:心式变压器和壳式变压器。
按冷却方式分类:油浸式变压器和干式变压器等。
按容量大小分类:小型变压器、中型变压器、大型变压器和特大型变压器。


单相变压器的结构特点
单相变压器是初级绕组为单相绕组的变压器。单相变压器的初级绕组和次级绕组均缠绕在铁芯上,初级绕组为交流电压输入端,次级绕组为交流电压输出端。次级绕组的输出电压与线圈的匝数成正比。

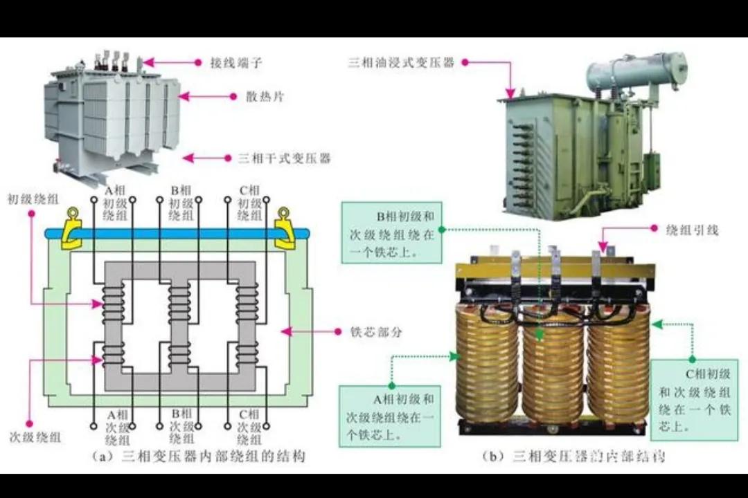
三相变压器的结构特点
三相变压器是由3个相同容量的单相变压器组合而成的。初级绕组(高压线圈)为三相,次级绕组(低压线圈)也为三相。

三相变压器和单相变压器的内部结构基本相同,均由铁芯(器身)和绕组两部分组成。绕组是变压器的电路,铁芯是变压器的磁路,二者构成变压器的核心,即电磁部分。三相电力传输变压器的内部有六组绕组。
二、负荷断路开关
负荷开关按照使用电压可分为高压负荷开关和低压负荷开关。负荷开关主要用于开断和关合负荷电流,也可以将负荷开关与高压熔断器配合使用,代替断路器。

负荷开关与断路器性能基本相同,但它不能开断短路电流。负荷开关一般用于不需要经常开断的地方。负荷开关属于是一种特别简单的灭弧装置开关,可以把额定的负荷电流切断,但是它不可以切断短路电流。

三、交流接触器和中间继电器
交流接触器的工作原理是利用电磁力与弹簧弹力相配合,实现触头的接通和分断的。交流接触器有两种工作状态: 失电状态(释放状态) 和得电状态(动作状态)。当吸引线圈通电后,使静铁芯产生电磁吸力,衔铁被吸合,与衔铁相连的连杆带动触头动作,使常闭触头断接触器处于得电状态;当吸引线圈断电时,电磁吸力消失,衔铁在复开,使常开触头闭合,位弹簧作用下释放,所有触头随之复位,接触器处于失电状态。


两相电实际功率:1KW/220V=4.5A
三相电实际功率:1KW/380V/1.732/功率因素=2A(功率因素0.75-0.9)
I为额定电流即设备长期连续工作的允许电流
Ith为约定发热电流,即极限能承受的最大电流。控制线圈电压电压(24、36、110、220、380可选)。交流接触器型号很多,线圈功率范围也很大。接触器的功率一般在10W左右。最大和最小功率5W-50W之间。
中间继电器
中间继电器:中间继电器通常用来传递信号和同时控制多个电路,也可用来直接控制小容量电动机或其他电气执行元件。中间继电器的结构和工作原理与交流接触器基本相同,与交流接触器的主要区别是触点数目多些,且触点容量小。在选用中间继电器时,主要考虑电压等级和触点数目。

一般继电器上基本上都有13,14脚接电源,一般13接+24V,14接负极,可以反接,只是指示灯不亮,1,5,9;是一组,一常开一常闭,4,8,12是一组一常开一常闭,如果是十四脚的是三组。直流24V继电器的线圈的接法分正负极。应用于自动化的控制电路中,用小电流去控制大电流运作的一种“自动开关”。在电路中起着自动调节、安全保护、转换电路等作用。一般单个继电器的线圈电流30~40mA,单个功率=U*I=24*0.035A=1W
基本单个1W左右不会相差很大,但是也要看继电器大小。3A 250VAC :继电器的交流负载是3A 250VAC,3A 30VDC:继电器的直流负载是3A 30VDC这只是负载,不是线圈的工作电压。
四、断路器
微型断路器,简称MCB。断路器按其使用范围分为高压断路器与低压断路器,一般将3kV以上的称为高压电器。断路器可用来分配电能,不频繁地启动异步电动机,对电源线路及电动机实行保护,当它们发生严重的过载或者短路及欠压等故障时能自动切断电路,其功能相当于熔断器式开关与过欠热继电器等的组合。而且在分断故障电流后一般不需要变更零部件。
断路器的作用:
1、过载保护
断路器过载保护功能的实现是利用双金属随着温度升高而定向按规律弯曲的原理,小型断路器闭合后在正常工作状态下内部的双金属片因其上通过一定的电流而发热两片金属的热膨胀系数不同而导致弯曲 。正常电流(1.13In)弯曲角度不大,因此推力不足以使脱扣机构脱扣,当线路出现一般性过载时,当达过载电流(1.45In) ,双金属片弯曲角度较大而触动脱扣机构中的杠杆,推力足以推动脱扣机构,从而使小型断路器脱扣起到了超负载保护的作用。流过小型断路器的电流大小不同,双金属片产生的弯曲程度也不同。在线路的一般性过载时,由于过载电流不太大,断路器脱扣时间一般较长。 在现行GB10963.1-2005标准的时间一电流特性中规定了过电流脱扣电流是额定电流的1.45倍脱扣时间应是在1个小时内。
2、短路保护
断路器的短路保护功能是由瞬时脱扣器来实现的。根据F=IN(吸力与电流与匝数之积成正比),由于瞬时脱扣器线圈匝数少(一般只有10匝以下),虽然瞬时脱扣器串接在电路中。电路正常工作时,由于匝数少,正常工作电流产生的吸力不足以克服弹簧的反作用力,因此线路能正常工作。当线路发生短路或严重过载时,很高的电流流过感应线圈而产生一强大磁场,由于产生的电流与正常工作的电流相比相差几倍以至几十倍或更大。线圈匝数没变,但电流增加几倍以至几十倍,因此吸力也增加了几倍以至几十倍,推动杠杆使断路器快速脱扣,由于电流很大,断路器的脱扣时间一般在0.1s内。而且只要反力弹簧选择合理,都能符合B型、C型、D型瞬时脱扣器的整定要求。还有一个重要部件就是灭弧栅,在断路器闭合的瞬间,两触头间会产生较大的电弧。灭弧栅的作用就是通过增大散热面积和电弧释放空间使电弧以快速度消失,减少电弧产生的不良影响。
3、欠压保护
电压降低到临界电压时,保护电器的动作称为欠电压保护,其任务主要是防止设备因过载而烧毁 。以线路上的用电设备为例,如果电能跟不上,电压就会降低的很厉害,根据P=U*I公式可知,U变小,I会变大,U越小线路上电流I会越大。比如U开始时候为U1,此时I=I1=P/U1,如果这个时候电能跟不上了,因为用电设备需要消耗的功率P是一定的,假设U下降到0.5U1,那么此时电流:
I=P/U=P/(0.5U1)=2*(P/U1)=2I1
也就是说,如果电压下降为原来一半,那么电流就会变成之前的两倍。这种情况下问题就来了,根据焦耳定律:Q=I2*R*T线路上器件阻值R是一定的,如果之前线路发热量Q1=I12*R*T,电压U变化为0.5U1后,电流I为2I1,此时线路发热Q2= I2*R*T =(2I1)2*R*T =4* I12*R*T =4Q1,也就是说,如果电压下降一半,那么线路单位时间的发热量会变成之前的4倍。由此可知,线路上器件的单位时间发热量的变化和线路电压的变化的平方成反比,因此电压下降的越厉害,线路上器件发热量就越大,线路上器件热积累如果超过了热扩散的速度,器件温度会越来越高,可能会导致起火等事故。因此,线路有必要设置一个临界电压,在线路电压下降到这个临界电压的时候,通过继电保护设备或者类似功能的器件,将这条线路切断,从而保障整个回路上的器件设备不会烧坏,这个就叫欠压保护。断路器的“失压脱扣保护” 断路器本身具备失压脱扣装置,失压脱扣器的线圈经按钮和联动接点接于相间电压,当网络电压降低到某一规定值时,失压脱扣器的电磁铁的吸力变小,因此杠杆转动作用于脱扣机构,使 断路器断开。
塑壳断路器:

塑壳断路器能够在电流超过跳脱设定后自动切断电流。塑壳指的是用塑料绝缘体来作为装置的外壳,用来隔离导体之间以及接地金属部分。塑壳断路器通常含有热磁跳脱单元,而大型号的塑壳断路器会配备固态跳脱传感器。其脱扣单元分为:热磁脱扣与电子脱扣器。常用的额定电流共有以下几种16、25、30、40、50、63、80、100、125、160、200、225、250、315、350、400、500、630A。塑壳断路器,英文简称为MCCB,这种断路器的主要作用为低压配电系统和电动机保护回路中的过载、短路提供保护功能。由于其可靠性和稳定性,使之成为工业上应用十分广泛的产品。塑壳断路器额定电流等级最高2000A的都有。而微型断路器最大额定电流等级在125A以内。由于两者在容量上的差距,在具体工作中,塑壳断路器的有效面积也大于微型断路器,同时接入的导线也比较粗,可以达到35平方以上,而微型断路器只适合接10平方以下的导线。In=250A整定值,也是空气开关脱扣器的额定电流。在正常运行时,负载电流只要在这个额定电流内,开关就不会跳开。Ui=800V,代表额定绝缘电压为800V。额定绝缘电压是说物体或材料在正常状态下能够正常使用的电压,不致于使材料击穿的安全电压。如果超过了就不安全了。但不一定就击穿,也可能就击穿,也可能不击穿。因为材料都不是非常均匀的,在好的地方可能击不穿,在不好的地方可能就击穿了。
Uimp=8kV,代表额定耐受冲击电压为8kV,表示设备能保证安全而不被损坏的短时最高电压。
f=50Hz ,代表额定频率为50Hz。
+40℃ 代表以上的参数是在此温度工作时的技术参数。
微型断路器:(也称空气开关,属于断路器的一种)

1P断路器:

1P断路器只能接一根线,一般是火线,那么零线只能从零线端子排引出。这样会导致1P断路器由于只接上了火线,因此只能够对火线进行检测,一旦零线上发生过载或短路,断路器则无法提供保护。1P断路器常用于只需要断开一根火线的场合比如用1P断路器来控制照明回路的火线。
1P+N断路器:

1P+N断路器它可以接通和断开火线、不能断开零线。有些型号可以同时断开火线和零线,但只有火线具有过载及短路保护,零线没有过载和短路保护。从断路器上面的符号可以看出,1P+N断路器1-2端子之间画了一个“×”和“-”,而N端子之间仅有一个“-”,这说明N端子仅具有隔离(断开)功能,没有过载及短路保护。如果把火线和零线在1P+N断路器上接反,断路器不会跳闸。因为此时火线在N进线端只有分断能力。
参数:
C10的意思是这个空气开关的断路器的额定电流是10A。C表示空气开关的脱扣曲线,C表示照明保护用。10表示额定电流10A。电流在超过断路器额定电流1.25倍时,会跳闸。比如,断路器预定值为16A,而电路中的实际电流为17A,此时,断路器就会自动跳闸。实际应用的时候,普通负载,常见的阻性负载配空开的时候,按照空开额定电流的0.8倍取值,40A空开最多通过32A电流。
额定电压230V~:额定电压为230V交流电。一般断路器的额定电压都会稍高于环境电压,国内的220V电压,一般都是用这种230V~的断路器。额定工作电压AC400V的断路器接220V,电压只是说明这个空开最大承受的电压。至于保护点还是额定电流的。
分断能力:断路器的分断能力是指该断路器能安全切断故障电流的能力,不同于额定电流。Icu指在一定的试验参数(电压、短路电流、功率因数)条件下,经一定的试验程序,能够接通、分断的短路电流,经此通断后,不再继续承载其额定电流的分断能力。Ics是指在一定的试验参数(电压、短路电流和功率因数)条件下,经一定的试验程序,能够接通、分断的短路电流,经此通断后,还要继续承载其额定电流的分断能力。简单的说,一个断路器的线路上故障电流超过其极限分断能力,那么这个断路器就不能再使用了。而超过其运行分断能力,经复位后还可以继续使用。断路器的分断能力越大越好,但是分断能力越高,价格越贵。通常50KA就满足很多低压线路使用,特殊场合则可以考虑更大分断能力,如100KA的分断能力。分断能力有35KA、50KA、60KA、80KA等多种规格,国内的小型断路器其极限短路能力一般在4-6KA之间。假如ICU=50KA,那么当电路中发生50KA故障电流时,断路器可以安全的切断电路,而不会发生触头粘接、爆炸等状况,但发生极限短路分断的断路器不可以再使用。而假如IUS=50KA,当发生50KA故障电流时,断路器可以安全切断电路,在故障排除时可以再合闸使用,当然最好也是更换断路器。
2P断路器:

2P断路器常用于需要同时断开两根线的场合
比如单相220V插座、单相380V焊机等。对于家庭插座而言,只有零火线不接反,1P+N断路器和2P断路器它们并没什么区别。对于工业单相380V用电设备而言,必须采用2P断路器。1P与2P最大的区别在于,1P断路器只能控制火线,而2P断路器可以控制零线和火线。即断路器断开时,2P断路器的零线和火线都断开了,但是1P断路器的零线依然没有断开。带漏电的1P断路器和不带漏电的2P断路器很容易在外形上混淆,二者接法也几乎相同,带漏电的1P断路器也有4个接线柱,1P断路器在断开时,尽管在断路器上接零线,却不能把零线断开。
3P断路器:

3P断路器用于三根火线的接线,也就是380V的接线,一般用于380V的电器。零线能不能断开取决于零线有没有保护线功能。如果零线具有保护线,那就不允许断开,三相线路只能采用3P断路器,单相线路只能采用1P+N断路器。如果零线不具有保护线功能,那么三相线路就允许采用4p断路器,单相线路允许采用2p断路器。
4P断路器

断路器(4P)分为A、B、C、D四种:
A:N极不安装过电流脱扣器,且N极始终接通,不与其它三极一起合分。
B:N极不安装过电流脱扣器,且N极与其他三极一起合分。
C:N极安装过电流脱扣器,且N极与其他三极一起合分。
D:N极安装过电流脱扣器,且N极始终接通,不与其它三极一起合分。
4P用于三火一零的接线,通常是用于带零线的380V电器,当然也能做总开关。4P的断路器用于零(N)线允许断开的场合,也就是零线不用做安全保护的场合,如住宅(商住)、小区TN-C系统中入户后的总开关以及后面的分开关、TT系统中的总开关等。用4P断路器主要是(维修时)拉开开关后保证零线不引入危险电压,以防止出现意外。
选型要点
1P、2P是用于单相的,3P、4P则用于三相的。当用于保护接零时,只能使用1P、3P。而当用于保护接地时,最好用2P、4P的。而1P+N只在相线上装设保护器,当工作时同时断开相线。理论上讲,断开火线,电路中没有电压了,也就不会工作,人接触了电线也就不会触电。但是有许多故障都会导致零线带电,此时只断开火线,电路中依旧带电——所以1P断路器和3P断路器的安全性就要稍微差一点了。六种开关中,只有2P和4P断路器可以同时对零线和火线提供保护(过载和短路保护),其余的均只能对火线提供保护。从理论上讲,火线上过载,零线上必然也过载。但一旦发生故障,比如零线和其它回路的火线形成了新的回路,就会导致零线过载而火线没事——此时断路器就无法提供保护。地线永远不需要接在断路器上,所有即使有三相五线电和单相三线电,也不需要在单相电路中使用3P或在三相电路中使用5P断路器。
小型断路器C型和D型的区别:C型主要用于配电控制和照明保护,D型主要用于电动机保护。将电器的功率除以电压等于电流安数。C32表示额定电流为32A,在选择断路器的型号时应选择比电缆电流小的断路器,比如BV2.5平方的线缆承受电流为26A,应选择25A的断路器。
