#建筑# #设计# #学习# #暖通设计# #暖通干货#
一、空调负荷的概算指标
夏季空调冷负荷综合指标

各类房间空调负荷分类指标指标


舒适空调室内设计参数

视频加载中...
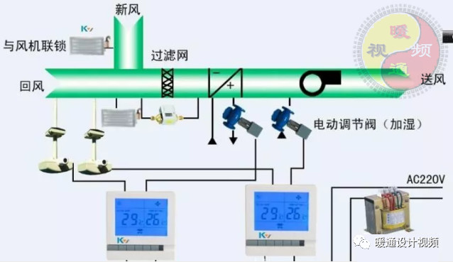
二、空调房间送风状态及送风量的确定
1、送风温差的确定
空调系统夏季送风温差,应根据风口类型、安装高度和气流射程长度以及是否贴附等因素确定。
舒适性空调 送风高度H≦5米时,送风温差≦10℃
H>5米时,送风温差≦15℃
按风口形式建议的送风温差

2、送风状态及送风量的确定
选定送风温差后,即可按照以下步骤确定送风状态和送风量
(1)在h-d图上确定室内空气状态点N以及对应的焓值hN;
(2)根据房间的余热Q和余湿D画热湿比过程线(过N点);
(3)根据送风温差,求出送风温度,过它的等温线与热湿比线的交点即为送风状态点0;
(4)确定送风量
计算公式为:G(单位Kg/h)=-Q/(hN - h0)
送风量V(单位m3/h) = Q/1.2 (1.2 m3/kg为空气密度)
3、 洁净室空调送风量的确定

4、新风量的确定
民用建筑每人每小时所需的新风量

因为每人每小时所需的新风量,直接关系到空调设备的节能,因此应根据实际情况慎重选择其数值。
旅馆客房等设有专用卫生间,新风量应稍大于排风量,或排风量取为新风量的90%,以维持室内正压。一般情况下,新风量约为送风量的10~15% 。
新风负荷Q(W)=空气密度(1.2 kg / m3) * 新风量(m3/h)* 室外新风与室内设计回风状态点的焓差(KJ/kg)

三、空调水系统设计
中央空调水系统,一般包括冷(热)水系统、冷却水系统和冷凝水排放系统。
水系统设计,包括管路系统形式选择、分区布置方案、管材、管件选择、管径确定、阻力计算与平衡、水量调节控制、管道保温、水泵和冷却塔等设备的选择,以及安装要求等。
1、空调冷(热)水系统的设计步骤
(1)选择冷(热)水系统的形式
1)空调水系统的形式
A、*管双**制和四管制系统
对任一空调末端装置,只设一根供水管和一根回水管,夏季供冷水、冬季供热水,这样的冷(热)水系统,称为*管双**制系统;
对任一空调末端装置,设有两根供水管和两根回水管,其中一组供回水管用于冷水系统,另外一组用于热水系统,这样的冷(热)水系统,称为四管制系统;
B、闭式和开式系统
闭式系统的水循环管路中无开口处,而开式系统的末端水管是与大气相通的。开式系统使用的水泵,除要克服管路阻力损失外,还需具有把水提升到某一高度的压头,因此,要求有较大扬程,相应的能耗也较大。闭式系统管路系统不与大气相通,水泵所需扬程仅需克服管路阻力损失,不需涉及将水位提高所需的位置压头,因此,所需扬程较开式小,相应的能耗也小,并且管路和设备受空气腐蚀的可能性也小。
C、异程式和同程式系统
风机盘管设在各空调房间内,按照起并联于供水干管和回水干管间的各机组的循环管路总长是否相等,可分为异程式和同程式系统。
异程式管路系统配置简单,省管材,但各并联环路管长不等,因而阻力不等,流量分配难以均衡,增加了初次调整的难度。同程式各并联环路管长相等,阻力大致相等,流量分配也较均衡,可减少初次调整的难度,但初投资较高。
D、定水量和变水量系统
定水量系统中的系统水量是不变的。它通过改变末端装置的供水量来调节空调房间的负荷变化。各空调末端装置或各分区水量,采用手设在空调房内感温器控制的电动三通阀进行调节。
变水量系统则保持空调水系统供、回水的温度不变,通过改变水系统的水流量来适应空调负荷的变化,这种系统各空调末端装置的水流量收设在室内的感温器控制的电动二通阀进行调节,目前采用变水量调节方式的较多。
因为变水量系统负荷处于变化状态,建议在中央机房内的供回水管之间设置旁通管,并设置压差电动调节阀。
此外,无论是定水量还是变水量系统,空调末端设置除设自动控制的电动阀外,为了维修方便,前后两边必须设置截止阀,或增加旁通装置。
E、单式水泵系统和复式水泵系统
以中央机房的供回水集管为界,冷热源侧和负荷侧共用水泵的,
叫单式水泵系统;冷热源侧和负荷侧分别设置水泵的,叫复式水泵系统,也叫二次泵系统。
2)空调水系统形式的选择与分区
A、一般建筑物的舒适性中央空调,其冷(热)水系统宜采用单式水泵、变水量调节、*管双**制系统,并尽可能为同程式或分区同程式。
B、舒适性要求很高的建筑物可采用四管制系统。
C、高层建筑,特别是超高层建筑,在每层供水半径不大时,常采用竖向总管同程式,水平异程管式。
D、如果全系统只设置一台空调主机时,宜采用定水量系统;设置多台主机时,则考虑采用变水量系统。
E、大型建筑中一般情况宜采用单式水泵系统,但若各分区负荷变化规律不一,或各分区供水环路阻力相差大,或使用功能及运行时间不一,或供水作用半径相差悬殊等情况,均宜采用复式水泵系统
(2)冷(热)水系统水管管径的确定
空调水系统的管材有镀锌钢管和无缝钢管。当管径DN≤100mm时,可采用镀锌钢管,其规格用公称直径DN表示;当管径DN>100mm时,可采用无缝钢管,其规格用外径*壁厚表示。常用钢管规格如下表(直径、壁厚单位mm,质量单位kg/m):
常用钢管规格表

管径计算公式一
dn=1.13 * 对应管段水流量(立方米/秒)除以水流速(米/秒)的商的平方根
管径计算公式二
dn=0.48 * 对应管段冷量(冷吨)的平方根
参考表格如下:
管内水的最大允许水流速

冷冻水管速算表

(3) 供、回水集管的设计
供水集管又称为分水器(分水缸),回水集管又称为集水器(回水缸),
它们都是一段水平安装的大管径钢管。各台冷水机组(或热水器)生产的冷(热)水送入分水器,再经分水器,向各子系统或各区分别供水;各子系统或各区的空调回水,先回流到集水器,然后再由水泵送入各冷水机组(或热水器)。分水器和集水器上的各管路均应设置调节阀和压力表,底部应设排污管和排污阀(一般选用DN40)。
分水器和集水器的管径,按其中水的流速为0.5~0.8m/s的范围内确定。分、集水器的管长由所需连接的管接头个数、管径及间距确定。两相邻接头中心线间距宜为两管外径+120mm;两边管接头中心距管端面宜为外径+60mm。
(4) 水头损失计算
流体在管道内运行阻力损失包括两部分,即沿程阻力损失和局部阻力损失。
管路的水头损失(mH2O)=各管段沿程阻力损失之和(mH2O)
+各管段局部阻力损失之和(mH2O)
1)沿程阻力计算方法
A、近似估算
P(mH2O)= 0.025*(L/d)*V2/2g
L:管路长度,m;
d:管道直径,m;
V:管道内水流速,m/s.
B、按水力坡降计算
P(mH2O)= I * L mH2O
I:水力坡度,即单位管长的水力损失mH2O /m;
L:管路长度,m。
对旧钢管和铸铁管的水力坡度:
当V≥1.2m/s时,I=0.00107*V2/d1.3 mH2O /m
当V<1.2m/s时,I=0.000912*V2/d1.3 *(1+0.867/V)0.3 mH2O /m
d:管道计算内径,m;
V:管道内水流速,m/s.
2)局部阻力计算方法
A、常用计算公式
P(mH2O)= 局部阻力系数(可查表)* V2/2g
V:管道内水流速,m/s.
B、按水力坡降计算
P(mH2O)= I * L mH2O
I:水力坡度,即单位管长的水力损失mH2O /m;
L:局部阻力当量长度,m。
各种局部阻力损失折合当量长度表

(5)冷(热)水泵的配置与选择
每台空调主机至少应该配置一台水泵,一般要考虑备用泵,以备维修之用。一般空调水系统的水泵与机组连接方式是采用压入式(对机组而言),只有在水泵的吸入段有足够的压头才能防止水汽化。水泵通常选用比转数N在30~150的离心式清水泵。
1)水泵流量的确定
水泵的流量计算式如下:
V = β1 * V1 m3/s
式中:β1 ------流量储备系数,当水泵单台工作时,β1 =1.1,当两台并联工作时,β1 =1.2;
V1 ------ 冷水机组额定流量,m3/s
2)水泵扬程的确定
水泵的扬程计算式如下:
H = β2* Hmax mH2O
式中:β2 ------ 扬程储备系数,一般β2 =1.1;
Hmax ------ 水泵所承担的供回水管网最不利环路的水压降,mH2O 。
最不利环路的总水压降Hmax可按下式计算:
Hmax = P1 + P2 + P3 mH2O
式中:P1 ------ 冷水机组蒸发器的水压降,mH2O,可从产品样本中查知。(参考换算 1KPa = 0.1 mH2O)
P2 ------ 环路中并联的各台空调末端装置中最大的水压降,mH2O,可从产品样本中查知。
P3 ------ 环路中各种管件的水压降与沿程压降之和,mH2O,可从产品样本中查知。
在估算时,可大致取每100米管长的沿程损失为5 mH2O。
这样,最不利环路的总长(一般为供回水管长度之
和为L,则最不利环路的水压降可按下式估算:
Hmax = P1 + P2 + 0.05(1+K)*L mH2O
式中: P1 、P2 同上
K为最不利环路中局部阻力当量长度总和与该环路管道总长的比值。当最不利环路较短时,取K=0.2~0.3;当最不利环路较长时,取K=0.4~0.6
(6)膨胀水箱的配置与选择
闭式水系统,为容纳水系统内水的热胀冷缩的变化和补充系统的渗漏水,应该设置膨胀水箱。膨胀水箱一般设置在高出水系统最高点的2~3米处,且一般连接在水泵的吸入侧。膨胀水管应该具备通气管、溢流管、信号管、排污管、膨胀管、补水管、循环管总共7个管口。
空调水系统的膨胀水量V可按下式计算:
V = (1/ρ1 - 1/ρ2 ) * V’ L
式中:ρ1 ------ 系统运行前水的密度,kg/l;
ρ2 ------ 系统运行后水的密度,kg/l;
V’------ 系统中水总容量,l;V’= VF * F
F ------ 为建筑总面积,m2;
VF ------ 水容量概算值,L/ m2
参考用表:
水的密度

2、 冷却水系统的设计步骤
(1)冷却水泵和冷却塔的设置
每台冷却塔至少应该配置一台水泵,一般要考虑备用泵,以备维修之用。一般空调冷却水系统的水泵与机组连接方式是采用压入式(对机组而言),只有在水泵的吸入段有足够的压头才能防止水汽化。
冷却塔多为开放式并配风机,使空气与冷却水强制对流,以提高空气的降温效果。塔内装有高密度的亲水性填充材料,常用的冷却塔有逆流型和直交流型两种。冷却水塔应设置补水管(带浮球阀),溢水管和排污管。
(2) 冷却水系统管径的确定
一台冷水机组配置一台冷却塔和一台冷却水泵时,冷却水管路的管径可按冷却塔的进、出水口接管管径确定;
一台冷却塔供几台冷水机组时,各台冷水机组的冷却水进、出水管管径与该冷水机组冷凝器冷却水接管管径相同。冷却塔的进、出水管管径与冷却塔的进、出水口接管管径相同。
或参考以下列表选择冷却水管管径:

3) 冷却水泵的选择
1)冷却水泵流量的确定
冷却水泵的流量应为冷水机组冷却水量的1.1倍。
2)冷却水泵扬程的确定
冷却水泵的扬程可按下式进行计算:
H = 1.1 * (P1 + Z+ P3)
式中:P1 ------ 冷水机组冷凝器水压降,mH2O,可以从产品样品中查出;
Z ------ 冷却塔开式段高度Z(或冷却水提升的净高度),mH2O;
P2 ------ 管道沿程损失及管件局部损失之和,mH2O 。作估算时,管路中管件局部损失可取5 mH2O;沿程损失可取每100米管长约为6 mH2O。若冷却水系统供、回水管长为L(m),则冷却水泵扬程的估算值为:
H = P1+ Z + 5 + L * 0.06 mH2O 式中符号含义同上。
(4) 冷却塔的选择
1)首先根据冷却塔的安装位置的高度、周围环境对噪声的要求等,确定冷却塔的结构形式。
2)冷却塔的冷却水量,是根据制冷机所需的冷却水量,并根据室外空气的湿球温度进行修正来确定的。
3)当设计条件与冷却塔制造厂提供的产品性能表条件不同时,应根据产品样本给出的冷却塔的热工性能曲线或资料进行修正。
4)型号规格确定后,复核所选冷却塔的结构尺寸是否适合现场的安装条件,并根据冷却塔的运行重量,核算冷却塔的运行重量,核算冷却塔安装位置的楼板或屋面结构的承受能力,以确保安全。
3、冷凝水管路系统的设计步骤
各种空调设备(一般为末端设备)在运行过程中,其表冷器的表面温度,通常低于空气的*点露**温度,因而其表面会结露,产生的冷凝水,必须设置管路及时排走。
(1)冷凝水管设计及布置要求
1)冷凝水管宜采用聚氯乙烯塑料管或镀锌钢管,不宜采用焊接钢管。采用聚氯乙烯塑料管时,一般可以不加防二次结露的保温层;采用镀锌钢管时,需加保温。
2)当空调器附近有下水管或地沟时,空调器设水管将冷凝水就近排放至下水管中或地沟内。
3)空调器无法就近排放时,则需用冷凝水管将空调器的冷凝水管集中排至下水管或地沟。
4)风机盘管凝结水盘的泄水支管坡度,不宜小于0.01,其他水平支干管,沿水平方向,应保持不小于0.008的坡度,且不允许有积水部位。
(2)冷凝水管管径的确定
直接和空调器接水盘连接的冷凝水支管的管径,应与接水盘接管管径一致,可以从产品样本中查得。
需设冷凝水管时,水管的管径,应根据通过冷凝水的流量计算确定。
一般情况下,每1KW的冷负荷每小时产生约0.4~0.8公斤左右的冷凝水。通常可依据与该段连接的空调器的总冷量Q(KW),按下表选定:


四、空调风系统设计
经过处理的空气要通过空气管道输送到空调房间,并通过一定形式的送风口将空气合理分配,以达到空间内工作区的温、湿度或其他控制参数满足使用要求。因此,无论集中式系统的送、回风和排风设计,还是新风系统的送、回风及排风设计,都应该使各环路的风道系统阻力基本平衡,并使空调房间的气流组织合理,温度湿度分布均匀稳定。
空气的输送与分配设计,包括风口、消声器、调节阀及各类风管附件等的选择与设计。
1、 空调风管系统的设计步骤
1)绘制系统轴侧图,标注各段长度和风量。
2)选定最不利环路(一般是指最长或局部构件最多的分支管路)。
3)选定流速,确定断面尺寸。
各种管道内空气的推荐流速和最大允许流速见下表:


4)计算各管段的长度摩擦阻力和局部阻力。阻力计算从最不利
环路末端开始。对各支管的流动总阻力计算,工程上也常用下式简略的估算法进行计算:
P = Rm * l * (1 + k ) Pa
式中Rm ------ 风管的单位长度摩擦阻力,Pa/m;
l ------ 风管的总长度,m;
k ------ 局部阻力损失与摩擦阻力损失的比值。局部构件少时,取 k = 1.0~2.0;局部构件多时,取 k = 3.0~5.0;
在低速风道系统中,各管段的空气流速在正常的设计范围内,则Rm可取值为 0.8~1.5Pa/m(平均1 Pa/m)
5)风机的选择与校核
考虑到风机的漏风、风机出力自然衰减和计算误差等因素,应对算得的风量和风压加上一定的安全量,即风量放大1.1倍,风压放大1.15倍。
2、空调系统的消声、减振及防火阀
一般空调系统不作精确的噪声设计,通常是在空调机组、变风量空调器、新风机组等出口处设置消声静压箱,消声弯头,或中、低频的消声器,以此来满足室内的噪声要求。
特殊的空调系统,如播音室、音乐厅、电视台演播大厅等,通常要作精确的噪声计算,同时设置多个阻性和抗性消声器。一般来说,通过消声弯头的风速不宜大于8米/秒,微穿孔板消声器中的风速应小于15米/秒,通过其他类型消声器的风速不宜大于10米/秒。
空调系统的空调装置运转时,会产生机械震动和噪声,为此必须设置减震措施。在设备底部增加减震垫或减震弹簧,以及在设备进出水口或进出风口设置软接管。
由于空调风道直接连接于房间与房间之间,所以传播烟气及扩散火灾的危险性很大。《高层民用建筑设计防火规范》(GB500-45-95)规定:通风空气调节系统的送风、回风总管,在穿越机房和重要的或火灾危险性大的房间的隔墙、防火墙楼板处以及垂直风管与每层水平风管交接处的水平支管上,均应设置防火阀。
