前言:
近来,很多小伙伴在后台向我咨询关于电子围栏的信息,今天我整理了一些关于电子围栏的安装的资料,仅供大家参考和学习。
正文:
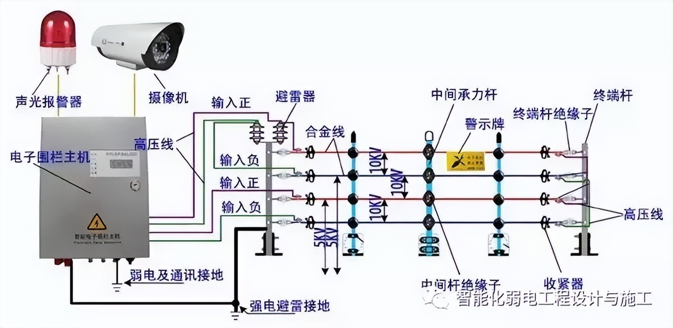
考察电子围栏装设地点的设置:要求电子围栏与地下、空中等方位的电线、管道无冲突;围栏附近的范围内无杂物;围栏装置装设地点附近是否存在强干扰源(如发射台等高频设备),若有,则在施工图中标明信号线必须采用屏蔽双绞线。下图为电子围栏安装示意图:

一、确定周界围栏安装角度:(与墙顶面的夹角)
根据现场的情况及甲方要求确定周界围栏角度(0°、22.5°、45°、67.5°、90°、112.5°、135°、157.5°、180°)和倾斜方向(内倾式、外倾式、垂直式或水平式安装)。
根据周界环境:居民区、学校附近建议为内倾或垂直安装,空旷地带建议为外倾,围墙高于2.5米时可以采用水平安装;根据保护对象:防止外界入侵时建议为外倾式安装,防止内部翻越时建议为内倾式。
二、组装承力杆及承力杆绝缘子:
1、将承力杆绝缘子用自攻型螺丝固定在承力杆上,注意方向一致。
2、如图:用螺丝将承立柱固定在万向底座上万向底座分为16个孔可根据孔位调整安装角度。(注意:围栏合金线方向与万向固定座两固定孔的连线相互垂直,安装倾角符合1项要求)。

三、组装终端杆及终端杆绝缘子
1、将终端杆绝缘子用终端绝缘子固定夹固定在终端杆上。注意方向一致。在拐弯或落差时要巧妙运用终端杆绝缘子及终端杆。
2、 用螺栓将终端杆固定在两个万向底座之间。

3、有围栏控制器的地方应在终端杆顶部加入一条或两条(相互垂直)避雷器固定件。

四、中间收紧器的使用说明
中间收紧器是一直挂在前端围栏上的,安装合金丝时,把合金丝从中间紧线器侧面的圆孔穿入,再对准并穿过其中间的中缝,最后通过另一侧面的圆孔穿出。

五、围栏终端杆的安装
1) 确定围栏撑杆的具体位置:在围墙顶部用冲击钻打孔,用M10×100(中间杆可用M8×80)强力膨胀螺栓将撑杆固定在合适的位置。
2) 每隔5米放置一根中间承力杆,或其它有必要的位置加装中间承力杆。
3) 每个拐角处以及防区的两端,不大于100米时或者其他拉力比较大而有必要的位置装置终端杆,分区处应从两个方向安装绝缘子。

终端杆组装安装示意图
六、避雷器的安装
避雷器应先通过自身的螺母固定在避雷器安装支架上面,避雷器通常安装在脉冲主机的上方,每一个防区安装一对避雷器。

七、围栏线安装:

1、原则:
1)一个防区为一个串联回路,自主机到电子围栏必须串联,不得并联。导线跨接处,必须使用耐高压导线连接,以免造成间隙不够大或短路等现象。
2) 接地的原则,接地点一般选择在电子围栏的末端,但是,当防区加入避雷器时,避雷器的接地点应在电子围栏的始端。
3) 强电及避雷器必须有良好接地,接地电阻<10Ω。
4) 强电与弱电接地必须分开并≥4m 。
2、安装要点:
1) 围栏线应采用分段安装的方式固定,同一条直线或同一防区建议分为一段。不在同一条直线上的网线分几次安装。
2) 展放合金线:采用放线架或适当方式放线,切莫任意放,以免出现打结和不平整现象。可以四根同时展放,但注意不要交叉。
3) 紧线:将合金线的一端用线线连接器(或自我缠绕)固定在一端终端杆绝缘子上,然后将4根合金线对应放入中间杆绝缘子或承力杆绝缘子的线槽内,最后穿入紧线器,用力将合金线拉紧并用线线连接器(或自我缠绕)固定在另一端的终端杆绝缘子上。然后调整紧线器使4条线同时绷紧并相互平行。平行的多条线应同时拉紧。

八、接地体制作:
每个主机下必须打入一个接地体,每隔100m设置一接地体,接地体标准:大于40×40×4×1500mm(有M10以上的接地螺栓或孔)标准镀锌接地角铁,垂直打入地下,接地体与避雷器支架、升压器接地端可靠连接,接地电阻<10Ω。不够时可加入降阻剂。强电接地与弱电接地必须相互隔离,并且必须有>4m的距离。

九、RS485信号控制线、围栏控制器电源线的铺设:
若有预埋管道则可直接利用,否则利用PVC管进行穿管敷设,敷设要求符合管道配线要求,管道中主要有:RS485信号控制线RVSP2×0.75mm?圆形双绞线、围栏控制器电源线RVV2×1.5 mm的护套线(从主机并接到每个围栏控制器上,距离超过600m需加大线径)。
十、警示牌的安装:
安装“电子围栏 禁止攀登”警告标识牌一块,可以用合金线固定在围栏线上。

十一、围栏控制器(主机)的安装:
1)将围栏控制器安装于围栏下方、围栏分区处(图纸中标定的位置),使围栏控制器与围栏间隔为40cm左右,用膨胀螺栓固定于墙上。
2)将围栏控制器与接地扁铁作良好的连接。围栏控制器接地(弱电接地,于通讯线屏蔽层相连),与高压围栏接地(强电接地)相互隔离,避免干扰。
3)将围栏控制器的高压引线通过PVC配线管与围栏相接,接头处应采用线线连接器(或自我缠绕)可靠连接。
4) RS485总线、报警输出线、及电源线与高压线分开,使用单独的配线管。
5)将高压避雷器可靠连接于周界围栏起始端与地线之间(注意防水方向)。

十二、主机与键盘间为RS485通讯:
主机与键盘间用RVSP2*1.0线揽连接既可。

福利:
现在马上私信我,即可获取弱电行业最全参考资料,只要少吃两顿快餐!
不论新手还是老司机,都一定有你想要的内容,拥有它就是快人一步!!
全套资料=弱电系统超4000份技术文档+83份各分系统场景PPT方案+16份visio系统图、图例大全+80份各系统图纸+工程各节点验收交付材料模板+弱电工程投标模块组+各项培训视频、考证视频、题库集(个人珍藏)+赠送1100余份PPT实用模板等等,总体合计80GB大小!!!!
