现在的轿车都已将ABS列为标准配备。ABS的作用简单来说,就是防止车辆轮胎在紧急刹车时被锁死,从而能避免在紧急刹车时方向失控及车轮侧滑。那么什么是ABS呢?它有什么作用呢?它的结构与原理又是怎样?今天老侯为大家解析:ABS防抱死制动系统。
什么是ABS制动防抱死系统?
制动防抱死系统(antilock brake system)简称ABS。作用就是在汽车制动时,自动控制制动器制动力的大小,使车轮不被抱死,处于边滚边滑(滑移率在20%左右)的状态,以保证车轮与地面的附着力在最大值。

功用:
① 充分发挥制动器的效能,缩短制动时间和距离。
② 可有效防止紧急制动时车辆侧滑和甩尾,具有良好的行驶稳定性。
③ 可在紧急制动时转向,具有良好的转向操纵性。
④ 可避免轮胎与地面的剧烈摩擦,减少轮胎的磨损。

ABS作用的原理
一辆汽车制动性能的好坏,主要从以下三方面进行评价:
1、制动效能,即制动距离与制动减速度;
2、制动效能的恒定性,即抗热或水衰退性能;
3、制动时汽车的方向稳定性,即制动时汽车不发生跑偏、侧滑以及失去转向能力的性能。
通常,汽车在制动过程中存在着两种阻力:一种阻力是制动器摩擦片与制动鼓或制动盘之间产生的摩擦阻力,这种阻力称为制动系统的阻力,由于它提供制动时的制动力,因此也称为制动系制动力;另一种阻力是轮胎与道路表面之间产生的摩擦阻力,也称为轮胎——道路附着力。如果制动系制动力小于轮胎—道路附着力,则汽车制动时会保持稳定状态,反之,如果制动系制动力大于轮胎——道路附着力,则汽车制动时会出现车轮抱死和滑移。

如果前轮抱死,汽车基本上沿直线向前行驶,汽车处于稳定状态,但汽车失去转向控制能力,这样驾驶员制动过程中躲避障碍物、行人以及在弯道上所应采取的必要的转向操纵控制等就无法实现。如果后轮抱死,汽车的制动稳定性变差,在很小的侧向干扰力下,汽车就会发生甩尾,甚至调头等危险现象。尤其是在某些恶劣路况下,诸如路面湿滑或有冰雪,车轮抱死将难以保证汽车的行车安全。另外,由于制动时车轮抱死,从而导致局部急剧摩擦,将会大大降低轮胎的使用寿命。
ABS通过控制作用于车轮制动分泵上的制动管路压力,使汽车在紧急刹车时车轮不会抱死,这样就能使汽车在紧急制动时仍能保持较好的方向稳定性。在没有装备ABS的汽车上,如果在雪地上刹车,汽车很容易失去方向稳定性;反之,如果汽车上装备有ABS,则ABS能自动向液压调节器发出控制指令,因而能更迅速、准确而有效地控制制动。

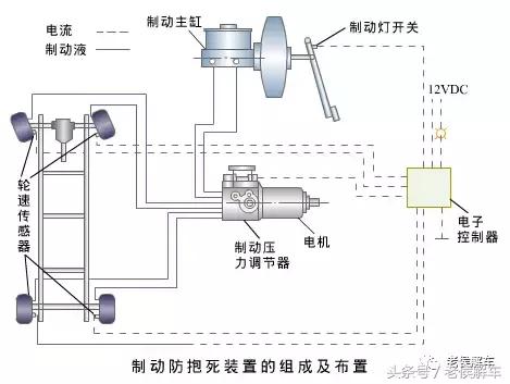
ABS系统组成
制动防抱死系统主要由轮速传感器、制动压力调节器和电子控制器(ECU)等组成。


1)车轮转速传感器(简称轮速传感器)
汽车防滑控制系统中都设置有电磁感应式轮速传感器。它一般安装在车轮上。
轮速传感器由永久磁铁、磁极、线圈和齿圈组成。齿圈在磁场中旋转时,齿圈齿顶和电极之间的间隙以一定的速度变化,使磁路中的磁阻发生变化,磁通量周期地增减,在线圈的两端产生正比于磁通量增减速度的感应电压,该交流电压信号输送给电子控制器。

2)电子控制器(ECU)
电子控制器(ECU)是防滑控制系统的控制中枢,其作用是接收来自轮速传感器的感应电压信号,计算出车轮速度,并与参考车速进行比较,得出滑动率S及加减速度,并将这些信号加以分析,对制动压力调节器发出控制指令。

3)制动压力调节器
制动压力调节器的功用是接收来自ECU的控制指令,控制制动压力的增、减,它是ABS的执行器。它一般分为循环式制动压力调节器和可变容积式制动压力调节器两种类型。

制动防抱死系统(ABS)的类型及布置形式
ABS有多种布置型式,最为常见的就是四传感器四通道四轮独立控制的ABS系统,也是轿车最常用的布置型式。

ABS系统工作原理
其基本工作原理是:
汽车制动时,首先由轮速传感器测出与制动车轮转速成正比的交流电压信号,并将该电压信号送入电子控制器(ECU)。由ECU中的运算单元计算出车轮速度、滑动率及车轮的加、减速度,然后再由ECU中的控制单元对这些信号加以分析比较后,向压力调节器发出制动压力控制指令。使压力调节器中的电磁阀等直接或间接地控制制动压力的增减,以调节制动力矩,使之与地面附着状况相适应,防止制动车轮被抱死。





制动过程中,ABS控制单元不断从车轮速度传感器获取车轮的速度信号,并加以处理,进而判断车轮是否即将被抱死。ABS刹车制动其特点是当车轮趋于抱死临界点时,制动分泵压力不随制动主泵压力增加而增高,压力在抱死临界点附近变化。
如判断车轮没有抱死,制动压力调节装置不参加工作,制动力将继续增大;如判断出某个车轮即将抱死,ECU向制动压力调节装置发出指令,关闭制动缸与制动轮缸的通道,使制动轮的压力不再增大;如判断出车轮出现抱死拖滑状态,即向制动压力调节装置发出指令,使制动轮缸的油压降低,减少制动力。
ABS系统的优缺点
优点:
1、改善汽车制动时的横向稳定性;
2、改善汽车制动时的方向操纵性;
3、改善制动效能;
4、减少轮胎的局部过度磨损;
5、使用方便,工作可靠。

缺点
1、在不平整道路上、在有沙砾或积雪道路上ABS的运行可能导致制动距离比没有安装ABS的车辆长一些。
2、ABS系统只有在车轮近似于抱死时才起作用。其工作时会产生一定的噪音,制动踏板也会产生脉动而反复拱脚。

ABS系统工作特性
1、ABS系统工作的前提是制动开关闭合,将信号送入ABS控制单元,否则不工作;

2、只有在车速超过一定数值时才会工作(一般是11公里/小时);

3、只有在车轮趋向抱死时才会工作;

4、ABS工作时制动踏板弹脚是正常现象,在制动的最后阶段,制动踏板会有少量下降或缓慢下降的现象。;

5、当点火开关打开时,ABS灯亮几秒钟(一般是4秒)后再熄灭是正常现象,此时可能也会听见细微的咔嗒声和一些马达的噪音。这些噪音是系统在作周期自检的表现,以确定防抱死制动系统正常地工作。

6、ABS系统只负责车轮的防抱死,前后车轮的制动力分配仍有制动比例阀完成;

7、当ABS系统出现故障时,仪表盘上的ABS故障灯会点亮,并在ABS控制单元内存储故障码,此时系统停止ABS的工作,但常规制动仍然起作用。

老侯点评:
汽车的ABS制动防抱死系统可以说是汽车上最重要的主动安全装置,同时它也是其它制动辅助装置和汽车防滑控制装置的基础,比如我们耳熟能详的ESP系统,就是在它的基础之上增加一些传感器扩展而来的。甚至还有一些车型的四驱系统也是在它的基础上扩展出来的功能。所以ABS系统对于一辆车来说是至关重要,它工作的好坏,直接关系到我们的行车安全