(一)简介
Paymo是一款项目管理、时间跟踪和发票软件,它可以帮助团队管理项目、跟踪工作时间、向客户开具发票并衡量盈利能力。它由Paymo公司创建,该公司于2006年成立于西班牙马德里,总部位于美国硅谷。目前,Paymo拥有超过100万用户,遍布全球190多个国家和地区。
Paymo公司: Paymo创建年份: 2006 年支持Web、移动端和桌面操作系统面向群体项目管理、工时管理、发票管理面向领域项目管理或外包管理中的工时管理、发票管理;产品特点创建项目、任务、设置截止日期、添加注释和标签;管理客户、项目、联络人、员工工时、发票管理;与其他项目管理应用程序的集成,管理工时和发票。
(二)产品功能和界面
Paymo面向全球市场,提供内置协作工具、工作流程、透明的时间跟踪和文件校对等服务。Paymo的目标是帮助企业和个人高效地管理项目,提高工作效率。你可以访问官网Web应用程序,或者用于iOS和Android设备移动应用程序。其功能覆盖:
时间追踪:准确记录和追踪工作时间,包括秒表计时、手动时间输入和自动时间跟踪。
发票生成:将时间记录转换为发票,并进行预览、发送和管理发票。支持在线支付和部分支付。
协作和沟通:通过任务评论和讨*功论**能与团队成员共享信息,建立对话并跟踪进度。
报告和分析:生成详细的时间报告、项目概览以及其他业务指标,以便评估项目表现和盈利能力。
集成和扩展性:与其他工具和应用程序进行集成,以便更好地管理项目和工作流程。
下面逐一进行介绍。
注册登录
用户可以到官网https://www.paymoapp.com/,注册登录体验产品,google和apple账号可以授权登录;注册用户均有15天试用期,不需要信用卡。但邮箱注册用户,需要验证后才能使用。

官网首页
Home
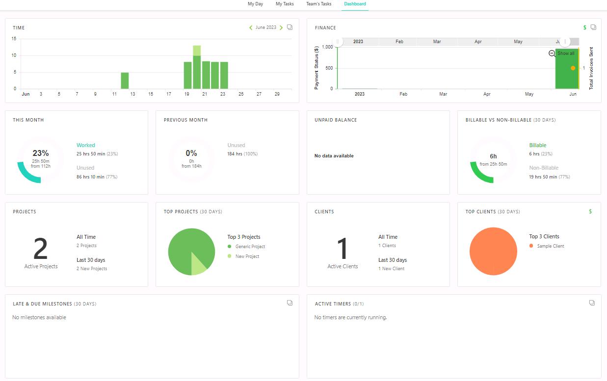
在Home页,用户在May Day等如下四个页面查询自己相关项目、任务等工时项;为便于查询,软件提供了多种数据筛选。在Dashboard页面,软件给出了用户相关的工时统计视图。d

Home Dashboard
Projects
Paymo不是一个项目管理软件,但考虑到合同结算关系的严谨性,这里的项目应是对齐真正项目名。上下文上,Paymo也周到的提供了Tasks、Milestone等来表述项目真实执行过程;而这些恰恰是该软件工时表存在的最重要的逻辑支撑。

Projects
当需要计算时,经理需要在项目这一页查询整个项目的Timesheets、成本数据、以及一些过程日志,尤其Finance页,作为收款的依据。
Tasks
任务项虽然包含子任务等的设置,但这里并不需要详细陈述项目相关描述和协同信息;Time Entries和Bookings很好的说明了,Paymo更关注的是准确填报工时,以便后期作为Finance的依据。

Tasks
Timesheets
用户可以在这里添加或者批量添加工时数据;界面设计很简单,如果前期配置好的化,这里填报效率非常高。

Timesheet
Accounting
这是Paymo最核心的功能,包含会计相关的五个功能点,部分如下。
- Invoice
经理级用户,根据前述Project中Fiance中产生费用数据,同客户协商并生成回款凭证。

发票
客户通过线上或线下的方式,将对应发票的款项结清后,经理通过增加该项回款,来锚定结算过程。

支付核算
扩展性
核心功能之外,Paymo提供Knowledge Base帮助用户快速掌握软件功能;同时也提供论坛,拉近用户,探讨项目相关的事项。另一方面,Paymo提供了外接插件;比如用于结算的Xero,支付数据传递,日历程序等。

扩展
(三)数据安全性
Paymo软件暂时不支持中文界面和语言选项,好在功能不算复杂,设计逻辑清晰。产品定价基于不同类型的用户,他们提供了灵活的计划和定价选项;如下供参考,最新信息请参考Paymo官方网站。

售价
Paymo是一款云产品,并不需要本地部署或开源;这降低了部署和维护的复杂性,用户无需处理硬件或软件配置,只需通过网络浏览器登录到Paymo平台即可使用各种功能。作为云产品,Paymo有相应的安全措施来保护用户的数据,包括加密通信、数据备份和灾难恢复计划;Paymo遵守适用的数据保护法律和标准,以确保用户数据的隐私和安全。
目前国内访问速度极慢,并且网络不是很稳定;建议国内用户通过VPN使用。
(四)小结
Paymo是一个功能强大且多功能的软件应用程序,它旨在帮助用户管理项目收支、追踪工作时间、向客户开具发票并追踪支付状态、衡量盈利能力等。对于希望从同一个平台管理项目、追踪工作时间、向客户开具发票和衡量盈利能力的人来说,Paymo是一个优秀的工具选项。但如果你需要的是项目管理软件,你可以看看这几个产品Asana、Trello、Basecamp、Todoist、wrike、Clickup、Monday.com、ProjectManager等商业软件。

经理必知工具