全文共2260字,预计学习时长7分钟

来源:Pexels
你知道手机比你更准确了解你现在所处的位置吗?你知道在你上网或者使用应用程序时,有成堆的公司会悄悄地追踪你的动态吗?
定位广告已是一个普遍现象,商家们争先恐后地让您的手机充满了根据您兴趣爱好和消费倾向投放的广告,这些与您相关的信息主要就是通过手机收集日常生活规律数据,并进行分析而得到的。
比如说NewRelic,仅仅帮助公司持续追踪用户的错误,然后快速地反馈给公司。但是其他的*踪器追**,比如脸书、苹果、微软、亚马逊、谷歌和其它许多公司受众网络,则会随心所欲地收集大量数据,不管是从你自己的设备上还是从你的网络中。他们收集这些信息并进行处理分析,以帮助他们的客户找到消费群为动力,通过精准广告投入赚钱。
那么,这里就存在一个问题。

来源:Pexels
为什么你的手机、平板、电视等设备可以“背叛”你,“跟踪”你,并把你的信息“分享”给第三方呢?
别怪这些设备,其实是你自己允许它们这么做的,当你接受冗长的隐私协议时,你也接受了隐藏在其下的数据共享条款。
收集这些数据的公司通常有一个合理的解释,例如苹果跟踪个人电话和电子邮件是为了防止欺诈,而很多人认为这样做侵犯隐私。
广告屏蔽一直是消费者信息保密的传统做法,但这只在网络浏览器上有效。现在,更多的公司会选择在手机程序上追踪用户。而删除自己的Facebook账户并不能阻止公司的追踪行为。因为社交网络会建立“影子档案”来收集网络中*在用潜**户的数据。
于是,为了保证我的隐私权,我决定采用强硬的手段:屏蔽我整个家庭网络上的广告和*踪器追**。

屏蔽网络级的广告和*踪器追**能保护任何连接到该网络的设备。亚马逊旗下的Wi-Fi路由器公司Eero为此提供了付费服务,AdGuard Home和Pi-hole等免费替代品也越来越受欢迎。这些工具大多数都是设计应用于树莓派(Raspberry Pi)上,一台足可负担的计算机,起价35美元,可以替代家中默认的DNS服务器。当你在手机上输入一个域名,比如“google. com”,它会在到达真正的目的地之前被路由到广告拦截器。
广告拦截器会对照社区提供的广告服务器列表进行检查,并阻止跟踪甚至在加载之前就匹配的统一资源定位符(URL)。
网络级广告拦截能帮助你控制设备在无形中触及到的幕后服务,这对于手机上的本地应用尤为重要,而基于浏览器的广告拦截器则无法达成这些服务。
它也延伸到像三星智能电视这样的设备上,在主屏幕上显示嵌入式广告。这些广告通常无法禁用,但是由于网络级的广告拦截,完全删除了它们,因为电视根本无法接触广告服务器。

来源:Pexels
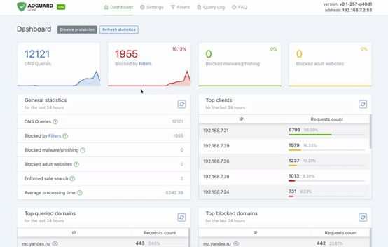
我使用AdGuard已经一年多了,结果十分令人震惊: Twitter和Instagram都一直在给我发送无关的垃圾食品广告,而不是通常的定向广告。很明显,他们没有好的数据可以利用。
更妙的是,我在家时加载的网站没有了横幅广告: 一块灰色的区域填补了它们应该在的位置。

网络级广告拦截器最大的缺点是设置它太麻烦了。
而一台树莓派上,AdGuard只需要使用命令行安装,然后就会显示具有统计和配置的用户友好网络界面。之后,一旦服务器启动运行,你就需要将路由器上的DNS服务器从你互联网公司配置的服务器升级到树莓派的IP地址,这样它就可以拦截广告请求,而不管你使用的是什么设备。
由于我在计算机科学上的背景,这些步骤不成问题。但是对那些不熟悉家庭网络的人来说,这些操作可能非常吓人。但还是有简单的替代方案的,比如Eero无线路由器内置的广告屏蔽,但它们通常需要支付每月额外的订阅费。
然而,一旦你开始运行这些拦截器,就可以确信*踪器追**不会在家庭网络里到处跟踪你。无论你在家里使用什么设备,广告都会自动从每个网站上删除,在他们应该加载的地方留下一个简单的空白,使页面不那么让人分心。
Adguard和Pi-hole都提供了被屏蔽最多的广告和*踪器追**的统计数据。

在我自己的网络上,进行最多骚扰的*踪器追**令我吃惊:Adguard报告说,它每周数十万次阻止我的Roku遥控器给公司服务器联系。很可能是试图发送有关我收视习惯的数据。另外,Netflix和Facebook的追踪行为也非常活跃。
当你不在家的时候,网络级的拦截器不会保护你的网络。因为只有你在上网状态时,拦截器才会工作。但是你可以使用类似的策略来阻断*踪器追**。
最好的选择是VPN服务。这些工具会把流量路由到一个特殊的网络上,以类似于网络级拦截器的方式屏蔽广告,但这要使用第三方服务。

某些VPN服务只会毫不遮掩地从你那里收集其他数据,但是Adguard和Weblock处理你手机上的数据,而不是云服务。然而,苹果公司对这些选项采取了严厉的措施,使得iOS系统上能做的选择变得很少。
保护隐私并不是一件容易的事,但是确实有一些工具,可以在默认情况下阻止控件被跟踪。现在需要让每个人都能接触到这些工具。
所以,不用绝望,我们一个人也可以采取行动阻止跟踪。


留言点赞关注
我们一起分享AI学习与发展的干货
如转载,请后台留言,遵守转载规范