
对市场运营岗和品牌策划岗来说,市场群体目前的潮流风向、对品牌的舆论感知、群体本身的地域性别等画像都非常重要。百度利用其搜索引擎大数据,为我们提供了一个可以免费获取以上信息的平台。
地址:参见文末图

使用者打开“百度指数”网站后,直接在搜索栏输入需要查看指数的关键词即可。

ONETer在此用关键词“ONET”举例,“百度指数”首先提供“搜索指数”,以网民在百度的搜索量为数据基础,以关键词为统计对象,科学分析并计算出各个关键词在百度网页搜索中搜索频次的加权和,可以手动选择时间端和搜索设备来源。

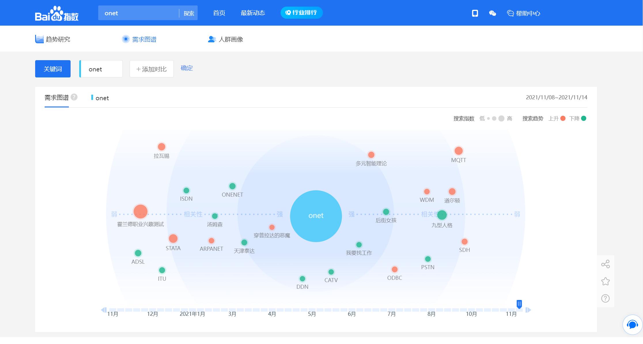
“百度指数”还展示需求图谱,综合计算关键词与相关词的相关程度。 相关词距圆心的距离表示相关词相关性强度; 相关词自身大小表示相关词自身搜索指数大小,红色代表搜索指数上升,绿色代表搜索指数下降。

“百度指数”会根据用户在搜索关键词的前后搜索记录形成Top10相关热词。搜索关键词的上一步搜索行为来源的相关词记录为“来源相关词”,搜索关键词的下一步搜索行为来源的相关词记录为“去向相关词”。

“百度指数”最后会展示关键词的人群属性,平台根据百度用户搜索数据,对关键词的人群属性进行聚类分析,给出人群画像,如地域分布帮助使用者特定地域用户偏好可进行针对性的运营和推广。

人群画像还包括年龄分布、性别比例、兴趣爱好等社会属性信息。
总之,市场运营岗和品牌策划岗的使用者可以研究关键词搜索趋势、洞察网民需求变化、监测媒体舆情趋势、定位数字消费者特征,还可以从行业的角度,分析市场特点。
