一、oa是什么意思
oa(Office Automation办公自动化)是一种将智能化科技应用于企业管理中的应用系统。它可以通过电脑网络、互联网等技术手段,将企业的各种业务流程、各种业务数据进行集成和处理,将各种业务流程和各种业务数据统一管理,使企业的管理变得更加高效、规范和自动化。
oa系统可以实现企业内部信息的共享和沟通,提高工作效率和管理水平。它可以将企业的公文、文件、邮件、通知、任务等信息进行自动化处理,有效地缩短了企业内部流程和信息传递的时间,提高了企业的效率和竞争力。
oa系统可以帮助企业实现各种业务流程的自动化处理,如 请假、报销、采购、审批、考勤 等,使员工可以更加专注于本职工作,从而提高了企业的生产效率和质量。此外,oa系统还可以帮助企业进行各种业务数据的统计和分析,为企业经营决策提供支持。
二、oa系统哪个好用
1.简道云
点击进入查看:http://s.fanruan.com/wc4l6
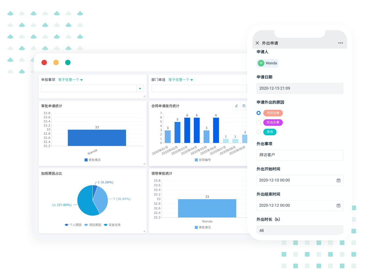
简道云oa系统 包含招聘管理、人员入离职管理、考勤管理、会议室预约、物资进销存管理等,一站式解决“人、物、事”等数字化难题。
(1)各项审批
随时随地发起审批流程
❌过去的审批:需要反复的沟通、来回跑腿,效率低,还容易出错;
✅现在的简道云审批:通过简道云搭建各类审批场景,包括:外出申请、加班申请、合同审批等,所有审批信息自动汇总形成报表。

(2)车辆管理
一键发起售后维修、退款任务
❌过去的车辆管理:车辆的使用情况缺少记录;
✅现在的简道云管理:在线发起订单的维修、退款流程,自动提醒责任人。

(3)费控管理
所有费用支出情况一目了然
❌过去的费控管理:费用申请麻烦,费用记录不清晰,信息不能及时透明;
✅现在的简道云费控管理:规范项目费用申请流程,费用支出情况实时展示在大屏报表中。

(4)物资管理
追踪物资采购、领用、归还情况
❌过去的物资管理:物资进出情况不能及时更新,每次查信息都要翻阅大量资料;
✅现在的简道云物资管理:物资进出情况全程追踪,规避物资去向不明、丢失等问题。

(5)日报周报
报告提交、信息透明如此简单
❌过去的日报周报管理:日报周报无法自动汇总,各组拖交报告的现象屡见不鲜;
✅现在的简道云日报周报管理:系统可以定期提醒员工撰写周报、日报,员工以模板形式录入报告,管理者自动接收报告信息。

2.网易蜂巢
官网:https://c.163.com/index.html
网易蜂巢是网易公司推出的一款企业云计算服务平台,包括云服务器、云数据库、云存储等,主要服务于企业迁移传统IT架构和云计算架构转型。它的主要特点包括高性能、低延迟、高安全性、多样化的计算和存储选择、个性化选择和易于使用等。在使用过程中,还配备专业团队,提供专业技术支持服务。
- 协作方式非常灵活,可以支持多人同时编辑、评论、审批、签批等操作,团队协作更加便捷;
- 提供数据安全、备份和恢复等多种保障措施,能够有效保障企业信息的安全性。
注意点 :侧重点主要是电子邮件管理,而不是工作流程管理和文档管理,可能无法满足某些专业用户的需求;

3.钉钉
官网:https://www.dingtalk.com/
钉钉是阿里巴巴集团推出的一款智能免费办公通讯平台,主要服务于企业组织内部员工的日常沟通与协作。它的主要功能包括:智能消息通知、文件共享、智能办公、视频会议、考勤管理、审批流程等,并且支持自定义应用程序接口和企业提供的服务器托管。
- 提供Gantt图、看板等多种项目管理工具,能够帮助团队更好地把握项目进度和完成情况;
- 文件分享功能便于跟踪任务完成情况并及时调整进度,可以让团队成员快速共享文件并进行在线协作;
- 可以实时交流和讨论。

4.金和协同
官网:https://oa.jutal.com/jc6/Jhsoft.Web.login/PassWordSlide.aspx
金和协同是一款功能强大、深受企业欢迎的传统oa系统。它提供了多种实用功能,包括工作流程管理、文档管理、协同办公、知识管理等,以满足企业日常运营所需。除此之外,这款软件还提供了数据报表、自定义搜索等实用功能,企业用户可以更好地掌握各项业务数据,优化管理流程,提高工作效率。
注意点 :
- 界面设计相对较为陈旧;
- 移动端应用相对较弱,难以满足现代企业的移动化办公需求;
- 使用门槛较高,需要一定的技术水平;

5.飞书
官网:https://activity.feishu.cn/
飞书是字节跳动公司推出的oa系统,包括聊天、日历、文档、邮箱、项目管理等多个工作场景,具有云端和本地部署两种方式,适用于规模大、分散的企业组织。飞书的主要特点包括智能办公、智能审批、人工智能助手、智能日程、强大的权限管理等。
- 完整的功能覆盖:飞书oa系统能够满足企业各种管理需求,包括人事管理、财务管理、领导决策、客户关系管理、供应链管理等多个方面,从而实现企业内部各部门协同管理。
- 智能化升级:采用智能化升级机制,用户可以自主选择是否升级,避免了频繁升级带来的不便和成本。

三、oa系统怎么选
选择适合自己企业的oa系统,需要考虑以下几点:
1.功能是否符合企业需求:oa系统集成了许多不同的子模块,需要根据企业自身的需求来选择相应的功能模块。
2.易于操作和学习:oa系统的操作难度不应过高,员工需要能够快速上手,否则会浪费时间和资源。
3.数据安全性:在企业日常工作中,需要进行一些涉及机密性数据的操作,OA系统需要有足够的保密措施。
4.软件稳定性和可靠性:应该具有良好的软件开发质量,确保系统的稳定运行,避免数据丢失或软件故障。
5.价格和服务:需要满足企业的使用预算,同时提供完善的技术支持和售后服务。
结合以上几点,企业可以进行系统需求分析和方案评估,进而选择适合的OA系统。
希望本文对您了解oa是什么意思以及oa系统哪个好用有所帮助~