HI各位看客姥爷们大家好
我们有没有这种想法,代码不会但是会找,自己想给自己打造一个网站,不想花钱好不好?
当然,一个站点的服务器需要很多因素来保证它完美地运行和稳定,访问量一大我们自己的电脑以及带宽都无法提供稳定的需求。
但是身为一个技术出身的人,就是不喜欢花钱买什么云服务器,就喜欢用现成的,比如你女朋友过生日,想让她扫描一个二维码就能看到网站,怎么做(我是在教泡妞哇)。
在虚拟机中制作一个服务器系统
电脑上安装一个VM虚拟机,用个服务器系统版本我这里用的是windows server 2012版本

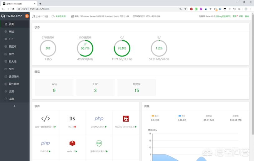
搭建宝塔服务器
去百度*载下**一个宝塔,使用PHP+NGINX模式,点击网站放入你想要的站点

搭建花生壳
光是内网能够访问怎么够,要就要在哪里都能看的效果,花生壳可以做相关映射进行内网穿透,免费版的也有1M的带宽,给你女朋友看管够。

把域名变成二维码
输入一串域名是难记的毕竟没花钱,用草料二维码去生成一个二维码,用支付宝扫描就能弹出页面,为啥不能用微信,懂的人都懂。
没错最后痛哭流涕

各位看客姥爷们,有什么错误以及可以分享的地方请在讨论区大胆留言,互相交流。