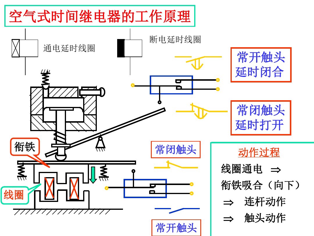
在电力作业人员的工作过程中,电机拖动电路是经常都会接触到的,时间继电器在很多的电力拖动的控制中应用很广泛,但是对于时间继电器,很多人都弄不清楚延时闭合和延时断开的功能,甚至触点都不能正确画出来,今天就重点来看看关于时间继电器在电路中的符号,原理和应用!
一,时间继电器的基本性能和符号!





二,常用的时间继电器分类举例!



在电力作业人员的工作过程中,电机拖动电路是经常都会接触到的,时间继电器在很多的电力拖动的控制中应用很广泛,但是对于时间继电器,很多人都弄不清楚延时闭合和延时断开的功能,甚至触点都不能正确画出来,今天就重点来看看关于时间继电器在电路中的符号,原理和应用!
一,时间继电器的基本性能和符号!





二,常用的时间继电器分类举例!


