最近很多朋友问我做什么工作,我告诉大家,我在成套厂上班,至于岗位不好说,有点打杂性质,哈哈,那又有人问我了,打杂是如何懂得这么多能写这样的文章呢?原因只有一个,坚持学习,不要局限你的岗位。
在车间一次的,可以学学调试、售后甚至设计,在车间二次的,可以学调试、报价等等......(取决于你的个人规划,我个人觉得什么都懂自己你的价值就越大。)

今天我们就一起来看看成套设计一般都有哪些工作,具备哪些能力?
(如何和你知道的不一样,欢迎讨论)
通常而言,设计干活的时候,项目已经签约,所以设计一般是根据设计院提供的蓝图进行深入设计,这个深入设计一般指的二次原理设计。(当然有时候设计也会协助报价到现场进行查验。)
何为蓝图?大家知道吗?电脑上没有,改天给大家分享下蓝图什么样,简单的说就是一次系统图和一些技术要求。
好,我们具体看看成套设计的工作内容:
一,整理一次系统图。
所谓的整理,就是和甲方即业主或者设计院针对一次系统图存在的问题或者可以优化的地方进行沟通,确定一次系统图。(可以说一次系统图是一个项目的灵魂。)

一次系统图
所以,设计需要具备一个沟通能力以及一个发现问题和改正问题的能力,如果给你一张系统图,你能发现其中存在的问题或者存在可以优化的地方吗?
二,采购清单。
很多人可能不清楚采购清单是什么?简单的说就是根据这个项目,需要买什么元器件。即根据一次系统图,确定所需元器件,包含元器件的名称、型号、数量以及备注事项。

采购清单
所以设计需要具备一个可以根据一次系统图选型的能力,选型是一个很重要的工作,因为涉及老板利益,你懂的,不要出错。
我们来举一个例子看看:

A01
以这个A01柜为例,你能看出这台柜子,需要采购什么东西吗?
一次元件:框架断路器(一次系统图标注了或者沟通选择,注意操作电源等)、电流互感器(型号、变比、精确度、孔径等)。
二次元件(一次图上一般没有):三个电流表或一个多功能仪表(型号、变比)、2指示灯(型号、电源)。
三,开孔图。
说到开孔图,也有很多人可能没接触过,通俗的说就是柜子面板上需要放什么元器件,就需要标注出来,壳体会根据你的图进行开孔。

开孔图
看到开孔图,大家有没有觉得就是我们平时见的柜子模样,需要注意的是,设计一般只标注柜子的大小、元器件的大概位置和具体尺寸、进线方式和排列方式等。
所以设计需要具备一个对柜型和元器件熟悉了解尺寸的能力,你对柜型和元器件都熟悉吗?

A01
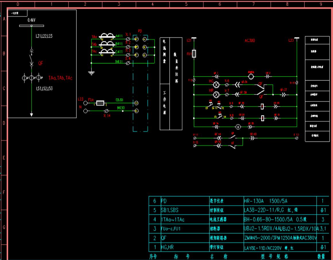
四,二次原理图和接线图。
关于二次原理图和接线图,之前讲过很多,无外乎之前是识图现在是设计,根据一次系统图你能画出二次原理图吗?其实之前识图的时候我已经带着讲了些设计的思路,今天不多讲。

二次原理图
所以对于设计而言,需要需要根据一次系统图出二次原理图和接线图的能力,(当然有些项目有时候连一次系统图也没有,就更考验一个设计的能力。)
以上,是我对成套设计的一个介绍,讲的常规状态,主要是让大家对成套设计有一个了解,有一个目标,比如一次系统图都不会看肯定是很遥远的,但是得知道方向,从那几个方面入手,有了方向,学起来才会事半功倍。(前提是基础扎实哦)
你和成套设计差距在哪儿?现在知道了吗?
我是年少,喜欢的给个关注,专注分享电气成套行业知识,谢谢。