
原水(自来水、地表水、地下水)经过预处理系统、精密过滤器,通过高压泵将原水送至反渗透装置直接产出产品水称为单级反渗透设备纯净水。

本系统采用了机械过滤、活性碳过滤、精密过滤等设备作为预处理,主机为单级反渗透装置,最后通过臭氧杀菌工艺,更合理、高效的预处理系统去除颗粒、杂质、胶体、余氯以后,博泰达利用高科技的反渗透膜分离技术去除水中的细菌、病毒等微生物和绝大部分对人体有害的重金属等离子,使产品水符合纯净水标准。

博泰达单级反渗透:适合电导率小于500μs/cm的水质,出水电导率1—10μs/cm。
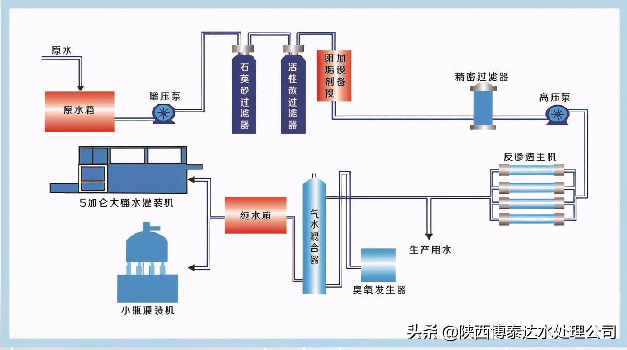
纯净水设备——博泰达单级反渗透设备工艺流程:

纯净水设备工艺流程图
原水箱-原水泵-石英砂过滤器-活性炭过滤器-阻垢系统(或者是阳离子树脂软化)-精密过滤器-高压泵-反渗透系统-纯水箱-灌装系统。