溴化锂直燃机运行视频讲解 (一分钟带你了解空气能热泵)

溴化锂直燃机简称溴冷机,目前世界上常用的吸收式制冷机种。

溴化锂直燃机结晶原因及处理,溴化锂直燃机操作技巧 真空状态下,溴化锂吸收式制冷机以水为制冷剂,溴化锂水溶液为吸收剂,制取0℃以上的低温水,多用于中央空调系统。 溴化锂制冷机利用水在高真空状态下沸点变低(只有4摄氏度)的特点来制冷。溴化锂制冷机溴化锂制冷机即溴化锂吸收式制冷机溴化锂制冷机用溴化锂水溶液为工质,其中水为制冷剂,溴化锂为吸收剂。溴化锂属盐类,为白色结晶,易溶于水和醇,无毒,化学性质稳定,不会变质。溴化锂水溶液中有空气存在时对钢铁有较强的腐蚀性。溴化锂吸收式制冷机因用水为制冷剂,蒸发温度在0℃以上,仅可用于空气调节设备和制备生产过程用的冷水。这种制冷机可用低压水蒸汽或75℃以上的热水作为热源,因而对废气、废热、太阳能和低温位热能的利用具有重要的作用。 在溴化锂吸收式制冷中,由于溴化锂水溶液本身沸点很高,极难挥发,所以可认为溴化锂饱和溶液液面上的蒸汽为纯水蒸汽;在一定温度下,溴化锂水溶液液面上的水蒸气饱和分压力小于纯水的饱和分压力;而且浓度越高,液面上的水蒸气饱和分压力越小。所以在相同的温度条件下,溴化锂水溶液浓度越大,其吸收水分的能力就越强。这也就是通常采用溴化锂作为吸收剂,水作为制冷剂的原因。

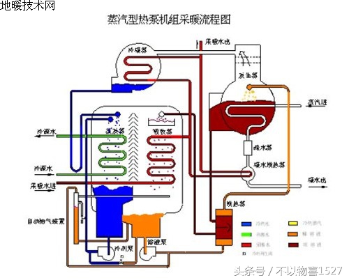
溴化锂直燃机结晶原因及处理,溴化锂直燃机操作技巧 溴化锂吸收式制冷机主要由发生器、冷凝器、蒸发器、吸收器、换热器、循环泵等几部分组成。

溴化锂直燃机结晶原因及处理,溴化锂直燃机操作技巧 在溴化锂吸收式制冷机运行过程中,当溴化锂水溶液在发生器内受到热媒水的加热后,溶液中的水不断汽化;随着水的不断汽化,发生器内的溴化锂水溶液浓度不断升高,进入吸收器;水蒸气进入冷凝器,被冷凝器内的冷却水降温后凝结,成为高压低温的液态水;当冷凝器内的水通过节流阀进入蒸发器时,急速膨胀而汽化,并在汽化过程中大量吸收蒸发器内冷媒水的热量,从而达到降温制冷的目的;在此过程中,低温水蒸气进入吸收器,被吸收器内的溴化锂水溶液吸收,溶液浓度逐步降低,再由循环泵送回发生器,完成整个循环。如此循环不息,连续制取冷量。由于溴化锂稀溶液在吸收器内已被冷却,温度较低,为了节省加热稀溶液的热量,提高整个装置的热效率,在系统中增加了一个换热器,让发生器流出的高温浓溶液与吸收器流出的低温稀溶液进行热交换,提高稀溶液进入发生器的温度。 溴化锂吸收式制冷机的发生器、冷凝器、蒸发器和吸收器可布置在一个筒体内(称单筒式),也可布置在两个筒体内(称双筒式)

溴化锂直燃机结晶原因及处理,溴化锂直燃机操作技巧 直燃式溴化锂吸收式制冷机,可利用油或煤气的燃烧直接加热等。溴化锂吸收式制冷机还可与背压式汽轮机组成联合装置,利用汽轮机的排汽作为溴化锂吸收式制冷机的加热蒸汽,这样不但可提高水蒸汽的利用率,且同时可以满足几种要求,例如制冷和发电。根据这一想法已经设计出溴化锂吸收式制冷机与离心式氟利昂制冷机联合工作的制冷机组。它用背压式汽轮机直接驱动离心压缩机,并利用其排汽向溴化锂吸收式制冷机加热。这种机组可生产较大的冷量,也可在不同的蒸发温度下生产冷量。这种机组不但经济性好(汽耗率低),而且低负荷特性好,即在部分负荷时仍能保持较高的经济性。

1982年(或许是1981年)溴化锂机组技术的发明者开利公司反过来向荏原公司购买溴化锂技术,包括约克、特灵等美国公司也纷纷向日本厂商购买溴化锂机组技术。 荏原总工高田秋一先生在1982年出版了《吸收式冷冻机》一书,被各国翻译成多种文字,引领了世界吸收式空调行业的发展。 现在我国很多地方都在使用溴化锂机组,北方居多,多配以软化水系统使用,现在你对溴化锂机组理解了吗?