来源:除灰脱硫脱硝技术联盟
烟气循环流化床半干法脱硫(CFB)技术简介
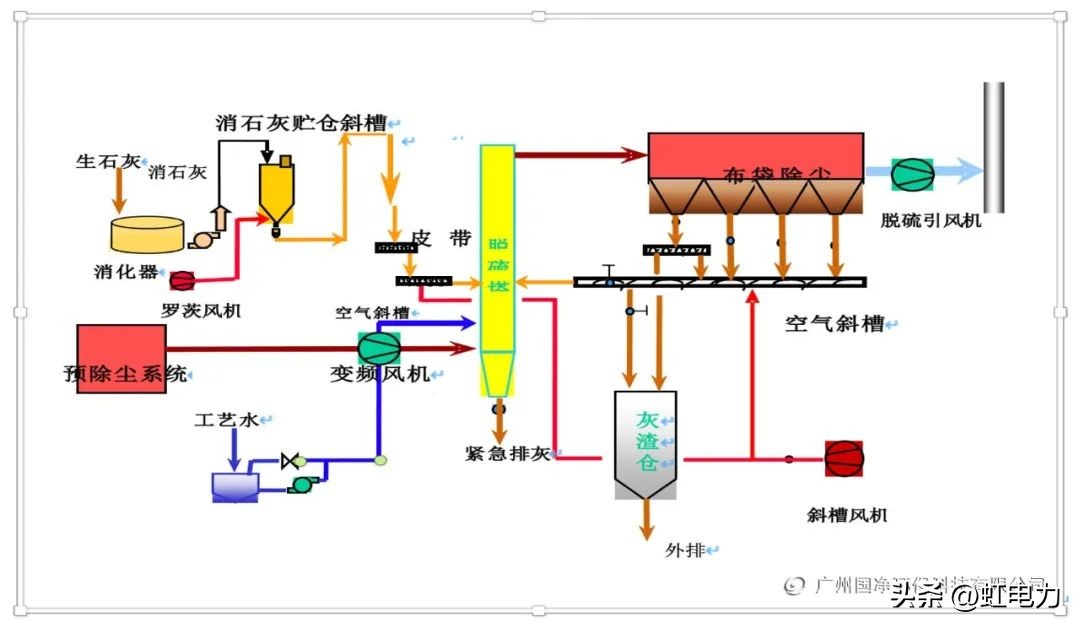
烟气CFB脱硫工艺流程由吸收剂制备,吸收塔,吸收剂再循环,除尘器以及仪表控制系统等部分组成。

烟气CFB脱硫工艺一般采用干态的消石灰粉作为吸收剂,在特殊情况下也可采用其它对二氧化硫气体有吸收能力的干粉或浆液作吸收剂。
由锅炉(或其他窑炉)排出的未经处理的烟气从流化床的底部进入,如果考虑到综合利用的需要,不希望脱硫的副产品与飞灰混在一起,那么必须在吸收塔之前安装一个预除尘器。流化床吸收塔的底部为一个文丘里装置。烟气流经文丘里装置后速度加快,并与很细的吸收剂粉末互相混合。它们之间的相对滑移速度很大,加上吸收剂颗粒的密度很大,因此颗粒之间、气体与颗粒之间有着剧烈的摩擦,对SO2的吸收反应的传热传质过程十分有利。
吸收剂与烟气中的SO2反应,生成亚硫酸钙,经脱硫后带有大量固体颗粒的烟气由吸收塔的顶部排出。排出的烟气进入烟气中的大部分固体颗粒都被再循环除尘器分离出来,被分离出来的颗粒则经过一个中间灰仓返回到吸收塔。由于大部分的颗粒都被循环多次,因此,固体吸收剂在脱硫系统中的滞流时间很长,一般可达三十分钟以上。
中间灰仓出灰装置根据吸收剂的供给量以及除尘效率, 按比例排出固体颗粒进入再循环回路。
经除尘后的洁净烟气通过引风机、烟囱排入大气。以干粉的形式输入流化床吸收塔的吸收剂,同时还要喷入一定量的水以提高气体和固体物的反应能力。对脱硫效率来说,一个很重要的因素是烟温与水*点露**温度之差,该差值越小则系统的脱硫效率越高。由于吸收剂是干的, 所以注水量与加入的吸收剂的量、烟气的温度以及烟气中的SO2浓度无关。这样就可以使喷水后的烟气温度与水*点露**十分接近,使得CFB烟气脱硫工艺可以适用于燃料含硫量从0.3%-6.5%的各种锅炉(炉窑),并在各种运行条件下均有很高的脱硫效率。
CFB工艺的吸收剂是以石灰在现场进行干消化所得到的干的氢氧化钙细粉。由于消石灰粉颗粒很细, 一般在10微米以下,因此不需要进行磨细,既节省了购买磨机等大型设备的投资费用,也减少了能源消耗,使运行费用大为降低。同时因为CFB工艺是一种干法流程,所以不象湿法、半干法那样需要有许多庞大的存储罐和易磨损的浆液输送泵等组成的复杂的吸收剂制备、输送系统,只要一台干消化器用来制备消石灰粉,然后用空气斜槽进行输送就可以了,从而大大简化了工艺流程。消石灰制备设备。
在各种负荷条件下,CFB烟气脱硫系统都能很好地适应. 当负荷从100%变化到10%,系统称仍能很好地工作,这使得CFB工艺既能用于调峰机组,又能用于带基本负荷的机组。
CFB工艺所产生的脱硫副产品呈干粉状,非常便于处置。其化学组成份与喷雾干燥工艺的副产品相类似,主要CaSO3、CaSO4 以及未反应完的吸收剂(Ca(OH)2)等构成。脱硫副产品中是否含有大量的飞灰,则取决于在CFB烟气脱硫系统前是否安装了前级除尘器。CFB烟气脱硫系统的脱硫副产品的处置方法也与喷雾干燥的副产品基本相同。CFB工艺的副产品在加水后会硬化,硬化后的屈服强度可达15-18N/mm2,压实密度为1.28g/cm3,而其渗透率则与黏土类似,约为3X10-11。由此可见该副产品的强度与混凝土接近,很适合作矿井回填、道路基础。如能进一步加以开发,可能成为良好的建材工业的原料。