汽车空调部件
工作原理
储液干燥过滤器(装于高压端)

在带有膨胀阀的制冷回路中,液体容器的功能是作为制冷剂膨胀容器和储液罐。
因工作条件如蒸发器和冷凝器的热负载,以及压缩机转速的不同,不同数量的制冷剂被压入到回路中。
干燥器能够消除在安装时进入到制冷剂回路中的潮气。干燥器根据不同的型号能吸收6—12克的水分。所吸收的水份数量是与温度有关的。当温度下降时,所吸收的水分的数量增加。
一旦空调系统被打开,储液干燥器必须被更换。

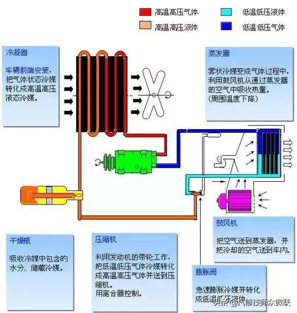
空调控制原理框图

空调控制原理框图
压力单位:bar,kgf/m2,PSI



通过压力表
诊断空调故障

PSI/KG/cm2 压力表

手摸诊断故障

高压侧堵塞——在高压检测孔前面
高压低;低压低或正常;
在堵塞点前面高压管非常热;在堵塞点后面高压管非常冷

高压侧堵塞——在高压检测孔后面
高压高;低压低或正常; 压缩机——噪音
在堵塞点前面高压管非常热;在堵塞点后面高压管非常冷

高压低;低压低,甚至于真空
在堵塞点前面;低压管——结霜

制冷剂充注不足时压力表数值指示

现像
低压与高压两侧压力低;观察孔可见气泡

制冷剂不循环压力表指示

现像
低压侧呈负压,高压侧呈低压或高压;集液器/储液干燥器前后管路存在温差,集液器/储液干燥器后管路出现冻结;膨胀阀出口不冷。

原因
灰尘或污物阻塞膨胀阀或低压管路;灰尘或污物阻塞储液干燥器或高压管路;由于膨胀阀感 温包漏气,针阀完全关闭。

制冷剂充注过量,压力表指示

现像
低压侧与高压侧都指示比正常值高;通常高压侧压力高时,冷凝器温度也高,但冷凝器排出侧不热;即使在用水浇冷凝器时,通过观察也看不到气泡。

系统中混入空气时的压力表
注意:压力表的指示值是在系统维修后,未抽好真空就充注制冷剂的情况下测量的。

现像
低压与高压两侧都指示比标准值压力高 ;在空调器停止并放置至少10h后,低压侧与高压侧之间平衡的压力呈高值;压缩机停机后,高压侧压力立即很快降至约196Kpa,表针一直在振动;压缩机运行的同时由于高压损失,此时压力降至约98kpa,

措施
1,抽真空
2,更换集液器/储液干燥器及压缩机油
3,清洗制冷系统

膨胀阀失效时的空调压力

现像
低压与高压两侧都指示比正常值压力高,低压侧管路出现霜冻或深度冷凝。

诊断
低压管路中液态制冷剂过量。

原因
膨胀阀故障或失效(针阀开启过宽);膨胀阀压力感温塞与蒸发器连接断开。

压缩机出故障时,压力指示

现像
你压侧压力高,高压侧压力低;空调器停止工作后,低压侧与高压侧的压力即趋于平衡。

注意
测量旧压缩机中的润滑油量,将新压缩机中的取出,将与旧压缩机中的油量相等的油放回新压缩机中,然后重新安装压缩机。

制冷系统中有湿气时压力表的指示

症状
空调有时制冷,有时不制冷。制冷系统中见到的现像:低压侧有时呈负压指示,低压及高压两侧压力周期性波动。

原因
干燥器饱和,制冷剂中的湿气不能去除,使膨胀阀中的针阀冻结,从而引起堵塞,当制冷剂不再循环时,冰破周围热量解冻及再冻结成冰,这一过程反复循环。

措施
更换集液器/储液干燥器及压缩机润滑油,通过抽真空去除系统中的湿气。

制冷系统不良指示

症状
冷气不足。制冷系统中见到的现像:低压与高压两侧压力均低,从集液器/储液干燥器至制冷组件的管子有箱。

诊断
集液器/储液干燥器堵塞。

原因
集液器/储液干燥器中脏物阻碍制冷剂流动。
汽车空调
故障诊断总结
汽车空调维修顺口溜(口诀)
1、低压高高压低,更换压缩机。
2、压力双高要排气,或者散热有问题。
3、表抖系统有水汽,抽空必须更彻底。
4、压力双低亏制冷剂,否则系统有堵闭。
高压压力过高
01
系统有空气判断方法
压缩机停止运转后,压力很快降至196KPa,并继续逐渐下降。
02
制冷剂过量判断方法
当用水冷却冷凝器时,观察窗口看不到气泡。
03
散热片堵塞堵或者散热不好判断方法
冷凝器无气流通过,或者气流减速小。
04
冷凝器堵或者管路堵如何判断
堵塞点前后有温差,堵塞点实现了膨胀阀的功能。
高压压力过低
01
如何判断制冷剂不足?
观察孔气泡过多,冷凝器不热。
02
如何判断压缩机好坏?
压缩机停机后,高低压很快平衡。
03
如何判断膨胀阀好坏?
膨胀阀出口无冻结,低压表指示真空。
低压侧压力过低
01
如何判断制冷剂不够?
观察口气泡过多,冷凝器不热,膨胀阀无冻结,低压管路不冷,
2
蒸发器冻结如何排除?
送风温度低,通风气流受阻,检查温控器或者毛细管。
3
如何判断膨胀阀堵塞?
膨胀阀冰堵,或者杂质堵塞,需要清洗或者更换。
4
如何判断储液干燥/集液器堵塞?
储液干燥/集液器发凉(工作时应温热)

低压侧压力过高

1
如何判断膨胀阀开度过大?
低压软管和检查点温度比蒸发器周围冷。
2
如何判断制冷剂过量?
用水冷却冷凝器时,吸入压力降低。
3
如何判断压缩机好坏?
压缩机停机后,高低压立即平衡。

压力双高

制冷剂过量,系统有空气,散热不好。

压力双低

1
如何判断低压管路堵塞?
低压软管及金属接头比蒸发器冷。
2
如何判断高压管堵塞?
与储液干燥器周围相比,膨胀阀周围的温度过低。
汽车空调电路
制冷剂加注


首先根据情况加入冻冻油
更换以下部件时
冷凝器-20ml
储液干燥瓶-30ml
蒸发器-30ml
管路-10ml

制冷剂第一瓶可以从高压端加入,注意这时不要打开压缩机。第二瓶后,从低压气态吸入。加入每瓶制冷剂时注意拧开表管排空气。

a.制冷剂严重不足
b.制冷剂不足
c.制冷剂充足