对于电力作业人员而言,看懂电路图是基本的技能,熟练的掌握常见的基础电路图也是电工入门的基础,可以很肯定的说:电路图是电工的基础课程,如果简单的电路都看不懂的话,怎么能深入的学习电工技术。 1,电机的三速控制。

2,三相电动机正反转控制电路。

3,单相电动机顺逆控制电路(两个电容)。

4,单相电机正反转(一个电容)。

5,电机反接制动控制电路。

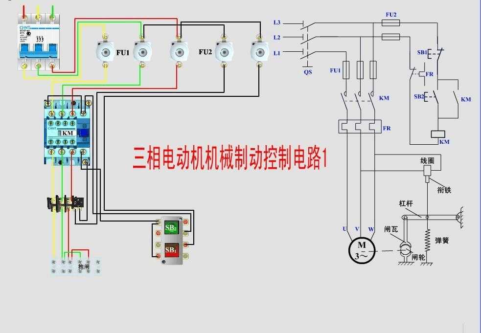
6,电动机机械制动控制电路。

7,星三角降压启动控制电路。

8,双速电机调速电路。

9,变压器整流的能耗制动控制电路。

10,利用电流继电器控制的绕线式电动机启动电路。

11,最简单的自锁正转电路。
