《空压机培训100课》连载,将空压机行业需要用到的知识归纳总结,呈现给大家。本课程文章均为原创创作或整理。如需转载请注明来源本号,谢谢!
上一课: 空压机100课之028:压缩空气净化所要具备的基础知识(净化部分)
压缩空气冷冻式干燥机,行业一般简称为“冷干机”。其主要作用是降低压缩空气中的含水量,即降低压缩空气的“*点露**温度”。在一般工业用压缩空气系统中,是压缩空气干燥净化(也称后处理)的必备的设备之一。

1、基本原理
压缩空气可通过加压、冷却、吸附等方法来达到去除水蒸气的目的。冷冻式干燥机就是应用了冷却的方法。
我们知道,空压机压缩的空气包含各种气体以及水蒸气,所以均为湿空气。湿空气的含湿量与压力总体上成反比,即压力越高,含湿量越少。空气压力提高后,空气中超出可能含量的水蒸气将凝析成水(也就是说压缩后的空气体积变小,不能容纳原有的水蒸气)。
这就相对于原来吸入时的空气来说,含湿量变小了(这里指的是这部分压缩空气恢复到未压缩状态相比较而言)。
但空压机的排气仍然是压缩状态的空气,其水蒸气含量处于最大可能值,也就是处于一种气态和液态的临界状态。这时的压缩空气称为饱和状态,所以只要再稍微加压,马上就有水蒸气由气态变为液态,也就是凝析出水。
PS.帮助理解: 假设空气是一团吸了水的湿海绵,其含湿量就是吸入的水分。如果用力从海绵中挤压出一些水,那么,这团海绵的含湿量相对就减小了。如果放手让海绵恢复,自然就比原来的海绵要干燥。这也就达到了通过加压来除水干燥的目的。 如果在挤压海绵不断有水流出的过程中,到达某一个力度后不再加力,则水被挤出将停止,这就是饱和状态。继续再加大挤压的力度,仍然还有水流出。
所以,空压机本体本身就具有除水的功能,用到的方法就是加压,只不过,这不是空压机的目的,而是“讨厌”的累赘。
为什么没有将“加压”作为压缩空气的除水手段呢?这主要是因为经济性,提高1公斤压力。消耗7%左右的能耗是相当不划算的。
而“冷却”除水则相对比较经济,冷冻式干燥机是利用如空调除湿相似的原理达到目的。因为,饱和水蒸气的密度都是有极限的,在气动压力(2MPa范围内),可以认为饱和空气中水蒸气的密度只取决于温度高低,而与空气压力无关。
温度越高,饱和空气中的水蒸气的密度越大,水也就越多,反之,温度越低水越少(这个从生活常识就能理解到,冬季干冷,夏季湿热)。
将压缩空气冷却到尽量低的温度,使其所含水蒸气的密度变小,形成“结露”,汇聚这些结露形成的小水滴,并且排出去,就达到了去除压缩空气中水分的目的。
因为涉及到结露凝析成水这一过程,所以温度也不能低于“冰点”,否则出现结冰现象将不能有效排水。通常冷冻式干燥机的标称“压力*点露**温度”大多为2~10℃。
如0.7MPa的10℃的“压力*点露**”换算成“常压*点露**”为-16℃。可以理解为,在不低于-16℃的环境下使用时,压缩空气向大气排气不会有液态水出现。
压缩空气的所有除水方式都只是相对干燥,满足某一要求的干燥度。绝对的去除水分是不可能办到的,超出使用需求的追求干燥度也是非常不经济的。
2、工作原理
压缩空气冷冻式干燥机,通过对压缩空气冷却降温,使压缩空气中的水蒸气凝结成液滴,从而达到减少压缩空气含湿量的目的。
凝结出的液滴经过自动排水系统排出机外。只要干燥机出口的下游管路所处的环境温度不低于蒸发器出口*点露**温度,就不会产生二次结露的现象。

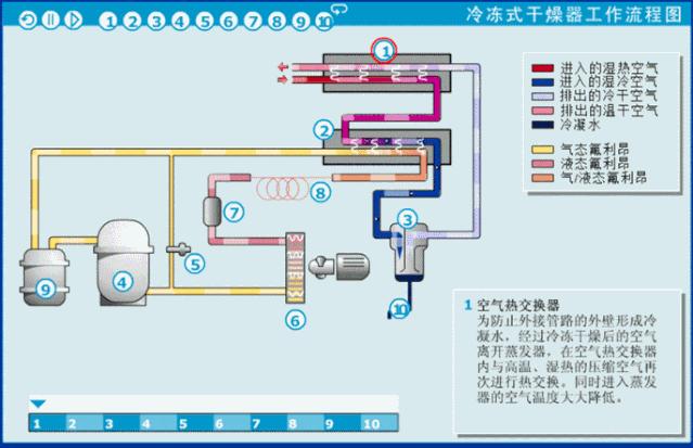
3、工作流程

压缩空气流程:
压缩空气进入空气热交换器(预热器)【1】,将高温的压缩空气温度初步降低,再进入氟利昂/空气热交换器(蒸发器)【2】,压缩空气在其中被极速冷却,大幅降低温度至*点露**温度,析出的液态水与压缩空气在水分离器中【3】进行分离,被分离出来的水份利用自动排水装置将水份排出机外。
压缩空气与低温制冷剂在蒸发器【2】中换热,此时的压缩空气温度是很低的,近似等于*点露**温度2~10℃。如果没有特殊要求(即对压缩空气没有低温的要求),通常压缩空气将再回到空气热交换器(预热器)【1】中,与刚进入冷干机的高温压缩空气进行换热。这样做的目的:
① 有效利用干燥后的压缩空气的“废冷”对刚进入冷干机的高温压缩空气进行预冷却,以降低冷干机的制冷负荷;
② 防止干燥后的低温压缩空气引起后端管道外部出现结露、滴水、生锈等二次问题。
制冷流程:
制冷剂氟利昂进入压缩机【4】,经过压缩后压力升高(温度也升高),到稍大于冷凝器内的压力时,高压制冷剂蒸气排入冷凝器【6】中。在冷凝器内,温度和压力较高的制冷剂蒸气与温度较低的空气(风冷)或冷却水(水冷)进行热交换,从而将制冷剂氟利昂冷凝为液态。
这时液态制冷剂再经毛细管/膨胀阀【8】降压(降温)后进入氟利昂/空气热交换器(蒸发器)【2】,在蒸发器内吸收压缩空气的热量而气化。被冷却物体-压缩空气得到冷却,而气化的制冷剂蒸气又被压缩机吸走,开始下一个循环。

制冷剂在系统中经过压缩、冷凝、膨胀(节流)、蒸发四个过程完成了一个循环,通过连续不断制冷循环,实现了冷冻压缩空气的目的。
4、各部件功能
空气热交换器
为防止外接管路的外壁形成冷凝水,经过冷冻干燥后的空气离开蒸发器,在空气热交换器内与高温、湿热的压缩空气再次进行热交换。同时进入蒸发器的空气温度大大降低。
氟利昂/空气,热交换
氟利昂制冷剂在蒸发器内吸热、膨胀,由液态变为气态,压缩空气换热降温,使压缩空气中的水蒸气由气态变成液态。
水分离器
析出的液态水在水分离器与压缩空气分离,水分离器的分离效率越高,液态水重新挥发进入压缩空气的比例越小,压缩空气的压力*点露**就越低。
氟利昂压缩机
气态氟利昂进入制冷压缩机经过压缩,变为高温、高压气态氟利昂。
氟路旁通阀
如果析出的液态水温度降到冰点以下,凝结的冰就会导致冰堵。采用氟路旁通阀可以控制制冷温度,将压力*点露**控制在稳定的温度(1~6℃之间)。
氟利昂冷凝器
氟利昂冷凝器降低氟利昂的温度,氟利昂由高温的的气态变为低温的液态。
氟路过滤器
氟路过滤器将氟路的杂质有效过滤。
毛细管/膨胀阀
氟利昂通过毛细管/膨胀阀后体积膨胀、温度降低,变为低温、低压的液体。
氟利昂气液分离器
由于液态的氟利昂进入压缩机会产生液击现象,可能导致制冷压缩机损坏,通过氟利昂气液分离器保证只有气态的氟利昂才能进入制冷压缩机。
自动排水器
自动排水器定时将积聚在分离器底部的液态水排出机外。
冷冻式干燥器具有结构紧凑,使用维护方便,维护费用较低等优点,适用于对压缩空气压力*点露**温度不是太低(0℃以上)的场合。
《029课》完
如果你喜欢,请关注我,以便接收最新课程更新!