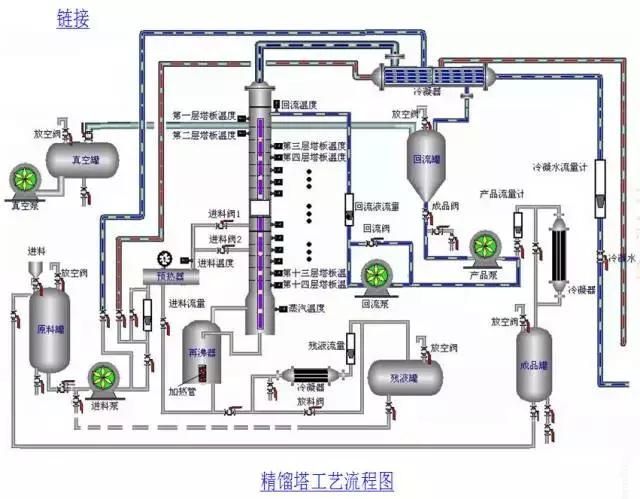
你知道精馏塔的结构、塔板分类及构造吗?
你熟悉精馏的操作流程吗?
你会用t-x-y相图分析连续精馏的多级操作原理吗?

技术来源:博斯夫石化工程技术

技术来源:博斯夫石化工程技术

技术来源:博斯夫石化工程技术

技术来源:博斯夫石化工程技术
精馏塔结构

技术来源:博斯夫石化工程技术
1、筛板塔板

技术来源:博斯夫石化工程技术

技术来源:博斯夫石化工程技术

技术来源:博斯夫石化工程技术
2、泡罩 塔板

技术来源:博斯夫石化工程技术

技术来源:博斯夫石化工程技术
3、 浮阀 塔板

技术来源:博斯夫石化工程技术

技术来源:博斯夫石化工程技术