1、什么是空调?
空调即空气调节器(Air Conditioner)。是指用人工手段,对建筑/构筑物内环境空气的温度、湿度、洁净度、速度等参数进行调节和控制的过程。

影响人舒适的因素:温度、湿度、空气流速、新鲜空气、干净的空气、噪声、足够的照明、合理的办公设备及工具。如上图所示:
2、制冷系统循环


2、蒸发器

3、压缩机

4、冷凝器

5、膨胀阀

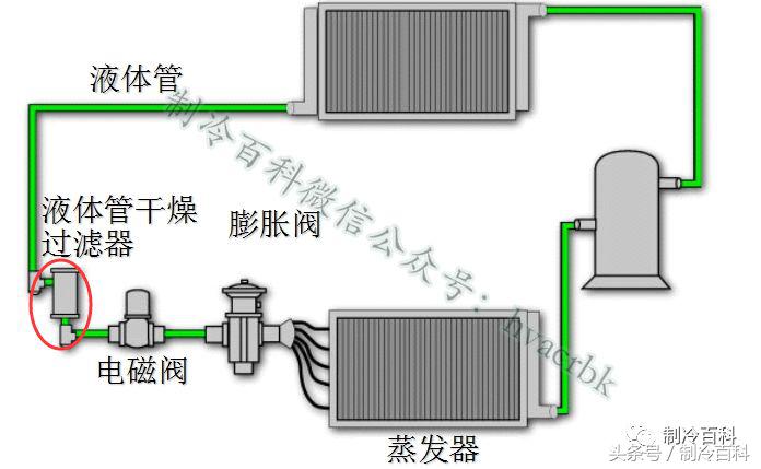
6、基本制冷系统

7、制冷系统主要部件----压缩机
压缩机根据压缩方式,容积型压缩机可分为活塞式和回转式两大类。回转式又可分为活塞式、双螺杆式、涡旋式。速度型压缩机有离心式。

往复式压缩机

涡旋压缩机


螺杆式压缩机


离心式压缩机


8、制冷系统主要部件----冷凝器
冷凝器作用是将压缩机排出的高温高压的制冷剂过热蒸汽冷却成液体或气液混合物。可以分为水冷式、空气冷却式、水和空气混合冷却式三种类型。

风冷冷凝器

水冷冷凝器

冷却塔

9、制冷系统主要部件----蒸发器
蒸发器的作用是利用液态低温制冷剂在低压下易蒸发,转变为蒸气并吸收被冷却介质的热量,达到制冷目的。
风冷

水冷


10、制冷系统主要部件----换热器
板片由不锈钢薄片冲压成型,制冷剂和冷却水在薄片间隔流动,接触充分,换热效率高。板式换热器只需要管壳式换热器面积的1/2~1/4 即可达到同样的换热效果,但阻力损失少、占地小,制造工艺比较复杂,价格高,易堵塞。


11、制冷系统主要部件----节流阀
使冷凝器出来的高压液体节流降压,使液态制冷剂在低压(低温)下汽化吸热。所以,它是维持冷凝器中为高压、蒸发器为低压的重要部件。
热力膨胀阀


电子膨胀阀

毛细管

12、制冷系统主要部件----四通换向阀
四通换向阀由先导阀、主阀和电磁线圈组成。四通换向阀适用于中央空调、单元式空调器等热泵型空调系统,它被用来切换制冷工质的流通路径,以达到制冷和制热的目的。


13、制冷系统主要部件----电磁阀
电磁阀是用电磁控制的工业设备,在制冷系统中调整介质的方向、流量、速度和其他的参数。



14、制冷系统辅助部件----过滤器
过滤器有效保护节流装置,防止堵塞。



15、制冷系统辅助部件----视液镜
视液镜用于指示:制冷装置中液体管路的制冷剂的状况;制冷剂中的含水量。有的视液镜带有一指示器,它通过改变其颜色来指出制冷剂中的含水量。(绿色表示干燥,黄色表示潮湿) 。

16、制冷系统辅助部件----吸气过滤器
过滤器的作用是为了防止制冷剂里含有水份或 杂志进入制冷系统。


17、制冷系统辅助部件----气液分离器
气液分离器安装与压缩机的进口端,主要是防止返回压缩机的低压低温蒸汽携带过多的液滴,防止液体制冷剂进入压缩机气缸,防止液击,分离器同时具有过滤、回油、贮液等功能。

18、制冷系统辅助部件----油分离器
用于油润滑的压缩机制冷系统 , 如活塞式 , 螺杆式等。通过油分离器的较大的腔体减速,雾状的油就会聚集在冲击的表面上,当聚集成较大的油滴后,流向油分离器的底部,并通过回油装置返回压缩机。

19、制冷系统辅助部件----储液器
储存冷凝器的凝液避免凝液在冷凝器中积存过多而使传热面积变小,影响冷凝器的传热效果。

20、制冷系统辅助部件----分液器
分液器使制冷剂均匀地进入蒸发器各分路管,提高蒸发器的蒸发效率。

21、制冷系统辅助部件----单向阀
单向阀的作用是只允许制冷剂单方向流动,装在管路中防止制冷剂气体或液体倒流,故又称止逆阀。

22、制冷系统辅助部件----截止阀
用于管路末端, 连接各类检测仪器仪表及系统充注与排放,或用于管路中, 切断流体流动。



23、制冷系统辅助部件----消声器
消声器是利用声的吸收、反射、干涉等原理,降低通风与空调系统中气流噪声的装置。

24、制冷系统辅助部件----电加热器
PTC电加热器,当无风时不加热,表面绝缘处理。

25、制冷系统辅助部件----压力控制器
压差控制器用作压力差的控制,当压力差到达调定值时,开关自动切断(或接通)电路。

制冷百科微信公众号2015年发布制冷暖通技术文章,现在累计发布4000+篇制冷暖通文章。同时我们开通了“制冷技术微信群”30个,需要进制冷技术群的小伙伴,请关注制冷百科微信公众号hvacrbk。