夏天到了,天气越来越炎热了,大家开车上路基本上都会开启空调。同时夏季也是汽车空调故障的高发期,最常见的就是空调不制冷、制冷量不足、空调异味等,给我们的日常用车带来不小的困扰。那么汽车空调系统为什么能制冷呢?它的结构和工作原理又是怎样的呢?常见的故障又该如何解决呢?下面我们来探讨一下这些问题。

所谓的汽车空调系统,是指能够对车厢内空气的温度、湿度、气流速度、空气洁净度等进行调节的装置,目的是为车内乘员创造清新舒适的乘车环境。它的作用并不单单是制冷,还包括制热(暖风)、对车内空气换气与净化、控制车内空气的湿度等,理想的汽车空调系统可以把车内温度控制在20~28℃之间、相对湿度控制在50~70%之间,这是人体感觉最舒适的温度和湿度范围。因此汽车空调系统在结构上包括制冷装置、加热装置、空气调节装置和控制装置四部分。现在的汽车广泛采用的是冷暖一体式空调系统,其布置型式是将蒸发器、暖风散热器、离心式鼓风机、操纵机构等组装在一起,称为空调器总成。

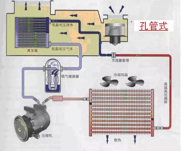
我们通常所说的“汽车空调”一般都是单指汽车空调系统中的制冷装置,它也是汽车空调系统中结构和原理最复杂、同时也是故障率最高的装置。它主要由空调压缩机、冷凝器、蒸发器、储液干燥过滤器(汽液分离器)、膨胀阀(节流阀)、电子控制系统、风量分配系统、制冷剂、冷冻润滑油、空调管路等部分组成,下面分别来说说它们的结构和工作原理。

1、空调压缩机:空调压缩机是汽车空调系统的动力源,它的作用是维持制冷剂在制冷系统中以一定的压力循环流动,它吸入来自蒸发器的低温、低压制冷剂蒸汽,将其压缩后使其压力和温度升高,并将其送往冷凝器散热降温降压。

汽车空调系统使用的空调压缩机一般都是轴向柱塞泵,可以分为定量泵和变量泵两种类型,它们的主要区别就是驱动柱塞的斜盘角度是否可变:定量泵的斜盘角度是固定的,每一个循环压缩的制冷剂量都是一样的,只要它启动,消耗的功率就是固定不变的;变量泵的斜盘角度是可以随着空调系统的负荷变化而变化:空调系统负荷大,斜盘倾斜角度大,每一循环压缩的制冷剂量也多,空调制冷量也大,消耗的功率也多;反之,空调系统负荷小,斜盘倾斜角度小,每一循环压缩的制冷剂量也少,空调制冷量也小,消耗的功率也少。

空调压缩机的驱动一般都是由发动机通过皮带驱动。在压缩机的头部有一个电磁离合器,当它通电后,离合器吸合,将压缩机驱动轴与皮带轮结合在一起,带动压缩机中的斜盘转动,使柱塞往复运动吸入和压缩制冷剂,使其在系统中循环流动。定排量的空调压缩机工作时间歇式的,由电磁离合器来控制它的工作时间;而变排量的空调压缩机工作时连续式的,只要空调系统开启,它的电磁离合器始终是吸合的,通过改变排量来调整空调系统的负荷。相对来说,变排量空调压缩机工作平顺性更好,负荷可以连续调整,节能效果也更好,所以在比较高级的车型使用的自动空调系统中一般都使用变排量压缩机。

2、冷凝器:冷凝器的作用是把空调压缩机排出的高温、高压的气态制冷剂,通过冷凝器将热量散发到车外的空气中,从而使高温、高压的气态制冷剂冷凝成较高温度的高压液体。它一般安装在发动机水箱前部,与发动机冷却水箱共用冷却风扇,在结构上有管片式、管带式和平行流式三种。

3、蒸发器:蒸发器的作用是将经过节流降压后的液态制冷剂在蒸发器内沸腾汽化,吸收蒸发器表面的周围空气的热量而降温,风机再将冷风吹到车厢内,达到降温的目的。蒸发器一般安装的驾驶室工作台内部,在结构上有管片式、管带式和层叠式三种。

冷凝器和蒸发器统称为汽车空调系统的热交换器,蒸发器负责把车内的热量置换出来,冷凝器负责把这些热量散发到车外去。它们的性能好坏直接影响汽车空调的制冷性能,对它们的要求是散热速度快、散热量大、效率高、占据的空间小,因此保持它们表面的清洁是特别重要的。有很多车空调制冷不良就是由于这两个装置表面脏污、散热不良造成的,因此及时清理冷凝器和水箱外的杂质是保证空调系统正常工作的重要保证。

4、膨胀阀(节流阀):现在汽车空调制冷系统有两种型式,分别称为膨胀阀式和孔管式(又叫节流阀式),它们的主要区别就是节流膨胀机构的不同。膨胀阀又称为热力膨胀阀,它安装在蒸发器的前方,它的主要作用一是节流,使高温高压的液态制冷剂通过膨胀阀节流后体积变大,制冷剂的压力和温度急剧下降;二是自动调节制冷剂的流量,使进入蒸发器的制冷剂在蒸发器内正好蒸发完成。根据控制原理的不同,可以分为内平衡式和外平衡式两种。

节流阀的作用与膨胀阀类似,也是利用节流作用使高温高压的液态制冷剂节流后体积变大,制冷剂的压力和温度急剧下降的同时吸收大量的热量,从而达到降温的目的。它与膨胀阀的区别是不能根据工况的变化调节制冷剂的流量,它的优点是结构简单,成本低,可靠性高,节能环保,因此很多美系和日系的车型都采用了这种节流方式。但是这种方式必须在蒸发器和压缩机之间设置气液分离器,使未蒸发完的液态制冷剂分离出来,防止对空调压缩机造成液体冲击,从而保证压缩机的安全运行。

5、储液干燥过滤器(汽液分离器):储液干燥过滤器一般和冷凝器组装在一起,用来临时存储冷凝器液化的制冷剂并进行干燥和过滤处理,使制冷剂保持干燥、洁净,防止系统中的杂质、脏物等堵塞过滤网和膨胀阀、划伤空调压缩机气缸壁、柱塞和轴承,防止制冷剂中的水分冻结堵塞膨胀阀。一般储液干燥过滤器用于膨胀阀式制冷系统中。而汽液分离器一般用于节流阀式制冷系统中,它的作用与储液干燥过滤器类似,也具有过滤与干燥制冷剂的作用,区别主要是储液干燥过滤器一般安装在冷凝器的后方,而汽液分离器一般安装在空调压缩机的前方,吸收制冷剂中的液体制冷剂,防止对空调压缩机造成液体冲击。

6、电子控制系统:为了使汽车空调系统能够正常工作,维持车厢内合适的温度和湿度,在系统中需要有一系列的控制元件和调节执行装置,主要有温度控制器、高低压开关、过热保护开关、空调放大器、空调继电器、车内外温度传感器、风门伺服电机等等。现在汽车上的空调控制系统已经逐渐由手动空调发展为自动空调,普遍采用微电脑自动控制。

根据电子控制系统的复杂程度,汽车空调系统大致可以分为手动空调和自动空调两种。手动空调只能手动对冷/热风的温度和风量进行粗略的分级调节,不能设定车内空调的具体温度。而自动空调可以根据驾驶员设定的温度和运行模式,控制单元根据环境温度,设置温度,蒸发箱出口温度和驾驶条件等信息以及各种传感器输入的信号,对送风温度和送风速度及时地进行调整,使车内的空气环境保持最佳状态。另外自动空调还有自检装置,可以自动发现空调系统中的故障隐患并以故障码的方式报告给驾驶员。

7、风量分配系统:风量分配系统又称为汽车空调系统的空气调节装置,主要包括鼓风机转速调节、空气的内外循环模式调节、空气的温湿度调节、出风模式的调节等等,空气调节装置主要部件有鼓风机、内外循环控制阀门、温度调节阀、风道调节阀、空调滤芯等,控制方式有拉线式和电机驱动式两种(现在采用电机驱动式的较多),它们与空调控制面板上的开关一一对应,控制空气的流动方向和出风量等。

8、制冷剂:制冷剂又称做制冷工质,它是制冷系统中完成制冷循环的工作介质。制冷剂在蒸发器内吸取被冷却对象的热量蒸发成低压蒸气后,被压缩机压缩为高压蒸气,在冷凝器内将热量传递给冷却介质(如空气或水)而被冷凝成液体,然后被节流降压后重新回到蒸发器,进行连续制冷。所以制冷剂是制冷装置完成能量交换的重要载体,制冷剂的特性对汽车空调系统的性能起着非常重要的作用。现在汽车空调中常用的制冷剂是R134a,它是一种环保型的制冷剂,制冷效果不如R12(氟利昂),但是不会破坏臭氧层。

9、冷冻润滑油:空调压缩机所使用的润滑油被称为冷冻润滑油或冷冻机油,它是一种在高低温工况下都鞥正常工作的特殊润滑油,它的主要作用一是润滑空调压缩机轴承、活塞等零部件表面,以减少运转阻力和磨损,降低功率损耗,延长零部件的使用寿命;二是具有冷却的作用,几乎是带走运动表面摩擦产生的热量,防止压缩机温度过高损坏;三是可以渗入到各摩擦表面形成油封,起到阻止制冷剂泄漏的作用;四是降低压缩机运转噪音,不断冲洗摩擦表面,带走磨屑,减少摩擦件的磨损。

10、空调管路:空调管路的作用是把空调系统中的各零部件柔性的连接在一起,使其组成一个密闭的系统,并能承受一定的振动和冲击。要求它有良好的密封性能和一定的抗压能力,并且与制冷剂和冷冻润滑油相兼容,不会发生化学反应而腐蚀或泄露。

以上就是汽车空调系统中主要的元器件,那么这些元件是如何组合在一起并且运行制冷的呢?
上述这些元件组成了一个封闭的系统,在其中充满了制冷剂,制冷剂在空调压缩机的作用下循环流动,在发动机舱的冷凝器内由气态液化为液态,放出热量;而在车内由液态蒸发为气态,吸收热量,从而降低车内的温度。上述过程周而复始的进行,使车内的温度逐渐降低,直到达到设定的温度后,空调压缩机停止工作,制冷剂不再流动,空调系统停止制冷;当车内温度升高后,空调压缩机又重新结合,恢复制冷。这个过程反复进行,把车内温度维持在设定的范围内。这就是汽车空调系统的基本制冷原理。

在这个系统中,以膨胀阀为界,膨胀阀之前(压缩机-冷凝器-储液干燥过滤器-膨胀阀)的制冷剂呈高温高压状态,称为高压侧,相应的管道称为高压管;膨胀阀之后(膨胀阀-蒸发器-压缩机)的制冷剂呈低温低压状态,称为低压侧,相应的管道称为低压管。我们在车上可以用手来试探这些管路的温度,从而判断空调系统工作是否正常。

汽车空调系统最常见的故障就是不制冷或制冷不良,最主要的故障原因是制冷剂不足。一般运行时间较长的车辆,都会由于系统泄漏而导致制冷剂不足,或者由于管路破损导致制冷剂泄漏,而控制系统或压缩机故障比较少见。还有一种较常见的现象是汽车低速空调不凉而高速制冷正常,这种情况一般都是冷凝器脏污导致的,只要清洗冷凝器外表面就可以了。
