inteli5-11600kf和inteli5-11600k (英特尔十代酷睿i5 10600kf怎么样)

定位中端的英特尔酷睿i5系列处理器一直都是主流市场大多数用户的选择,其用足够的性能满足大家的使用需求并且保证流畅体验的同时,用更高的性价比给了预算有限的用户们更多提升其他硬件的空间。 如今,随着第11代酷睿处理器的推出,价格更加亲民的新一代的i5处理器性能实力就成了大家关注的焦点,聚牛科技第一时间拿到了英特尔酷睿i5-11600K这款处理器,这篇文章我们就来聊聊它的实际表现。

英特尔11代酷睿i911900f怎么样,英特尔酷睿i511代核显怎么样

架构与规格

在英特尔第11代酷睿系列处理器中,相较之处于平民价位的i5-11600K,自然更容易被广大玩家所接受。其规格采用与前代相同的6核12线程设计,12MB的三级缓存。基础频率为3.9GHz,单核睿频最高可达4.9GHz,全核睿频则可达到4.6GHz,并升级了Cypress Cove架构。

对于这款i5-11600K来说,长时功耗PL1可以维持在125W,而短时睿频功耗PL2则可维持到250W,且最大维持时间约56秒。也由于这是一款后缀带K的处理器,如果玩家想要尝试通过手动超频达到5GHz以上的频率,散热只要稍微下一点点功夫,那么问题基本不大。

英特尔11代酷睿i911900f怎么样,英特尔酷睿i511代核显怎么样

仅以参数作为参考的话,i5-11600K实际与i7的差别并没有想象的那么巨大,除了核心数较i7略少一些外,整体已经非常给力了。如果从游戏玩家的角度出发,过多的核心与线程也并不一定会为游戏的帧数起到明显改善的作用,更何况升级过后的Cypress Cove架构已经将IPC实现了百分比两位数的效率提升,这反而才是决定游戏能力的关键。

测试平台简介

英特尔11代酷睿i911900f怎么样,英特尔酷睿i511代核显怎么样

显卡方面,好U配好卡的道理大家都懂。作为国内顶级OEM厂商,映众的各大系列也迅速推出了多款非公版的RTX 3080显卡,自然也包括这次测试过程中所使用到的RTX 3080冰龙超级版。与同类型品牌相比,映众RTX 3080冰龙超级版的设计更富有硬朗的金属气息,再加上灰白黑的相间配色、logo灯箱设计以及第4颗专为显存进行辅助散热小风扇,科技韵味十足,颇有些赛博朋克的味道。

英特尔11代酷睿i911900f怎么样,英特尔酷睿i511代核显怎么样

散热用料方面,面对性能日趋强劲的RTX 30系列,映众RTX 3080冰龙超级版采用了3颗92mm的镰刀型扇叶风扇,低转速下更加安静,高转速下可以保证稳定充裕的风量。在3 Slot厚的散热鳍片下,共有7根热管与GPU核心直接接触进行热量传导,还有一根6mm的独立复合热管专为显存及供电单元进行降温,长效保持内部温度的稳定,延长显卡使用寿命。

供电方面,映众RTX 3080冰龙超级版与公版不同,并非选择的是单12pin供电设计,而是双8pin供电方案,对于玩家日后进行显卡超频来说显然更加方便。当然,如果想要在后续让这块TGP高达340WDE 映众RTX 3080冰龙超级版在高频状态下稳定运行,建议一定要搭配一个750W以上的电源。

规格方面,映众RTX 3080冰龙超级版采用了最新的安培架构设计,配备有8704个CUDA单元,Boost频率可达1770MHz,相比于公版的1710MHz,性能表现会更加明显。显存依然采用最新的GDDR6X,容量为10GB,位宽320Bit,速率可达19Gbps。

在视频输出接口上,映众RTX 3080冰龙超级版支持3个DP和1个HDMI 21,可支持单线8K视频输出。

英特尔11代酷睿i911900f怎么样,英特尔酷睿i511代核显怎么样

兼容第11代酷睿的Z590系列ROG MAXIMUS XIII HERO主板与Z490系列最大的改动,DMI 3.0总线由x4翻倍至x8,缓解了一块高速M.2 NVMe SSD就能将DMI 3.0总线占满的槽点,且新增了对USB 3.2 Gen2x2的支持。

为了保证足够的供电与散热,ROG MAXIMUS XIII HERO采用14+2相供电,并增加了非常多的巨型金属散热配件,并将一根热管贯穿于热量集中的区域,使得散热效果更加充分。

ROG MAXIMUS XIII HERO拥有两条PCI-e 4.0x16插槽,但第二条PCI-e 4.0插槽只有一半的金手指,所以只能以x8运行。

内存方面,支持DDR4双通道内存,最大容量可达128GB,最大频率为5333MHz。而其之所以能够达到如此高的频率,官方表示是因为内存A2与B2插槽采用的是菊花走线,更低的通道内延迟所带来的更高频率,但代价则牺牲一个通道的延迟与频率,来为另一条通道的性能。

扩展性方面,ROG MAXIMUS XIII HERO拥有4个M.2接口以及6个SATA 6Gbps接口,存储扩展能力非常强大。另外,ROG MAXIMUS XIII HERO为每个M.2接口都配备有铝合金散热片,可以进一步增强SSD固态硬盘的散热能力。

英特尔11代酷睿i911900f怎么样,英特尔酷睿i511代核显怎么样

内存的选择上,我们选择的是2条3600MHz的16GB HyperX FURY DDR4 RGB雷电流光系列骇客神条。作为HyperX内存家族中的旗舰产品,拥有极佳的稳定性、兼容性。由于支持Plug N Play功能,HyperX FURY DDR4 RGB可自动超频至系统BIOS允许的最高速度。而由于XMP技术的加持,选择一个预设的配置文件,就可以躲开各种头疼的参数,小白也能轻松实现超频。内存表面覆盖了金属散热马甲,采用导热硅胶固定,外观整体较为时尚。外部散热马甲设计也延续HyperX FURY雷电系列骇客神条家族风格,不仅能增加整体的美感,也能提供更大的散热面积。配合金属棱角的前卫风格,RGB灯条部分提供的流光溢彩更是彰显硬核气质,借助HyperX红外同步技术,可以保证各种设备之间的光效同步,轻松玩转“光污染”。

英特尔11代酷睿i911900f怎么样,英特尔酷睿i511代核显怎么样

1TB的金士顿A2000 M.2 NVMe固态硬盘,作为一款超高性价比的NVMe PCIe固态硬盘,它采用NVMe PCIe Gen 3.0 x 4高速接口,读写速度可以达到2200MB/S和2000MB/S。凭借纤薄的单面 M.2 2280设计,金士顿A2000 M.2 NVMe固态硬盘适用于多种不同设备,安装在超级本或小型 PC系统上可以激发电脑的全部潜能。全新3D NAND闪存芯片,稳固、耐用并且安静环保,无活动部件大大降低了故障风险。运行时的抗震强度最大2.17G (7-800Hz),非运行时的抗震强度最大20G (20-1000Hz),相比机械硬盘抗震和抗冲击能力更强。另外套装中包含了两块可自行安装拆卸的散热马甲,安装后满载运行时散热能力增强,运行更加稳定。

英特尔11代酷睿i911900f怎么样,英特尔酷睿i511代核显怎么样

安钛克NE 850金牌全模组850W电源,全日系电容,转换效率高达92.89%,LLC+DC-DC方案设计。在持续供电方面,这款850W的电源基本可以应对市面上的绝大多数的供电需求,支持单路12V的持续输出。

英特尔11代酷睿i911900f怎么样,英特尔酷睿i511代核显怎么样

Tt在散热风扇进入RGB时代之后就备受好评,成为不少电脑爱好者的首选。所以散热器我们选择的是Tt Thermaltake 彩虹D500P CPU散热器。 其拥有 5根6MM纯铜热管直接与CPU核心接触 穿FIN工艺设计增大了鳍片与热管的接触面积 配合更大的 鳍片面积与数量 使散热能力进一步提升。因为有 安全背锁设计防止振动 在散热器工作时,也不会有噪音的困扰。 LED导光圈设计 更可以呈现 RGB炫彩视觉盛宴

英特尔11代酷睿i911900f怎么样,英特尔酷睿i511代核显怎么样

安钛克驱逐者DF600FLUX中塔机箱,标准的ATX箱型,半开放式的机箱前面板,可以为内部提供更加顺畅的进风体验,减少机箱闷罐的情况发生,同时支持双位360水冷。 支持ARGB神光同步,除电源外自带2个USB 3.0接口、麦克风/耳机接口、1个LED控制键、硬盘/电源灯,内部主要进出风部分全部赠送磁吸式防尘网。安钛克这款DF 600FLUX机箱用起来相当皮实,风道设计良好,配合RGB组件和LED一键控制,会非常的爽。

理论测试

接下来我们要进行的是理论测试,为了方便大家理解,我们主要拿i 5 -10 6 00K进行对比。

英特尔11代酷睿i911900f怎么样,英特尔酷睿i511代核显怎么样

首先是CPU-Z的处理器测试,这里i 5 -11 6 00K的单线程成绩为6 34 . 9 、多线程成绩为 4637.3 ,而i 5 -10 6 00K单线程成绩为 564 . 3 、多线程成绩为 4146 . 6。由此可见,在单线程和多线程上, i 5 -11 6 00K 都有了约12%的性能增强。

英特尔11代酷睿i911900f怎么样,英特尔酷睿i511代核显怎么样

以单核进行高斯勒让德算法计算圆周率的SuperPi上, 我们依然 计算小数点后100万位的时间,i5-1 1 600K成绩约 6 . 856 秒,i5-10600K成绩约7.767秒,这里的成绩是越快越好,所以可以看出性能上i5-1 1 600K略胜一筹。 我们此前跑AMD 锐龙5 5600X 的成绩7.655秒,可见能跑进7秒的 i5-1 1 600K 性能还是可圈可点的。

英特尔11代酷睿i911900f怎么样,英特尔酷睿i511代核显怎么样

Fritz Chess Benchmark是一款国际象棋测试软件,通过AI模拟思考国际象棋的算法,我们通常也会用它来做计算机的科学计算。 这里, i5-1 1 600K成绩为 26810 步,i5-10600K成绩为25667步,这里i5-1 1 600K 的进步应该说并不算大。

英特尔11代酷睿i911900f怎么样,英特尔酷睿i511代核显怎么样

英特尔11代酷睿i911900f怎么样,英特尔酷睿i511代核显怎么样

7- Zip在国内市场的知名度可能并不如WinRAR或是一些国产压缩软件要高,但在全球范围内仍然非常受人追捧。原因很简单,安全免费且开源,基于GNU LGPL协议使得压缩比非常高,还可以打开一些WinRAR无法打开的分卷。在这款我们会经常使用到的工具里,内置的BenchMark可以很好的帮我们对这些处理器进行测试。

英特尔11代酷睿i911900f怎么样,英特尔酷睿i511代核显怎么样

i5-1 1 600K单线程成绩为 7517 MIPS,多线程成绩为 58647 MIPS;i5-10600K单线程成绩为7223 MIPS,多线程成绩为53318 MIPS。这个环节,i5-1 1 600K的成绩 也是在单线程和多线程上都实现了超越,差距分别为4%和10%。

英特尔11代酷睿i911900f怎么样,英特尔酷睿i511代核显怎么样

英特尔11代酷睿i911900f怎么样,英特尔酷睿i511代核显怎么样

CineBench系列采用的是与Cinema 4D相同的特效引擎,相比使用过C4D的玩家能够从Cinebench系列的渲染中看出些许相似,这也是行业内公认的渲染类基准测试软件。对于经典的R15,不仅加强了着色器、抗锯齿、阴影、灯光、反射模糊等方面的渲染考察,更是最多能够支持256颗逻辑核心。

英特尔11代酷睿i911900f怎么样,英特尔酷睿i511代核显怎么样

i5-1 1 600K单核成绩为2 38 ,多核成绩为1 693 ;i5-10600K单核成绩为208,多核为1485 事实上, i5-1 1 600K 的单核性能提升使它的成绩不仅超越了 i5-10600K 单核成绩近14.4%,也成功超越了去年旗舰处理器 i9-10900K单核217 成绩

英特尔11代酷睿i911900f怎么样,英特尔酷睿i511代核显怎么样

英特尔11代酷睿i911900f怎么样,英特尔酷睿i511代核显怎么样

R20针对下一代CPU采用了与R15完全不同的全新渲染架构,但实际上在渲染测试成绩上与R15并没有太多区别。

英特尔11代酷睿i911900f怎么样,英特尔酷睿i511代核显怎么样

i5-1 1 600K单核成绩为 589 ,多核成绩为4 170 ;i5-10600K单核成绩为497,多核为3571;i9-10900K单核成绩为515,多核为4976。与R15结果类似,i5-1 1 600K 的单核成绩已经可以完爆去年的i9-10900K,这确实比较令人惊喜。

英特尔11代酷睿i911900f怎么样,英特尔酷睿i511代核显怎么样

英特尔11代酷睿i911900f怎么样,英特尔酷睿i511代核显怎么样

X264和X265转码我们还是放在一起说,都是我们身边经常接触到的格式,常见于视频文件的压缩编码。在视频内容上,X265会比X264的压缩编码格式更节省空间,尤其对视频压制需求较大的玩家,即使X265的编码时间略长,但更小的视频体积无疑更加吸引人。尤其是对移动视频存储设备来说,是否支持X265将会直接意味着所能存储视频的时长。

英特尔11代酷睿i911900f怎么样,英特尔酷睿i511代核显怎么样

通过X264 FHD Benchmark和X265 HD Benchmark这两种压缩编码格式转换的测试,我们得到了具体的测试数据,X264 i5-1 1 600K成绩为 53.14 fps,i5-10600K成绩为 47.04 fps,;X265 i5-1 1 600K成绩为 32.61 fps,i5-10600K成绩为28. 88 fps。

这里我们可以发现,i5-1 1 600K 依然相较于前辈 i5-10600K 有很大的提升。

英特尔11代酷睿i911900f怎么样,英特尔酷睿i511代核显怎么样

英特尔11代酷睿i911900f怎么样,英特尔酷睿i511代核显怎么样

在3DMark推出的测试组件Time Spy Extreme 中,仅就CPU得分而言,i5-1 1 600K 成绩达到了4224分,远远地将 i5-1 0 600K 甩在了后边,并且也领先于竞争对手锐龙5 5600X的4136分。

英特尔11代酷睿i911900f怎么样,英特尔酷睿i511代核显怎么样

英特尔11代酷睿i911900f怎么样,英特尔酷睿i511代核显怎么样

使用PCMark 10针对现代办公所设计的基准测试进行测试,i5-1 1 600K成绩为 7888 ,i5-10600K成绩为6487,i9-10900K成绩为698 0 锐龙5 5600X成绩为7205。 相较于上代产品 i5-1 0 600K i5-1 1 600K 的提升主要集中在生产力和数位内容创作两方面,也就是说,在电子表格、文档编写、 照片编辑、渲染与视觉化、视频编辑等应用场景上, i5-1 0 600K 相对来讲更加强大了,这对于一些小伙伴来讲绝对是好消息。

英特尔11代酷睿i911900f怎么样,英特尔酷睿i511代核显怎么样

英特尔11代酷睿i911900f怎么样,英特尔酷睿i511代核显怎么样

使用《古墓丽影:暗影》内置的Benchmark进行测试,在1080P最高画质的情况下,i 5 -11 6 00K的CPU游戏平均每秒帧率为1 47 ,CPU渲染平均帧率为2 33 ,i 5 -10 6 00K的CPU游戏平均每秒帧率为1 47 ,CPU渲染平均帧率为2 36 由于每次测试存在误差,我们可以认为在这款游戏的表现上, i 5 -10 6 00K i 5 -11 6 00K 是旗鼓相当的。

英特尔11代酷睿i911900f怎么样,英特尔酷睿i511代核显怎么样

英特尔11代酷睿i911900f怎么样,英特尔酷睿i511代核显怎么样

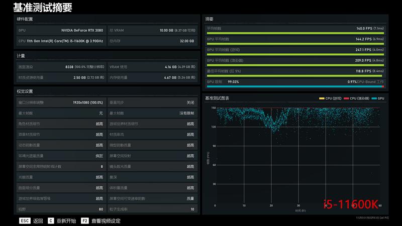
在另一款游戏《战争机器5》的基准测试中, 在1080P超高画质的情况下,i 5 -11 6 00K的平均帧率为140,i 5 -10 6 00K的平均帧率为11 0 当然, 考虑到这主要看显卡的水平,大家 参考一下 就行 了。

平台稳定性测试

最后,我们来 通过烤机测试一下这两款平台是否足够稳定。

英特尔11代酷睿i911900f怎么样,英特尔酷睿i511代核显怎么样

通过AIDA 64进行单烤CPU的FPU测试,在室温约20℃的环境下烤机约30分钟。 i 5 -11 6 00K 烤机温度稳定保持在 90 ℃,平均功耗在1 56 W左右 总体而言,功耗与温度表现控制 也算是不错了。

总结

当游戏玩家需要对DIY成本进行有效控制时,i5-11600K实际上将会是一项非常好的选择。并不是说i7不合适游戏,只是CPU对游戏体验的提升瓶颈极为有限,i5-11600K对于目前3A大作的游戏性能已经达标。若是玩家愿意主动压缩预算将i7减配至i5-11600K,那么多余的预算分配给更高端的显卡,显然将会是游戏玩家们的更优选。