转自原创 小核爱科普 小核拾光记 4月19日
01
什么是裂变反应,
它又为什么会放出能量嘞?
原子核是由核子凭借核力结合在一起的,就像一堆磁铁吸在一起,如果要把他们分开,就需要提供能量,这就是 原子核的结合能 。很自然的,组成原子核的核子越多,其结合能就越大。但是,原子核和磁铁一样,并不是磁铁越多,它们就更牢固,而是平均下来每一个磁铁的吸力越强,拆开它们就越难。即平均结合能越大,原子核中的核子结合就越牢固,原子核越稳定。原子核的结合能与核子数之比,称做 比结合能 ,也叫平均结合能。

水往低处流,原子核也应该向更稳定的方向发展,所以会有比结合能较低的原子核容易向比结合能较高的原子核进行转换,由上图可知,重元素核具有可被释放的潜在能量。这就是为什么我们通常使用铀作为燃料,因为其比结合能较低,容易发生核子之间的分离,即 裂变反应 。就是一个变成俩。

既然重金属原子核的裂变能够带来能量,那裂变具体能够带来多少能量呢?
早在100多年前,伟大的物理学家爱因斯坦就已经指出,质量和能量是物质的不同属性,但在它们之间存在着明确的定量关系,他提出了著名的质能方程:E = mc2,一定的质量m对应一定的能量E,二者的定量关系由“光速的平方”——c2联系起来,根据质能方程的涵义,反应后粒子总的静质量要减少,发生质量亏损,而亏损的这些质量就转变成立了能量。这样我们就得到一定数量的原子能了。
Ps:这些能量最终大多以热能的形式表现出来。
02
裂变反应有了,能量有了,
那自持链式反应又是个什么鬼?
根据上面的介绍,重元素核具有可以被释放的潜在能量,而通过裂变反应可以实现这一过程。我们已经知道了,实现裂变反应需要一个中子。这意味这,要想让反应持续进行下去,就必须提供源源不断的中子。哎你说巧不巧,当U-235核发生核裂变时,就可以产生一个或多个中子。发生反应需要一个中子,反应又产生多个中子,还有这好事!这么看来反应就可以持续进行下去了。这就是所谓的自持链式反应,可以简单的理解为,只需要在开始时“点火”,反应就自己进行了,并且反应还越来越快。一变二,二变四,四变八……

但是,如果中子像上图那样不受控制地增加,最终会导致……

很壮观的场面,但反应堆中可不能发生这种事情!因此,中子的产生率会被严格地控制。实际上,反应堆稳定运行时,由一个中子引发的链式反应将平均产生一个可以继续引发裂变的中子,其它中子则因为被共振吸收、被其它材料吸收、逃逸出反应堆等原因不能进一步引发裂变。反应过程就变成了一个接一个,就像这样……

保持稳定的自持链式反应,中子的产生率和消耗率达到平衡,反应堆就可以在一定的功率下源源不断地产生核能,此时称为反应堆临界状态,一般的压水堆核电站就工作在临界状态下。这也是反应堆与原*弹子**最本质的不同,一个是乖巧听话受控制,一个是放浪不羁爱自由。至于怎么具体控制中子,请您接着往下看。
03
都是利用核裂变,凭什么你
反应堆就是个乖宝宝?
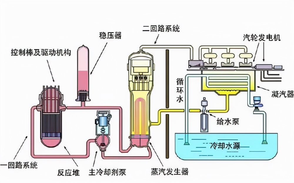
加压水冷却反应堆是我们最常听到的一种反应堆,也是目前世界上在运行的堆型中占比最高的一种。压水反应堆本体,长这个样子。

看起来是不是很高级,很复杂。没关系,让我们来透过现象看本质。

在反应堆中,所有的核燃料都放在堆芯区域。在这个区域将发生核裂变反应。我们已经知道,裂变反应需要中子来引发。因此,为了控制反应堆的功率,我们只需要在反应堆中人为地放置一些能“吃掉”多余中子的东西,它们就是用于控制反应堆的“功率调节和停堆系统”。图中的控制棒就是该系统的一种重要组成部分。
控制棒的内部填充的是强烈的中子吸收材料——银铟镉合金。将打在它上面的中子全部都“吃”掉,使得被“吃”掉的中子不能继续引发反应。从图中我们可以看到,控制棒自上向下插入堆芯。如果我们想降功率,就需要插入地更深一些,因而可以吸收更多的中子;反之想要升功率就向上提棒。这样反应堆就可以被很好地控制了。
另外,如果反应堆出现了紧急情况,这些控制棒还可以依靠自身的重力迅速下落,完全插入堆芯。这时,控制棒能在最短的时间内吃掉绝大多数的中子,因而能实现紧急停堆。
04
冷却剂对反应堆说:
你负责生产能量,
把他们带出来是我的任务
反应堆中无时无刻不发生着大量的核裂变反应,并产生大量的热,必须及时地将这些热量导出,否则温度将不断升高,最终导致堆芯熔毁!简言之,热的受不了,原地融化了。再说了,不把热量带出来造它干嘛用?
如何将这些热量安全地从反应堆中带出来呢?这就需要用到反应堆的热量搬运工——冷却剂。不同的反应堆所用的冷却剂也不尽相同,以压水反应堆为例,它利用水作为冷却剂,将反应堆堆芯的热量源源不断带出。这些水承受着极高的压力:约150个大气压,即使在300℃的温度下,也不会沸腾,这也是我们将其称为“压水堆”的原因。(所以,搬运工并不是那么好当的!)
原来压水堆就是个大热水器!

当然光有水还不够,得让它循环、流动起来,这也就需要一台超级强劲的水泵(专业名词叫“主泵”),这台泵有强劲呢?每小时可灌满9个标准游泳池!
好了,现在反应堆中的热量给了冷却剂,那冷却剂的热量又该给谁呢?这些热量将传递给蒸汽发生器,用于产生水蒸汽,其实也是个烧水的。这些蒸汽将被送入汽轮机,做功、发电,送入千家万户。这些部分就敬请期待小核后几期内容吧!

05
来点新鲜货!
现在我们知道了,所谓反应堆就可以简单理解为一个不断放热的热源。我们通过用控制棒对反应堆进行控制并且用冷却剂进行热量传递,把蕴含在核燃料中的能量以一定的功率源源不断地释放出来。在前面的介绍中我们知道了,最常见的压水堆,就是一个大热水器。
就像手机一样,有2G、3G、4G、5G手机,每一代都有不同的厂家生产不同型号。同样,听起来“高精尖”的反应堆也是这样,在科学家们的努力下,一代又一代反应堆被不断发展出来。这里,就来给大家介绍一下,最为先进的反应堆堆型之一,具有“第4代特征”的高温气体冷却反应堆,简称——高温气冷堆。位于中国山东省荣成市的世界首座具有*四代第**核电特征的核电站——石岛湾核电站,马上就要投入商用运行了!!!
常见的高温气冷堆有棱柱式反应堆和球床式反应堆。停停停!不说凡人话了是不?这我哪里听的懂!
您别急嘛,看看这两个例子您就明白啦。所谓棱柱式高温气冷堆就可以把他想成一个大的蜂窝煤炉子,棱柱状的核燃料就是一块一块的“蜂窝煤”,它们燃烧自己,为人类的进步而发热。(呜呜呜,好感动的样子)

那么球床式高温气冷堆呢?球床?燃料球?发热?球?煤球?这玩意莫不就是一个大煤球炉子?
可以啊,答对了,它就是个大煤球炉子。一教就会,真聪明!来来来,快和我们一起搞反应堆吧。不吃亏,不上当,为国贡献,心情好!

参考文献
[1] 曹欣荣.核反应堆物理基础[M]. 北京: 原子能出版社, 2011.
[2] Kugeler K, Zhang Z. Modular High-temperature Gas-cooled Reactor Power Plant[M]. Springer Berlin Heidelberg, 2018.
[3] 国核示范核电科普知识手册
图文 | 窦浩铭、张皓杰、刘礼勋、黄天翼、方浚麟
编辑 | 刘宇浩、窦浩铭