天下武功无坚不摧,唯快不破!职场打拼有时拼的不仅仅是智商,亦或情商,而是效率。同样的工作,有些人能够在最短的时间完成,而有些人总是加班加点还是无法完成。有时,你缺少的并非方法,而是工具。
作为一根混迹职场多年的“老油条”,为了提高工作效率尝试过各种“办公神器”,电脑上的应用删删减减,最终留下了这7款我称之为“职场必备”办公软件。
利用好电脑上这些高效办公软件,工作效率蹭蹭往上涨。
本文大纲如下图:

一、日程管理类
1.Outlook——微软的免费个人电子邮件和日历
手机电脑课同步使用。
如果你的电脑里装了全套Microsoft,那么直接可以在电脑下方任务栏中打开日历就好。
画面简洁,无*绑捆**,轻量便捷。
很多人都知道可以用来收发邮件,殊不知,它的日历功能也是非常滴好用。
可以随时创建待办事项,设置提醒时间。

它还可以直接切换到微软的Microsoft TO-DO,日历日程+计划清单管理,两者结合起来简直nice~既然说到它了,就简单的介绍一下:
Microsoft TO-DO是一种个人计划清单管理工具,可以整理和简化你的计划。
在windows系统自带的Microsoft store里即可免费*载下**使用,没有*绑捆**广告与弹窗,不用担心忘记工作啦。

对于每一个任务还可以分步骤进行编写,包括设置起止时间、提醒时间、添加附件等。

2.桌面日历——一款放置在桌面上的日历
手机电脑可同步使用
如果你不想天天需要打开日历才能看到日程的话,我强烈推荐你这个软件。
是直接将日历嵌入到你的电脑桌面上,开机即可显示。
待办事项随时输入,还可以调节日历大小、位置、透明度、颜色等等,不会遮挡住桌面文件,非常好用!!

二、思维导图类
1.Xmind——任何平台都可以用的思维导图
这款软件不同于其他思维导图类软件,它不属于某一平台的附属品,而是一款独立的思维工具,在任何平台和任何软件都能使用,还支持Linux系统。
内置有30款不同的样式可以选择,同样有30多种样本图库可以参照,可以做清单、读书导图、时间轴、鱼骨图、SWOT分析图以及个人简历等等。傻瓜式上手,学习成本很低。

还有各种贴纸、标签icon,都是按照不同的场景和行业分好类的,在制作思维导图的时候可以按照不同的模块以及重要程度进行分类标记,方便快速找到重点。

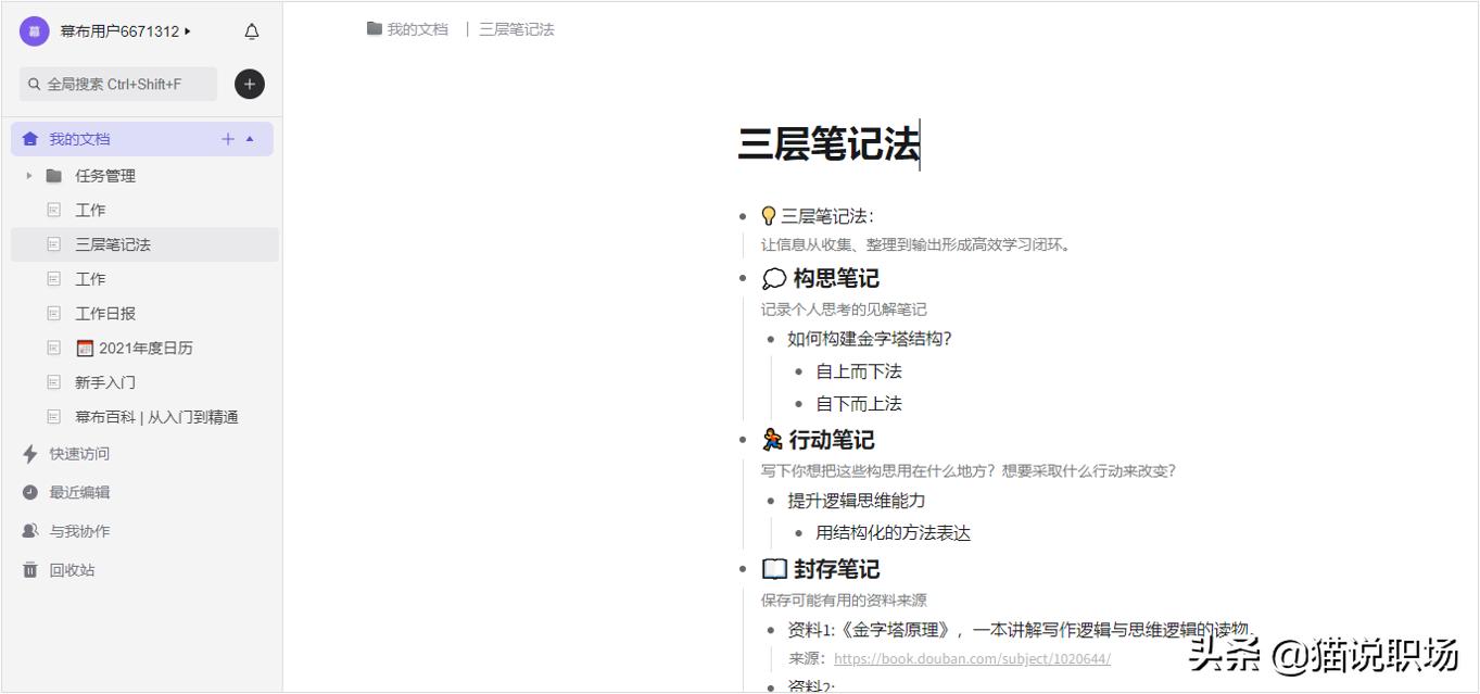
2.幕布——极简大纲笔记,一目了然
必须要提的一点就是 大纲笔记和思维导图 的 随时切换 ,使用起来真的是so good~
除了可以帮你用更高效、更清晰地来做笔记、安排任务、制定计划甚至是头脑风暴外,它还可以利用链接邀请协作者,或者多方式分享文档,方便团队间的协作交流。
页面足够简单,以大纲形式来呈现结构化内容,主题与主题之间形成层级关系,主题下的每一个节点都可以点击进行单独编辑。


梳理完的大纲笔记可以一键转换为思维导图,支持多种导出类型,例如常见的Word、PDF、JPG等格式,并且最后导出的页面和呈现的页面保持一致。
3.MindMaster——模板丰富,更适合新手使用
要知道,将你的思维通过导图的形式展现出来,也是作为职场人士一个必不可少的技能。
比如在做项目计划、培训计划、风险管理、会议管理、商业分析时,你需要制作出绘制出属于自己的思维导图,不然即使你当时对这个活动有清晰的想法,过了一段时间之后,也会变得模糊,那么你还怎么向上级汇报工作呢?
MindMaster在思维导图类的软件里算是很基础的了,较贴合新手使用,它提供丰富的模板,有基础简单的,也有复杂的,都可自定义设计。
尤其在忙碌的工作中,有了丰富的模板,能够帮助你节省许许多多的时间。

MindMaster可以支持普通的思维导图绘制,还支持甘特图、时间轴、鱼骨图等图形的绘制。

三、知识管理类备忘录/笔记类
1.简道云知识库——在线协作,沉淀知识
地址:知识库_知识库系统_知识库管理系统_企业知识库-简道云
我们在日常学习工作中,往往需要储备不同领域的知识体系,所以“独立的结构化空间”对于知识管理来说非常重要。
这块儿做的比较好的有OneNote,但是它有另一个致命缺点就是无法协同,而对于工作*党**来说,协同又是一个绕不开的词儿。
所以有一款 既能满足协同协作要求,同时又能拥有自己的独立知识空间的知识管理工具 ,真的很香!

而它又赋予了知识库 权限功能 , 可以给不同文档设置权限,只有有权限的成员才可以查看该文档。 这就很像微信朋友圈里的分组标签权限,想给谁看就给谁看,个人的私密空间别人别想来打扰!

我是一个下班不喜欢带电脑回家的人,因为太重啦!但又免不了需要处理紧急的事,比如突然想起来自己早上做的一个知识体系中一个节点出了问题,必须马上修改......(谁叫咱是打工人呢!)
这款工具可以绑定企业微信、钉钉、微信、飞书等第三方平台,有新的文档动态就会有消息提示,手机上也可以随时查看处理。

最后再提一嘴:这个知识库工具可以插入图片、图表、待办等常规元素,当我做出一个丰富的知识库体系后,还是很自豪滴!

2.OneNote
来自微软的一款软件,页面可以无限延伸,就很像套娃一样,可以一级级不断新建页面,这对于我们整理工作、知识来说有极大的扩展空间。
很多情况下,当我们刚开始看一本书或资料时,并不知道该如何规划这些知识领域,慢慢往后看才会形成想法,OneNote的无限延展页面就给了我们极大的空间和调整的包容度。

给大家看一下大佬是怎么用的:

- 做计划的一把好手
OneNote中内置了很多工作标记符号,包括待办事项、重要、问题、后续工作等等十几种,还支持自定义标记。日常工作/学习计划绝对够用了,每次看到自己DIY的工作计划表,顿时动力满满!

3.Windows便笺——电脑自带,无需*载下**
手机电脑可同步
在 Windows10 系统中点击搜索按钮,输入便笺或者 sticky notes,就能打开微软自带应用便笺。
打开之后,主界面为笔记列表,如果觉得列表碍事,则可以只留下单个便签在桌面上。
点击左上角加号,即可添加便签;点击右上角三个点,也就是设置,可以更换便笺颜色或打开笔记列表。除了常规设置外,你可以启用暗黑模式或让模式跟随系统,还有手动同步。

它还具备数据导出的功能,这对笔记应用来说,是锦上添花的。

四、数据管理分析类
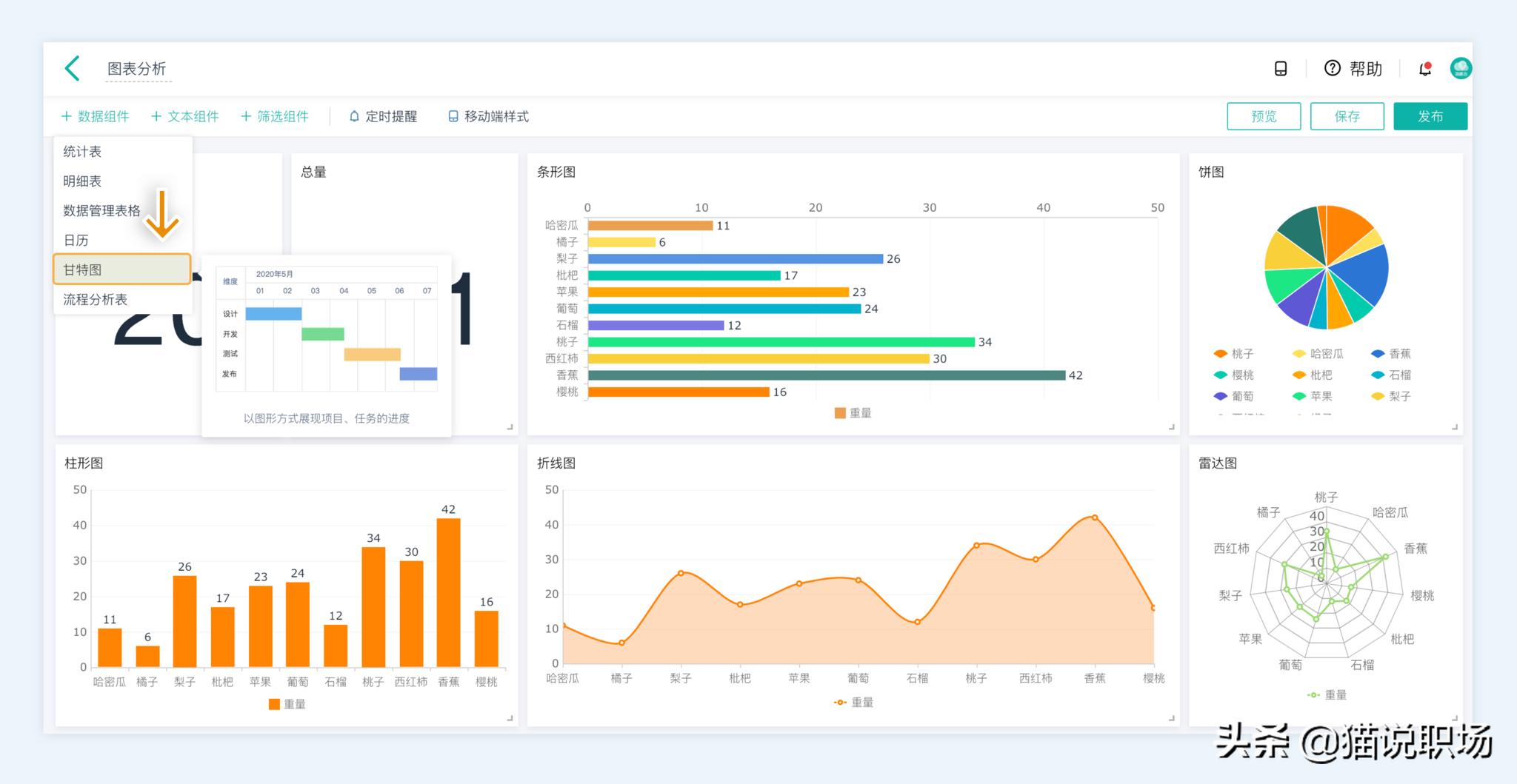
简道云—数据分析管理工具
地址:图表软件_数据分析图表_统计图表_可视化图表-简道云
它可以做许多数据管理与分析的事情,Excel可以配合简道云的表单与仪表盘功能,可以自动将收集到的数据进行各种计算、展示,自动生成柱形图,雷达图,折线图等,还支持函数运算和多表关联功能,看起来很高大上有木有。


用这个工具做数据分析的最大优势在于它克服了Excel只能分析本地数据、表与表之间孤立的缺点,可以在线完成数据采集和分析。

它支持实时获取数据,收集上来的数据在简道云内可直接分析处理,制作一些统计图表时,简道云和excel的逻辑差不多,但制作起来更加傻瓜(简单)、快速。

对于这些软件,如果你觉得相见恨晚,那么我要说的是:什么时候开始都不算晚,越早开始使用这些软件越早受益,越能够早日提升自己在职场中的竞争力。