首页 ›
机电天下 ›
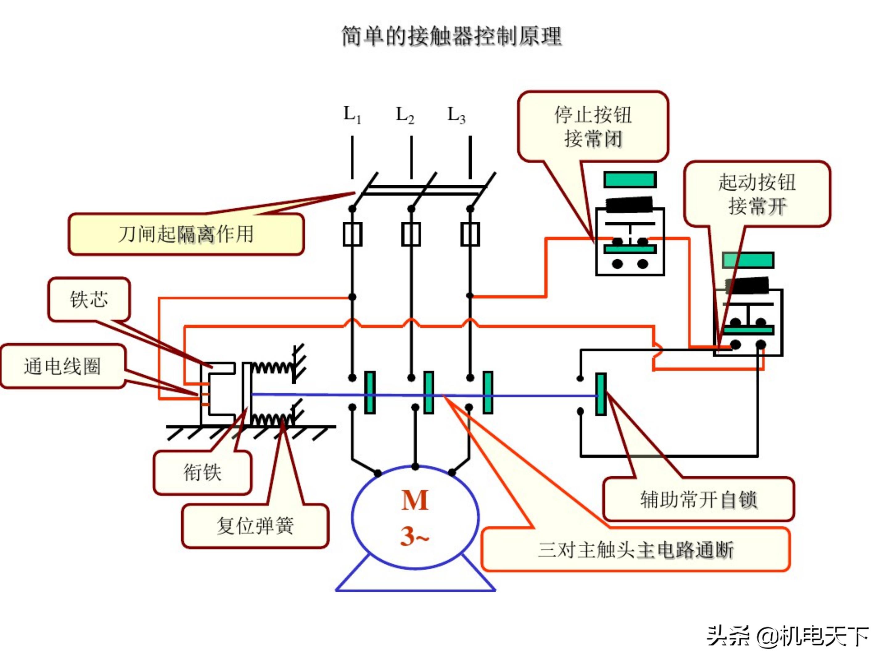
电工基础知识初级培训讲义(电气人必看!)
电工基础知识初级培训讲义(电气人必看!)
🏷️ 机电天下
✍️ 建筑机电技术交流平台,暖通、给排水、电气培训及顾问咨询服务
📅 2021-07-20 00:00:00
关注本号,私信回复:01066,得到本文原版资料!本资料选自机电天下vip会员,目前会员资料库已上线3T常用精品机电资料,加入之后全部可*载下**!如需了解vip,请关注本号之后,私信回复:vip





















































关注本号,私信回复:01066,得到本文原版资料!本资料选自机电天下vip会员,目前会员资料库已上线3T常用精品机电资料,加入之后全部可*载下**!如需了解vip,请关注本号之后,私信回复:vip