离心式空压机是化工生产中常用的一种高速旋转的设备,其通过高速的旋转,产生离心力,使得气体在空压机的叶轮中扩压流动,从叶轮流出的气体流速、压力都得到了相应的提升,进而实现压缩空气。
1. 油压突然下降
压缩机油压突然下降原因比较复杂,与机组内部件构成存在密切的联系,处理这一故障要根据实际情况而定。
一般情况下,油压下降与油泵、油管等润滑系统油管相关,处理这一故障需要做好压力测试及处理工作。
例如,当油泵故障降低时,也降低了压力,应对油泵及时检查,排查故障原因;当故障与油管有关时,故障源于有关破裂而造成泄漏,具体措施为更换新油管。
2. 气体出口流量降低
气体出口流量降低主要的原因在于过滤器和密封装置,这两种部件控制不当则会减小气体的流量,影响到压缩机装备的正常功能。
故障处理方法:
一是气体过滤器堵塞造成吸气量的减少是过滤器产生故障的主要原因,可以通过对气体过滤器的清洗,从而将故障排除;
二是密封装置产生故障的原因在于密封间隙过大,造成泄漏,最好的解决方法是更换密封,或者按照规定对其进行调整。
3. 冷却器出口温度过高
气体冷却器出口位置的温度大于60℃,该故障的产生与冷却器的冷却水量及其冷却管、流速、管板与管之间的配合有关。
例如,管板与管之间配合松动或冷却管破裂,无法保持气体冷却器出口位置温度,使其超出允许范围;压缩机运转压力过高而增加了部件的磨损,产生了明显的温度升高现象。
具体处理措施,采用胀管器把松动的管子胀紧,或将已损坏的管子两端堵塞,对冷却器的芯子进行清洗。
4. 轴承温度过高
轴承是离心式压缩机运行故障的核心部件,决定着整台设备的运转效率,轴承温度过高是压缩机运行比较常见的故障。
温度故障主要表现:轴承的进油口节流圈孔径太小,进油量不足;润滑系统油压下降或滤油器堵塞,进油量减少;冷油器的冷却水量不足,进油温度过高。
根据这些故障现象,实际处理过程需检修润滑系统油泵、油管或清洗滤油器;调节冷油器冷却水的进水量;轴承的进油口节流圈孔径太小,进油量不足,适当加大节流圈孔径;检修冷油器、排除漏水故障或更换新油。
5. 轴承振动过大
振动荷载增大了轴承的承载幅度,并且引起离心式空气压缩机结构的故障耗损,对零部件损伤有很大的危害性。
轴承振动荷载超标的故障表现:转子或增速器大小齿轮的动平衡精度被破坏;轴承盖与轴瓦瓦背间的过盈量太小;齿轮啮合不良、齿轮磨损严重或损坏。
对于这类故障处理,主要方式是重新校正动平衡;刮研轴承盖水平中分面或研磨调整垫片,保证过盈量为0.02~0.06mm;检查齿轮磨损情况,重新校正大小齿轮间的不平行度、中心距及啮合面积,使之符合要求。
下面,我们在列举一些离心压缩机运行中可能会出现的故障与解决方法,请大家参考:
异常振动和噪声
Q: 不对中
A: 卸下联轴器,使原动机单独转如果原动机转动,时没有异常振动则故障可能由不对中引起;检查对中情况并参照安装说明书。
Q: 压缩机转子不平衡
A: 检查转子,看是否由污垢或损坏引起:如有必要应对转子重新行平衡。
Q: 叶轮损坏
A: 检查叶轮,必要时进行修复或更换。
Q: 轴承不正常产生原因
A: 检查轴承、调整间隙,必要时修复或更换处理方法。
Q: 联轴器故障或不平衡
A: 检查联轴节平衡情况,检查联轴器螺栓、螺母。
Q: 密封环不良
A: 检查测定密封环间隙,必要时候修复或更换。
Q: 油压、油温不正常
A: 检查测定密封环间隙,必检查各注油点油压、油温及油系统工作情况,发现异常设法调整。要时候修复或更换。
Q: 油中有污垢、不清洁,使轴承磨损
A: 查明污垢来源,检查油质,加油过滤,定期换油,检查轴承,调整间隙。
Q: 喘振
A: 检查压缩机运行时是否远离喘振点,防喘裕度是否正确,防喘装置是否工作正常。
Q: 气体管路的应力传递给机壳,由此引起不对中
A: 气体管路应很好固定,防止有过大的应力作用在压缩机气缸上:管路应有足够的弹性补偿,以应付热膨胀量。
Q: 压缩机附近有其它设备工作
A: 将它们的墓座基础互相分离,增加连接管的弹性。

止推轴承故障
Q: 轴向推力过大
A: 检查止推轴承间隙,检查气体进出口压力差,必要时检查内部密封环环间隙数据是否超标,检查段间平衡盘密封环间隙是否超标。
Q: 润滑不正常
A: 检查油泵、油过滤器和油冷器,检查油温、油压和油最,检查油的品质。

油密封环和密封环故障
Q: 不对中和振动
A: 参阅振动部分
Q: 油中有污物
A: 检查油过滤器,更换附有污物的滤芯;加强在线过滤。
Q: 密封环间隙有偏差
A: 检查间隙,必要时应给予调整或更换。
Q: 油压不足
A: 检查参考气压力,不得低于最小极限值。
Q: 密封环精度不够
A: 检查密封环,必要时应修理或更换。
Q: 密封油品质和油温不符合要求不够
A: 检查油质、油温,并予以解决。

密封系统工作不稳定、不正常
Q: 密封环精度不够
A: 检查油质、油温,并检查密封环,必要时应修理或更换。予以解决。
Q: 密封油品质或油温不符要求
A: 检查密封油质、指标不符应更换:检查密封油温,并进行调节。
Q: 油、气压差系统工作不良
A: 检查参考气压力及线路,并调整到规定值;检查压差系统各元件工作情况。
Q: 密封部分磨损或损坏
A: 拆下密封后重新调整间隙组装:按规定进行修理或更换。
Q: 浮环座的接触磨损不均匀
A: 应研磨、修正接触面或更换新的备件。
Q: 浮环座的端面有缺口或密封面磨损
A: 消除吸入损伤、减少磨损,必要时更换新的备件。
Q: 密封环断裂或破坏(组装损伤或空转时热应力破坏)
A: 可能组装时造成损伤,组装应注意;尽量减少空负荷运转:不能修复时应更换。
Q: 密封面、密封件、O形环被腐蚀
A: 分析气休性质,更换部件材质或更换新备件。
Q: 因低温操作密封部分结冰
A: 消除结冰,或用干燥氮气净化密封大气。
Q: 计量仪表工作误差
A: 检查系统的测傲仪表,发现失准时检修或更换。

性能达不到要求
Q: 设计错误
A: 检查系统的测审查原始设计,检查技术参数是否符合要求;如发现问题应与卖方和制造厂交涉。
Q: 制造错误
A: 检查原设计及制造工艺要求:检查材质及加工精度:发现问肠及时与卖方和制造厂交涉。
Q: 气体性质差异
A: 多检查气体的各种性质参数,如与原始设计的气体性质相差太大,必然影响压缩机性能指标:根据实际需要与可能设法解决。
Q: 运转条件变化
A: 实际运转条件与设计条件相差太大,必然使压编机运转性能与设计性能偏移,如发现异常应查明原因。
Q: 密封环间隙过大
A: 检查各部问隙,不符要求必须调整或更换。

喘振
Q: 运行点落入喘振区或距喘振边界太近
A: 检查运行点在压缩机特性线上的位置,如距离喘振边界太近或落入喘振区,应及时调整工况并消除喘振。
Q: 防喘裕度设定不够
A: 预先测定好各种工况下的防喘裕度;防喘裕度线应调整到最佳。
Q: 吸入流量不足
A: 可能进气阀门开度不够,阀芯太脏或结冰,进气通道阻塞,入口气源减少或切断等。应查出原因设法解决。
Q: 工况变化时放空阀或回流阀未及时打开
A: 进口流量减少或转速下降,或转速急速升高时应查明原因,及时打开防喘振的放空或回流阀门。
Q: 压缩机出口气体系统压力超高
A: 压缩机减速或停机时气体未放空或回流;出口止逆阀失灵或不严、气体倒灌,应查明原因采取措施。
Q: 防喘振装置未投自动
A: 正常运行时防喘振装置应投自动。
Q: 防喘振装置或机构工作失准或失灵
A: 定期捡查防喘振装置的工作情况,如发现失灵、失准或卡涩、动作不灵应及时解决。
Q: 防喘整定值不准
A: 严格整定防喘数值,并定期试验,发现数值不准及时校正。
Q: 升速、升压过快
A: 工况变化,升速、升压不可过猛、过快,要交替进行,缓慢、均匀。
Q: 降速未先降压
A: 降速之前应先降压,以免发生喘振。
Q: 气体性质改变或状态严重改变压缩机部件损坏脱落
A: 当气体性质或状态改变之前,应换算特性线,根据改变后的特性线整定防喘振值级间密封、平衡盘密封和O形环破损、脱落会诱发喘振。应经常检查,使之处于完好状态。
Q: 压缩机气体出口管线上止逆阀不灵
A: 压缩机出口气体管线上的止逆阀应经常检查,保持动作灵活、可靠;以免转速降低或停机时气体倒灌。

叶轮破损
Q: 材质不合格强度不够
A: 重新审查原设计、制造所用的材质,如材质不合格应更换叶轮。
Q: 工作条件不良(强度下降)
A: 工作条件不符聆要求,由于条件恶劣,造成强度降低,应改善工作条件,符合设计。
Q: 负荷过大,强度降低
A: 因转速过高或流量、压比太大,使叶轮强度降低,造成破坏;禁止严重超负荷或超速运行。
Q: 异常振动,动、静部分碰动撞
A: 振动过大,造成转动部分与静止部分接触、碰拴,形成破损,严禁振值过大强行运转,消除异常振动。
Q: 落入杂物
A: 压缩机内进入夹杂物打坏叶轮或其他部件。严禁夹杂物进入压缩机,检查进口过滤器是否损坏。

漏气
Q: 沉积夹杂物
A: 保持气体纯洁,通流部分和气缸内有沉积物时应尽早清除。
Q: 应力腐蚀和化学腐蚀密封系统工作不良
A: 防止发生应力集中,防止有害成分进入压缩机,做好压缩机的防腐措施。检查密封系统各元件,查出原因及时解决。
Q: O形密封环不良
A: 检查各O形环,如发现不良和老化应更换。
Q: 气缸或槽接头漏气
A: 检查气短接合面和各法兰接头,发现漏气及时采取措施。
Q: 密封胶失效
A: 检查气缸中分面和其他部位的密封胶及填料,发现失效应更换。
Q: 运转不正常
A: 检查运转操作指标是否正确,检查压缩机运行状态,发现不正常及时解决。
Q: 密封环破损、断裂、膝蚀、磨损
A: 检查各密封环:发现断裂、破损、磨损和腐蚀应查明原因,并及时修复或更换。

流量和排出压力不足
Q: 通流量有问题
A: 将排气压力与流量同特性曲线相比较研究,看是否符合已发现问题。
Q: 压缩机逆转
A: 检查旋转方向,旋转方向应与压缩机壳上的箭头方向一致。
Q: 吸气压力低
A: 检查入口过滤器
Q: 分子量不符
A: 检查入口过测定气体实际分子量,和说明书的规定数值相比较。如果实际分子量比规定值为小,排气压力就不足。
Q: 原动机转速比设计转速低
A: 检查压缩机运行转速,与说明书对照;如转速确实低,应提升原动机转速。
Q: 自排气侧向吸气侧的循环量增大
A: 检查循环气量,检查外部配管:检查循环气阀开度,循环量太大应调整。
Q: 压力计或流量计故障
A: 检查各计最仪表,发现问题应调校、修理或更换。
原动机超负荷
Q: 分子量比规定值大
A: 检查气体实际分子量,与设计说明书相比较
Q: 原动电动机在电气方面有问题
A: 检查断路器的热容配合动作状况;检查电压是否降低;检查各相电流差是否在3%以内;发现问题及时解决。
Q: 与叶轮相邻的扩压器表面腐蚀,扩压度降低
A: 拆开检查,检查扩压器各流道,如有腐蚀应改善材质或提高表面硬度;清扫表面,使表面光滑;如叶轮与扩压器相碰或扩压器变形,应更换。
Q: 叶轮或扩压器变形
A: 叶轮或扩压器变形应修复或更换
Q: 转动部分与静止部分相碰
A: 拆开原动机、压缩机和齿轮箱,检查各部间隙并与说明书对照,发现问题及时解决。

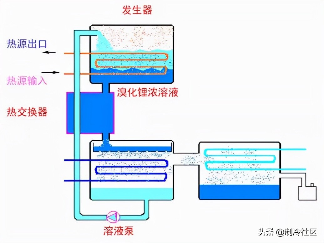
吸收式制冷机是以水作为制冷剂,溴化锂作为吸收剂的一种水制冷机组。
以制冷剂的蒸发而进行制冷;制冷机工作在高真空状态,所以必须保证机组的真空度;吸收液(溴化锂水溶液)具有很强的吸水性。
吸收式冷冻机是把水(H2O)作为制冷剂,溴化锂(LiBr)溶液作为吸收剂的冷温水发生装置。

把100g水从0℃加热到100℃需要100Kcar热量(显热),把100g100℃的水蒸发成100℃蒸汽需要540Kcar的热量(汽化潜热)。
潜热>显热,常压(760毫米汞柱)下水100 ℃蒸发, 当压力只有1/00大气压时(绝对压力6mmHg)水能在4 ℃蒸发,我们的制冷机组就是用水蒸发来制去冷媒水。把冷剂水放在一个密封容器内,使容器中接近真空状态( 6mmHg)这时水在4 ℃蒸发。我们让冷水经过容器后被吸热,就可制出7℃冷水(冷媒水)-容器叫蒸发器。

蒸发是一个吸收热量的过程-冷剂水蒸发吸收冷煤水的热量而达到制冷的目的。
蒸发了的冷剂蒸汽应该排到蒸发器外面,以保证制冷过程继续进行。因此必须连接装有强吸收力物质的容器,来吸收蒸发了的冷剂蒸汽,保证容器内的压力为6 mmHg。
LiBr溶液吸收性很强,溶液的浓度越高且温度越低其吸收性也越强。我们把溴化锂(LiBr)水溶液作为吸收剂来使用。在容器内吸收冷剂蒸汽,此容器称为吸收器。
但是在4℃蒸发了的冷剂被吸收液吸收的时候,吸收液将放出吸收热,吸收液的温度将上升,吸收力将降低。
因此用冷却水进行冷却防止吸收力降低。此吸收热与制冷剂的蒸发潜热相当,既冷水的热量通过制冷剂的蒸发传到冷剂蒸汽中,冷剂蒸汽被吸收到吸收器中,其放出的热量又被冷却后传到冷却水中。

溴化锂浓溶液因为吸收了冷剂蒸汽而变成了稀溶液,从而失去吸收能力,如何使溴化锂稀溶液变回到浓溶液?
溴化锂稀溶液被溶液泵输送到发生器内,在外界热源的加热下,溴化锂稀溶液变为浓溶液。同时生成冷剂蒸汽。
因加热而生成的溴化锂浓溶液恢复了吸收能力,流回到吸收器继续吸收来自蒸发器的冷剂蒸汽。
溴化锂浓溶液温度较高,而溴化锂稀溶液又需要加热,为了充分利用能源,我们在溴化锂浓溶液从发生器流回吸收器及溴化锂稀溶液从吸收器输送到发生器的过程中设置了热交换器,使二者进行热交换。

发生器当中产生的冷剂蒸汽达到饱和后,将使溴化锂稀溶液不能再蒸发,如何处理发生器内产生的冷剂蒸汽?

发生器:当吸收液吸收冷剂蒸气时,随着浓度的降低导致吸收能下降,为恢复吸收能力,将吸收液输送到另外一个容器中加热分离出冷剂蒸气-发生器(吸收液蒸发掉冷剂蒸气后被浓缩,又送回到吸收器,完成了溶液的循环,使制冷继续进行)。

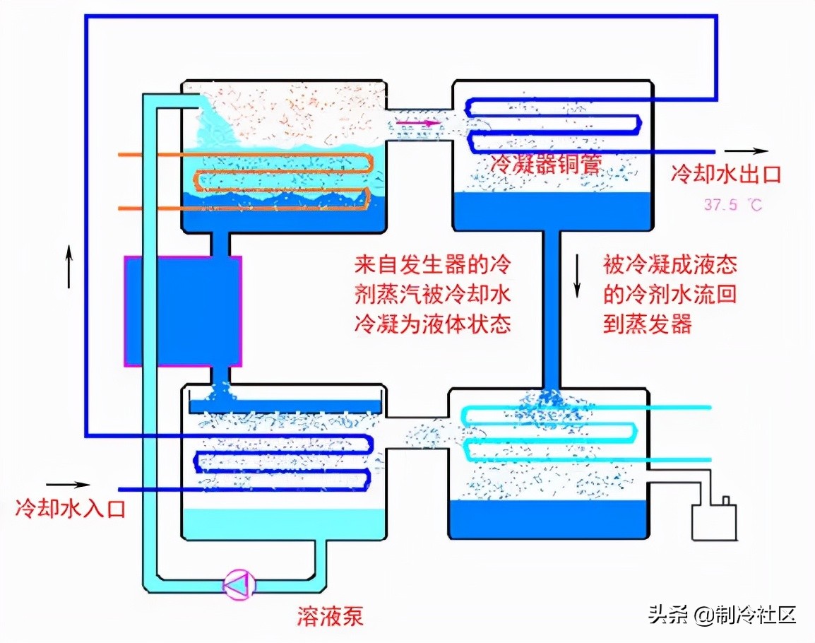
冷凝器的作用是:
通过冷凝器铜管内的冷却水降温,使来自发生器内的冷剂蒸汽冷凝为液态水。
液体状态的水流回到蒸发器继续蒸发吸热。使蒸发器内的冷剂水不断得到补充。至此,一个完整的制冷循环得以完成。
冷却水从出口处进入冷却塔,在冷却塔风扇的作用下,将其中的热量散发到大气中,温度降为32℃,再从冷却水入口处进入制冷机。如此循环往复。
冷媒水从制冷机出来后,进入空调器(或风机盘管),将冷量送到所需制冷的位置。
机组是多个交换器的组合体:
具体说:机组有 蒸发器、吸收器、高压(温)发生器、低压(温)发生器、冷凝器、高低温热交换器、冷剂水泵、稀溶液泵、浓溶液泵、真空泵、凝水热交换器、凝水疏水器、蒸汽调节阀、自动抽气装置组成。
1.蒸发器:蒸发器是机组制成冷(温)水的场所,管壳式热交换器,内部为喷淋式结构,换热管为高效换热管。冷剂水被冷剂泵喷淋至换热管的外表面并不断蒸发,吸收管内循环水的热量,使其温度下降。主要组成部分包括管板、传热管、支撑板、喷淋集管和喷嘴。
2.吸收器:吸收器和蒸发器相同,也是管壳式热交换器,内部为喷淋式结构,换热管为铜光管。由蒸发器通过挡液板过来的冷剂蒸汽被喷淋的浓溶液所吸收,浓溶液变成稀溶液,同时释放出热量。热量被换热管内流动的冷却水带走。主要组成部分包括管板、传热管、支撑板、喷淋集管和喷嘴,以及抽气集管。
3.高压(温)发生器 高温发生器是吸收式制冷机中非常关键的组成部分,通常作成为一个单体。主要由筒体、管板、换热管等组成。
4.低压(温)发生器:低温发生器也是管壳式换热器,低温发生器内部为喷淋式结构。稀溶液被喷淋至换热管外表面,由高温发生器产生的冷剂蒸汽在换热管内流动,加热稀溶液,同时并与产生的冷剂蒸汽一道流向冷凝器。主要组成部分包括管板、传热管、支撑板、喷淋集管和喷嘴。
5.冷凝器:冷凝器也是管壳式换热器,由发生器过来的冷剂蒸汽在换热管表面凝结成冷剂水,释放的热量被换热管内流动的冷却水带走。主要组成部分包括管板、传热管、支撑板。
溴化锂吸收式制冷机的分类:
1.按用途分:1)冷水机组;2)冷热水机组;3)热泵机组。
2.按驱动热源分:1)蒸汽型;2)直燃型;3)热水型。
3.按驱动热源的利用方式分:1)单效;2)双效;3)多效。
4.按溶液循环流程分类:
1)串联流程,分为两种,一种是溶液先进入高压发生器,后进入低压发生器,最后流回吸收器;
另一种是溶液先进入低压发生器,后进入高压发生器,最后流回吸收器。
2)并联流程,溶液分别同时进入高、低压发生器,然后分别流回吸收器;
3)串并联流程,溶液分别同时进入高、低发生器,高压发生器流出的溶液先进入低压发生器,然后和低压发生器的溶液一起流回吸收器。
5.按机组结构分类:
1)单筒型,机组的主要换热器(发生器、冷凝器、蒸发器、吸收器)布置在一个筒体内。
2)双筒型,机组的主要换热器布置在二个筒体内。
3)三筒或多筒型,机组的主要换热器布置在三个或多个筒体内。
蒸发器:
蒸发器中:水在6mmHg状态下,4℃度蒸发。

吸收器中:蒸发器冷剂蒸气,被吸收器内溴化锂浓溶液吸收,溶液浓度变稀。(蒸发器在蒸发过程中吸收冷媒水热量,使冷媒水变成7℃~12℃的冷媒水)

高压发生器:
吸收器内的稀溶液通过溶液泵导入到发生器,由蒸汽加热使溶液浓缩,浓度变浓,浓溶液返回吸收器吸收冷剂水,蒸发分离出的冷剂蒸汽被冷却水冷凝,凝结成冷剂水返回蒸发器。

低压发生器:有铜管、连接冷凝器的挡液板等组成,来自高发的中间溶液在铜管的外侧合铜管里面的冷剂蒸气进行交换,中间溶液进行蒸发浓缩程浓溶液--浓溶液经过低温热交换器至吸收器。冷剂蒸气在冷凝器中送往冷凝器(在冷凝器冷凝成冷剂水,进入冷凝器液囊)。

冷凝器:有铜管、挡液板,冷凝器用冷却水和来自低发的冷剂蒸气,冷凝后的冷剂水流入蒸发器。

高低温热交换器:他们主要是有铜管组成,稀溶液走管程,中间溶液或浓溶液走壳程,主要是用力提高热效率。前面说过①吸收剂在低温下更有利于吸收,所以尽可能把高发产生的吸收剂降温。②另一方面溶液的温度越高越有利于把冷剂蒸气从溶液中分离出来。
所以设置热交换器用稀溶液来降低中间及浓溶液的温度。

单效用吸收冷冻机:

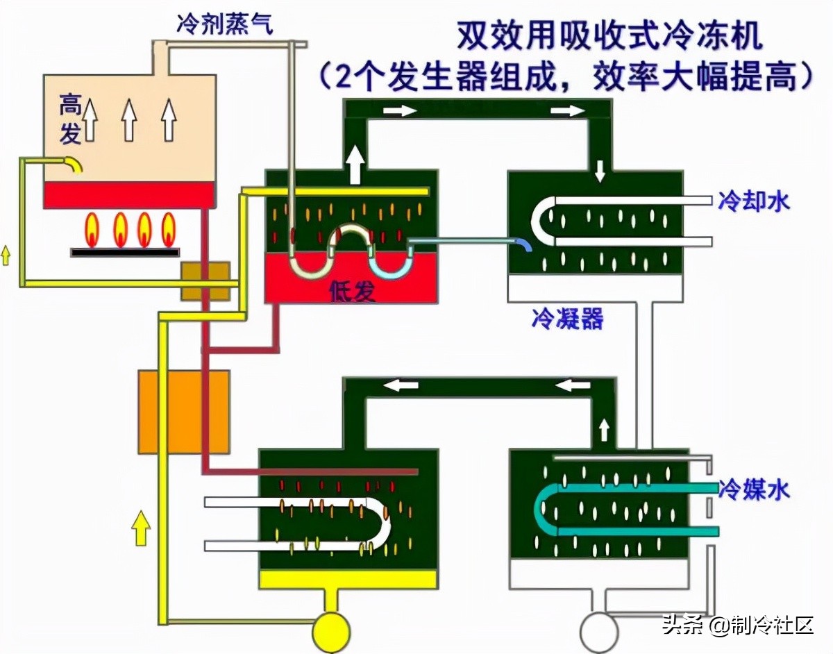
双效用吸收式冷冻机:

下见原理动图:

工作流程图:

实物结构及流程对照:








安全操作规程和保养维护:
Ⅰ 操作之前检查项目:
一.在微电脑控制面板上,把冷水泵、冷却水泵的操作转换到自动状态(手动操作除外)。
二.当前控制面板上的控制阀手动灯亮,表示控制阀处于手动模式。再次按控制阀开关转换到自动模式
三.检查控制阀是否正常打开,检查蒸汽管道压力高低。
四.检查冷媒水管道阀门是否开启正常,冷媒水泵是否可正常开启,水压是否正常;检查冷却水管道阀门是否开启正常,冷却水泵是否正常开启,水压是否正常(操作冷媒水泵和冷却水泵时,再次检查阀门的开启状态)。
五.检查确认冷却塔冷却风机组开启正常(自动状态不开启)。
六.检查完毕以上项目,确认正常操作者方可进入正常操作机组。
Ⅱ 开机(自动操作)
一.按压空调机控制面板上的操作开关3秒,系统就会进入开机状态,在远程操作状态下,要打开远程开关(计算机)
二.当空调进入操作状态,检查冷水泵和冷却水泵。为确保冷却水和冷水的正常循环,要检查每一部分的水压。当冷水管、冷却水管的出口压力比进口压力高时,才是正常状态。如果进出口压力一样或者压差减小,要迅速停止空调机并且转换冷水泵到手动状态查找原因处理问题。如果温度指针摆动厉害或者压力差异很大,这主要是管道中的水压力不足造成,要检查冷水和冷却水管路、以及系统水量予以补水。(特别说明:因处于自动工作状态的空调机是在正常状态下起动,即使冷却水量不足或者冷却塔风扇不正常,机组还将继续运转,这一点需要特别注意。)
三.检查蒸汽管道压力是否正常,冷却塔风扇是否正常运行。
Ⅲ 停机(自动运行):
一.按住控制面板上的停止键3秒种。
二.一分钟内自动关闭蒸汽输入控制阀。
三.冷却水泵停止工作。
四.冷冻水泵停止工作。
五.停机时的稀释运转大约需要5~15分钟,由高发的温度决定冷水泵和冷却水泵的停止时间。
Ⅳ 人工运行操作:
一.手动起动冷水泵、冷却水泵,检查冷水泵和冷却水泵循环正常,按压空调控制面板上的开启键3秒种,机组开启蒸汽自动运行。
二.检查蒸汽,冷却塔风扇是否正常。
Ⅴ 人工停机:
一.按压控制面板上的停止键3秒种。
二.一分钟内蒸汽停止供给。
三.在稀释运转5~15分钟之后,空调机停止运行。
四.停止冷却水泵。
五.停止冷水泵。
六.停止冷却塔(自动或手动)风扇。
Ⅵ 特别注意:
一.当操作者忘记关闭抽气阀或因异常操作而使空气进入机组,这是机组真空受到破坏,必须立即检查原因并且完全排除空气。
二.一旦蒸汽泄漏,马上关闭蒸汽进汽阀门,予以修理。
三.在机组稀释运转过程中,稀释运转完全结束后再关闭冷水泵和空调机,空调的突然停止会造成过冷的危险。特别是在运行期间尽可能不手动操作冷水泵,因为机组停止操作稀释运行期间,冷却水继续流动时,蒸发器铜管内不能流动的水会被留在机组内的残余冷量过渡冷却。
四.不要用兆欧表来测量主板上的温度调节控制元件。
五.冷水泵和冷却水泵通过互锁循环自动操作,就是说只有当冷水泵、冷却水泵、冷却塔相互连锁有效时自动操作才是有效的,所以必须检查保证其联锁正常,连锁运行起动关闭程序如下:
① 起动程序:冷水泵→冷却水泵→冷却塔→机组;
② 关闭程序:机组→冷却水泵→冷却塔→冷水泵。
溴化锂制冷机日常维护保养:
溴化锂吸收式制冷机是以流体基本状态参数的变化和物质的传热过程理论为基础,利用溴化锂二元溶液的特性及其热力状态变化规律进行制冷循环的。它对机组真空度要求很高。平时必须对机组采取日常维护保养,其主要内容为:(本段以LS空调为例)
1、短期停机保养停机时间在1-2周内时,保养工作主要是保持机组的真空度。应每日早晚两次监测其真空度。为了准确起见,在观察测压仪表之前把发生器泵和吸收器泵起动运转10min,而后再观察仪表读数并和前一次做出比较。
2、长期停机保养长期停机,应将蒸发器内的冷剂水全部旁通至吸收器,并使溶液均匀稀释,以防在环境温度下结晶。停机期间的保养方法,尚无统一规定,一般采用真空和充氮两种保养方法。
充氮保养是在保证机组确定无漏时,向机内充入49kPa(表压)左右的氮气,使之始终处于正压状态,使机组出现泄漏也不会漏入空气,而且有泄漏也可随时检漏,十分方便。它的缺点是:由于机组结构流程比较复杂,氮气难以一次性抽除。开机时制冷效率达不到要求,需要继续启动真空泵抽真空。此外还需要耗用购买氮气的资金。
真空保养是在机组停机后须使机内保持较高的真空度。这种方法比较简单,不但节省开支,而且也省去了充氮工艺操作。机组试运行前如果真空度依然合格,可直接开机投入运行。真空保养也有缺点:一旦监测不严或分析失误,会漏入空气而造成腐蚀另外如制冷机因密封质量不高而出现泄漏,还得充氮升压检漏。因此停机后与其等出现泄漏再充氮处理,还不如停机后立即充氮更主动。当然,对密封质量优良的制冷机,那就另当别论了。真空保养必须要设专人每天监测两次机组真空度,发现泄漏立即处理,不允许延误时间。
溴化锂制冷机内部的清洗:
中央空调溴化锂制冷机的清洗包括内部清洗和系统清洗。
1、溴化锂制冷机内部的清洗
对溴化锂溶液循环系统的化学清洗,是在机组内部腐蚀严重,机组已不能正常工作时,所采取的一种清洗,是使机组内腔清洁的唯一手段,一般4-5年清洗一次。通过清洗,可将机组内腔因腐蚀产生的锈蚀物彻底清除干净,可改善内腔的传热效果,提高喷淋效果,新灌注的溶液不受杂质的影响,在最佳状态发挥最佳的制冷力,通过对机组内腔壁的预膜,使预膜剂在材质表层发生化学反应,生成惰性的保护膜从而使机组腐蚀减少,使用寿命延长。
2、溴化锂制冷机冷却水冷媒水系统的清洗
在长期的循环过程中会在铜管、管道等内壁形成一层坚硬的污垢及锈质,有时甚至使管道产生堵塞现象,严重影响热质间的热量交换,导致机组制冷量大幅度下降。因此必须定时对水循环系统进行清洗。该清洗包括机组冬季保养时的铜管清洗和水系统清洗。
三 溴化锂溶液的再生处理
溴化锂溶液是机组的“血液”,经过长期的运行都会发生不同程度的变化。如:颜色由原来的淡黄色变为暗黄、红、白、黑等不正常颜色。溶液的浓度因腐蚀产物而降低,溶液的PH值变成强碱性或者偏酸性,溶液中的缓蚀剂失效,以及各种杂质离子的增加,这都将导致机组的正常制冷能力不能充分发挥,以及机组本身的腐蚀加剧。这时须对该溴化锂溶液进行再生处理。溴化锂溶液再生时,针对各项指标的变化情况,在密封反应器中添加各种试剂,在高温及有压力的情况下将杂质除去,使溶液指标达到符合行业标准HG/T2822—2012《制冷机用溴化锂溶液》中所规定的范围。溶液再生后,将会具有与新溶液同样的制冷效果和缓蚀效果。这种再生办法只能在溶液厂家里进行。
基础知识:
溴化锂溶液对金属材料具有腐蚀性:
溴化锂溶液对金属材料具有腐蚀作用,氧气是促进腐蚀发生的主要因素,因此在溴化锂吸收式机组中,隔绝氧气是最根本的防腐措施。

双重全自动抽气系统:

影响溴化锂溶液对金属材料腐蚀的因素:
影响溴化锂溶液对金属材料腐蚀的几个因素有溶液的浓度、溶液的温度、溶液的碱度。这其中,溶液的温度对腐蚀作用的影响最大。
1.溶液的温度:
溶液温度超过180℃ ,溶液对金属材料的腐蚀速度急剧加剧,因此溶液温度不允许超过180℃ 。对于蒸汽型机组存在一个蒸汽过热度的问题。
有关蒸汽过热度问题:
蒸汽压力为0.4MPa,对应的饱和蒸汽温度为152℃;
蒸汽压力为0.6MPa,对应的饱和蒸汽温度为165℃;
蒸汽压力为0.8MPa,对应的饱和蒸汽温度为175℃。
单效溴化锂吸收式制冷机工况:
蒸气压力0.1~0.25 MPa或75~140℃的热水。循环热力系数为0.65~0.75。
双效溴化锂吸收式制冷机工况:
蒸气压力≥0.4 Mpa,循环热力系数≥1。
2.溶液的酸碱
PH≤7或PH≥10.5,溶液对金属材料的腐蚀加剧.最佳的PH值在9-10.5之间。
总之,溴化锂溶液的分析和调整是非常重要的,通常的分析要包括溶液的酸碱度和缓蚀剂的浓度.因此对溶液添加进机组以后不加任何分析和调整的做法是对用户的极端不负责的。
什么叫缓蚀剂?
顾名思义,缓蚀剂是指添加到溶液中,在化学反应作用下,可在金属表面生成保护膜,以减少或延缓溶液对钢板产生腐蚀的添加物。
通常有铬酸锂( Li2CrO4)和钼酸锂(Li2MoO4 )两种。一般选用Li2MoO4作为缓蚀剂。
缓蚀机理
3Fe+4H2O+ Li2MoO4→Fe3O4+MoO2+2LiOH+3H2
由此可以看出,缓蚀剂加入机组以后要被消耗,而且溶液的酸碱度也要发生变化,所以在日后的服务工作中,要对溶液进行分析和调整。