
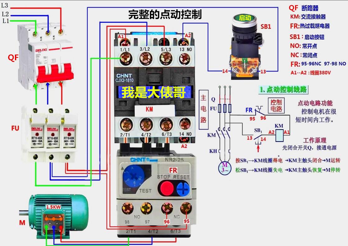
朋友们大家好我是大俵哥,今天分享一波实物接线图。都是一些基础电路,从最初级的点动和自锁控制,到复杂一些的自动顺序,正反转控制等。因为CAD里面黄色线比较淡,所以实物图中的三相导线颜色多为颜色明显的蓝绿红,大家实际接线时以标准的黄绿红为准。另外画了几个灯控电路,都是家装电路里常见的,后期我会分享更多的实物接线图,希望刚刚学习电工知识的朋友不要错过。高清实物接线图,直接仿照就可以练习实物接线,让初学的朋友快速入门、快速精通。





































个别的实物接线图配有原理图,大家可以试着分析一下工作的原理。不会分析原理图的,可以看我前几天的文章,我挑了几个经典电路,加了注释分析。实物图中难免有疏漏的地方,欢迎朋友们留言指正。
(首发*今条头日**,转载请注明出处)
零基础学习电工2019升级版版168页多个实物电路图 我是大俵哥
¥88
购买