
“多个渠道客服如何统一管理?”
“手机上无法处理用户消息”
“用户消息提示不及时” 等一系列客服系统相关问题,一直是一个较大的困扰。
#客服系统#
芝麻小客服的7大功能,能解决大部分客服问题。
01、多渠道客服管理
支持公众号、小程序、APP、H5、网址等多个渠道接入,方便企业对不同渠道的客服进行管理。

02、手机端管理客服
在手机上也能处理消息,不用时刻守在电脑面前。
也可以在手机上管理大部分设置。

03、消息及时提醒
不仅可以按时间段来接收用户消息,用户排队中的消息也能及时提醒,不用手动刷新。
用户进入的第一时间就能收到消息,只要主动、及时地回复消息,就能减少用户的流失情况。

04、多个客服同时管理
一个渠道可以设置多个客服管理,按照不同的分配规则进行分配。
合理进行分配,提高客服工作效率。

05、回复多样性
支持快捷回复(文字,图片)、超48小时回复、微信素材、文件、工单、邀请评价等。
把常见问题导入知识库,下次轻松使用,回复更加高效。

06、用户管理
查看用户在线、离线状态,给用户打标签。
给某些重要的用户,可以先星标置顶,重点跟踪维护,打上标签。
可以结合工单、邀请评价功能来更好地管理用户。
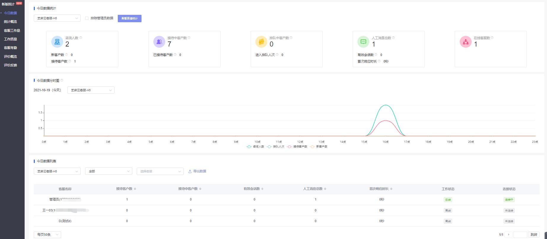
07、数据统计
查看各渠道、各客服的数据情况,包括咨询人数、排队中客户数、咨询中客户数等。
根据数据对比来对客服工作进行优化。
