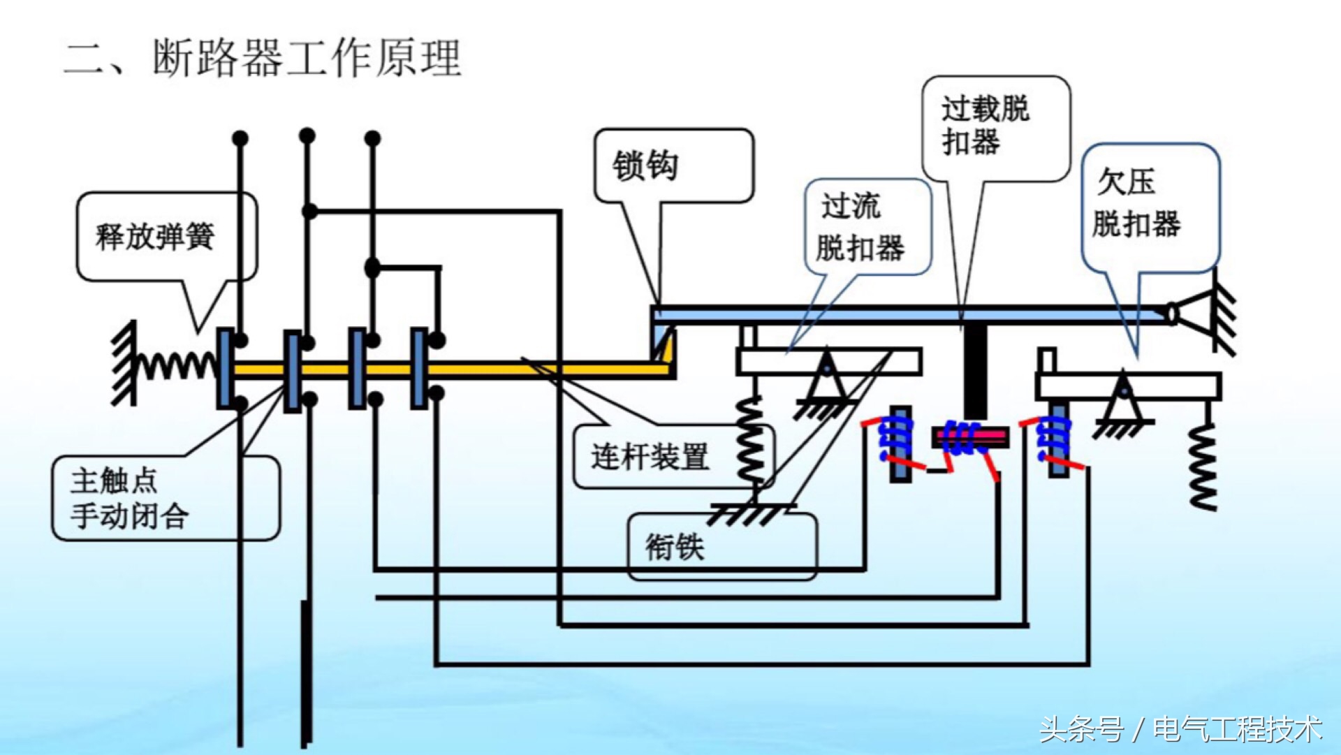
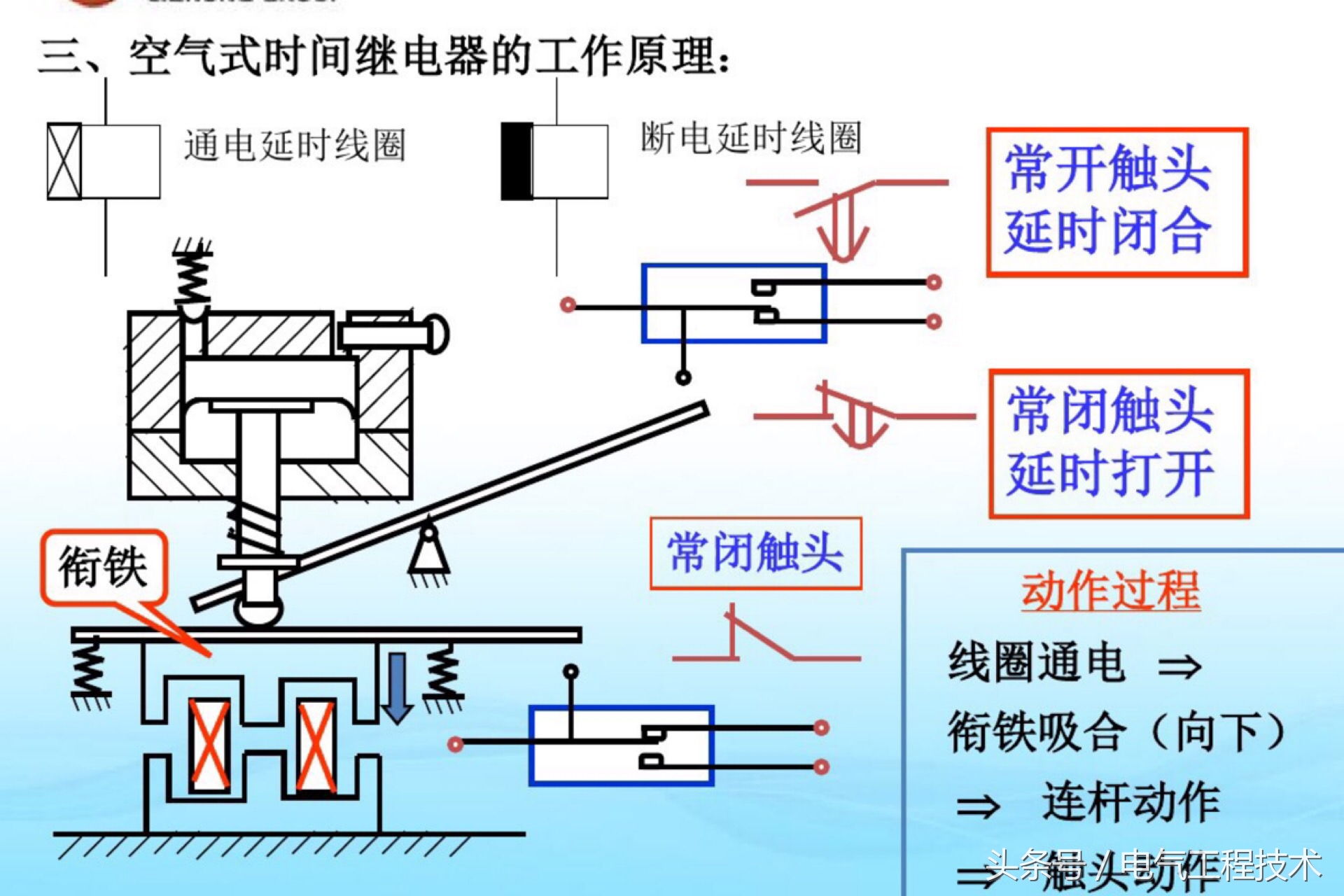
最近很多刚入门学习电工技术的师傅总是留言问:怎么样入门学习电工,到底从哪里入手?重点都需要学习哪些东西?等等诸如此类的问题,其实电工老师傅都知道,最基础的知识和技能往往都是最重要的,如果你去问电工老师傅,那么一般的师傅都会告诉你:首先从认识电气元器件入手?为什么呢?因为电路是由电气元器件构成的,不同的电气元件使用方法不同,但是组合在一起就能发挥作用,可以达到轻松控制的目的,一点不夸张的说,技术好的电工师傅对于电气元件的认识是十分深刻的,只有深入了解学习了,才能在实际的电路应用中得心应手,今天我们就重点来看看:电路中常用的10大元器件,重点来看看元件的作用和动作原理:










































