售后服务作为塑造品牌形象重要的一环,涉及到企业员工管理、产品质量管理等多个方面。
你是不是总觉得:
- 售后管理流程复杂?
- 产品质量问题频发?
- 服务过程难透明?
- 售后服务满意度难提升?
- ......
别着急,我们来帮你!我们收集了不同企业售后服务场景下的痛点,梳理了以下四点:

根据这些痛点,结合案例实践,帆软重磅推出《售后服务闭环管理解决方案》,10张模板,帮你快速搭建数字化售后服务管理平台! 文末免费*载下**噢~
1、方案架构
为解决售后服务管理问题,帆软解决方案顾问提出了从总部-网点-业务员-客户-产品全方面的售后服务闭环管理全链路,方案架构详情如下图:

1、多维度:从产品质量、工单效率、人员管理、服务指标四个维度着手分析;
2、多层级:根据公司各个组织结构、业务员级别,层层分析,一对一打造最合适的数据看板;
3、核心关注:以客户满意度为中心,从产品、客户、时间、员工多个数据维度,划分并制定指标,以期提升满意度。
2、方案内容
1、售后质量层级管理
高层——售后问题总览大屏: 通过产品故障总览信息、客户投诉总览信息、服务成本、服务人员利用率等模块,对售后服务关键数据信息重点监控,售后服务情况一目了然。

中层——质量问题定位大屏: 通过产品投诉情况、故障排名、产品重点指标等模块,协助定位产品质量问题,及时改进优化产品性能。

基层——质量异常分析大屏: 细致售后问题分析,从产品类型、投诉来源、投诉内容、数据变动趋势展现基层的售后服务情况,精确定位售后服务的问题所在。

2、工单效率管理
售后服务综合KPI看板:通过实时分析服务人员的KPI指标、服务过程关键指标、出勤时长等数据,并提供服务预警设置,可清晰分析售后服务KPI指标。

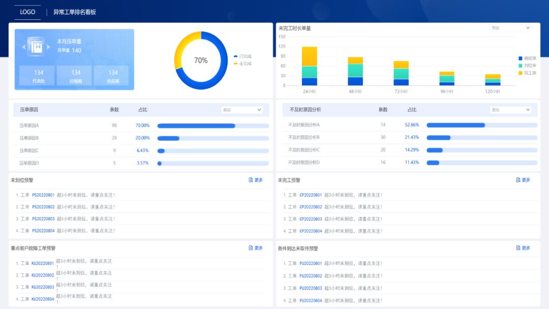
异常工单排名看板: 通过从工单完成比例、未完成原因等方面综合分析工单服务情况,并设置工单预警,方便及时做好工单服务调配保证客户满意度。

3、服务人员管理
人员运行情况: 通过实时整理并分析服务人员工作情况,包括服务人员的忙闲情况、APP登录、地理定位、服务情况预警、出勤时长统计等数据,及时做好人员安排与人员结构调整。

工单保有量分析看板: 通过售后服务派单量分析,对派单占比、派单部门分布情况、人员分布情况、月趋势等方面做分析,做到工单派出合理、解决效率高、工单评价好。

4、服务指标管理
售后服务综合管理看板: 此看板包含服务指标分析、备件分析、客户投诉分析、流程分析四个模块,实时数据看板,保证售后工单正常流转,对售后服务问题逐一攻破。

客户投诉月报word分析报告: 此方案提供一键导出客户投诉分析word报告,方便存档每月信息,并同步给各部门做好相应的调整工作。

3、方案价值
这套方案,可以帮助企业搭建售后服务闭环管理平台,层层监控,实时掌握售后服务情况,做到产品质量及时优化、保证工单及时处理、服务人员及时调配、服务指标实时同步,达到提升客户满意度的目的。

目前,已有多家企业使用此售后服务管理分析体系,用来提升企业的售后服务质量,且效果明显(客户复购意愿明显,复购签单量持续增加),放大企业经营成果。
