我们生活中的消防报警产品,有很多不同的消防报警产品,有不同的消防作用和意义,消防报警设备也就是火灾自动报警设备,一般的常见的消防报警设备有各种火灾探测器、手动报警按钮、消火栓起泵按钮、警报器、现场执行模块等。这些设备都要连接到消防报警主机来实行集中监视与控制。为了方便大家了解各家产品的接线方法,整下了各个厂家的火灾自动报警产品的设备接线图,供大家学习、交流。

1、 北大青鸟升级设备接线图











2、利达消防模块接线示意图






3、泛海三江产品接线示意


















4、 海湾常用模块接线图












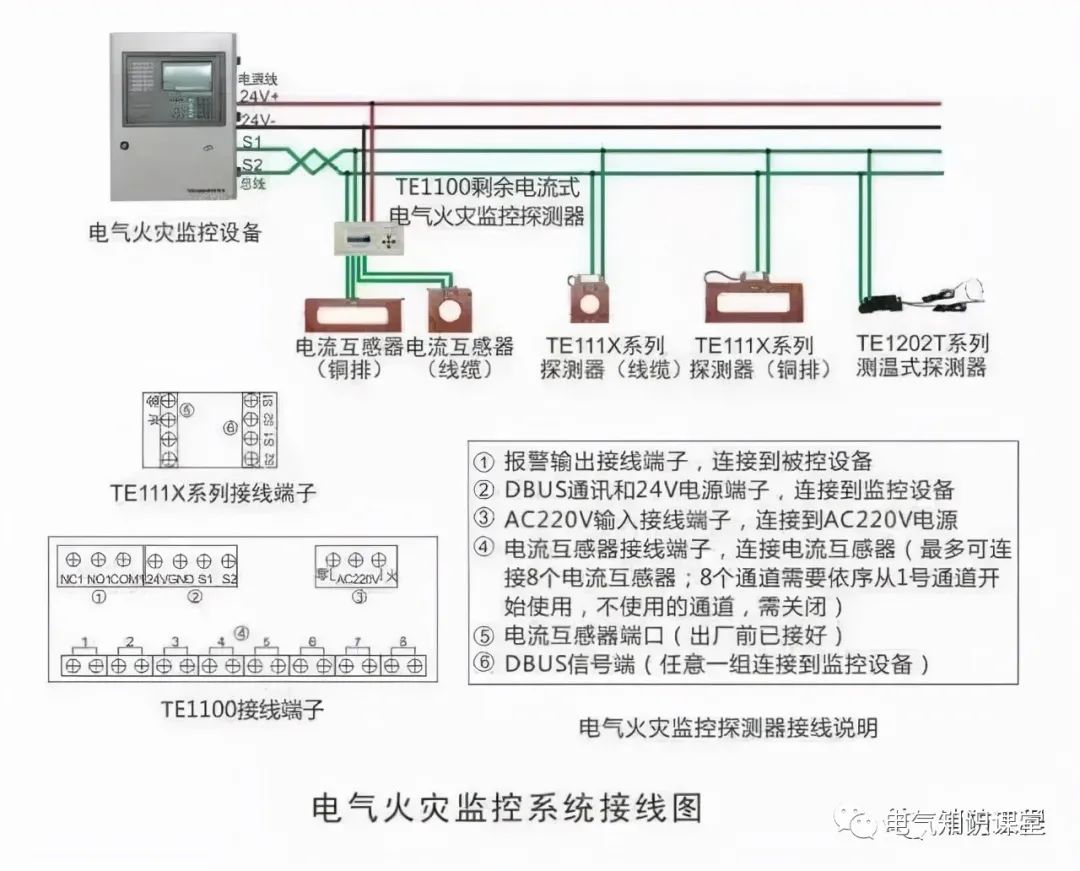
5、泰和安消防一体化各系统接线图







6、泛海三江设备接线图





7、西门子消防模块接线示意图






8、尼特消防火灾自动报警产品接线图












了解更多电气知识:
全面讲解:火灾自动报警、消防联动控制器和消防灭火控制器
图文详解:火灾自动报警与消防联动控制系统的组成、原理及使用
火灾自动报警系统图形及文字符号大全,建议电气小白收藏
火灾报警控制系统形式的选择及要求
火灾报警、自动喷水灭火与消防联动系统,119页PPT全面解析
火灾报警系统树形总线和环形总线一样吗?具体有哪些区别?
导致火灾报警系统线路压降的几个原因分析及对策
常用火灾报警产品接线图,看完再也不担心不会接线了,快快收藏吧
火灾时不应立即切掉的非消防电源有哪些?
备自投与自动转换开关有何区别?电气人都进来看一下吧